Uploaded image for project: 'Red Hat Workload Availability'
  1. Red Hat Workload Availability
  2. RHWA-310

[NHC] Add option to display maxUnhealthy config on the details section of NHC

XMLWordPrintable

    • False
    • Hide

      None

      Show
      None
    • False
    • Release Notes
    • Hide
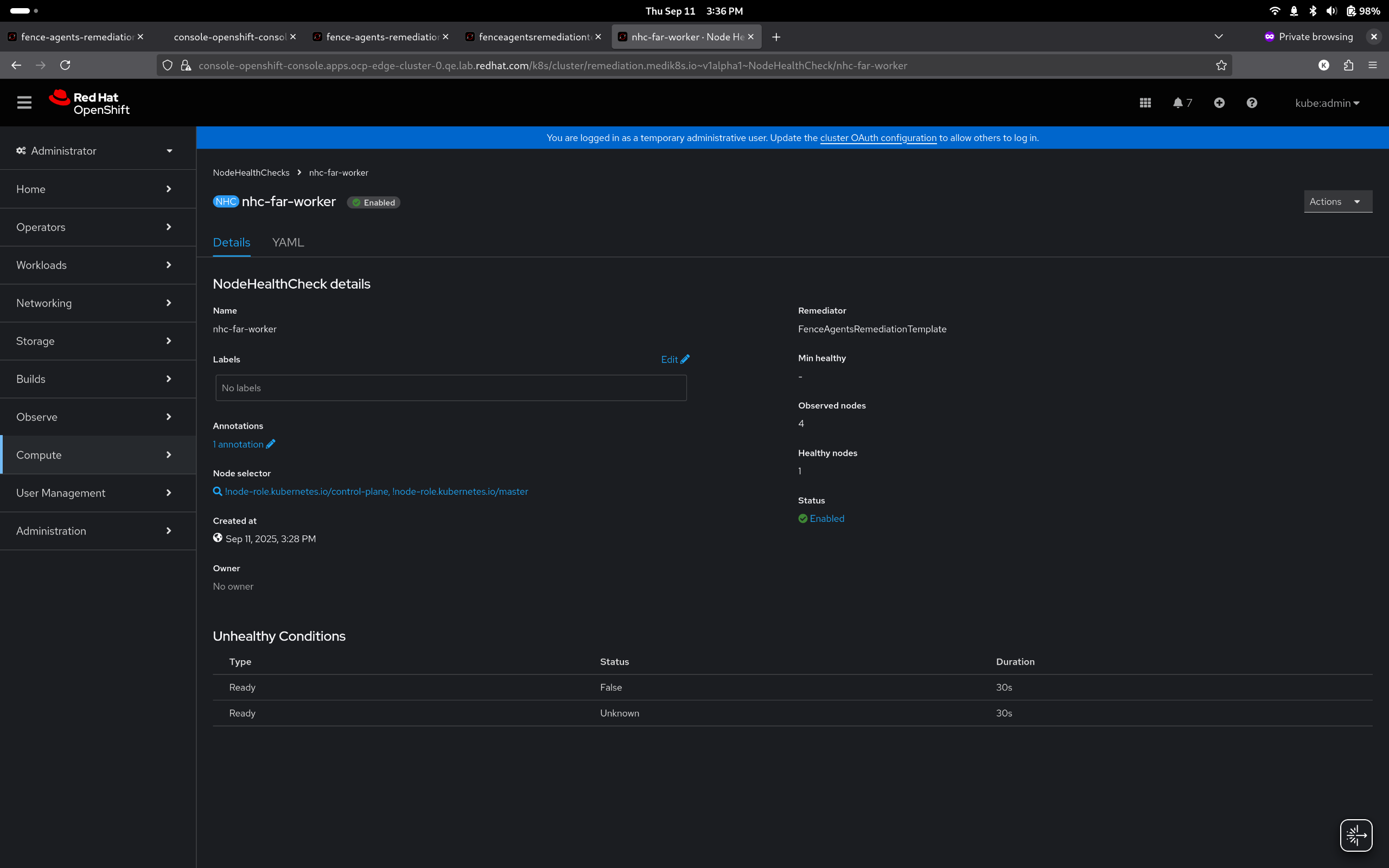
      ## Health Threshold Configuration Enhancement

      Added support for `maxUnhealthy` health threshold option alongside existing `minHealthy` option. Choose between "Min healthy" or "Max unhealthy" modes using a streamlined interface with a single threshold value input field.

      **Key Features:**
      - Dual threshold mode support (mutually exclusive)
      - Simplified interface with mode selector and single input field
      - Contextual help icons for each mode
      - Backward compatible - existing configurations automatically recognized
      Show
      ## Health Threshold Configuration Enhancement Added support for `maxUnhealthy` health threshold option alongside existing `minHealthy` option. Choose between "Min healthy" or "Max unhealthy" modes using a streamlined interface with a single threshold value input field. **Key Features:** - Dual threshold mode support (mutually exclusive) - Simplified interface with mode selector and single input field - Contextual help icons for each mode - Backward compatible - existing configurations automatically recognized

      [NHC] Add option to display maxUnhealthy config on the details section of NHC just like we have for Min healthy.

              brotman@redhat.com Bat-Zion Rotman
              vipikuma vipin kumar
              Bat-Zion Rotman
              Votes:
              0 Vote for this issue
              Watchers:
              4 Start watching this issue

                Created:
                Updated:
                Resolved: