Uploaded image for project: 'Red Hat Workload Availability'
  1. Red Hat Workload Availability
  2. RHWA-252

[NHC-UI] Improve remediation template selection

XMLWordPrintable

    • False
    • Hide

      None

      Show
      None
    • False
    • Hide
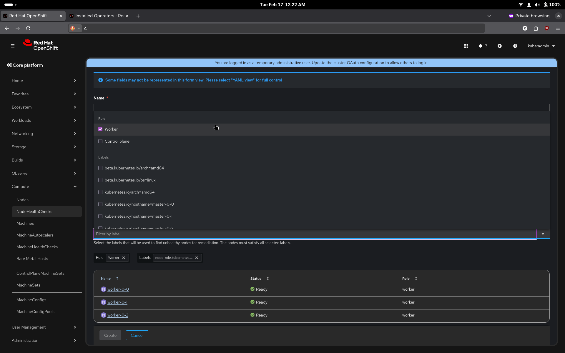
      ## Enhanced Remediation Template Selection

      We've significantly improved the NodeHealthCheck remediation template selection experience, making it easier to choose and configure remediation templates.

      ### What's New

      **Improved Template Selection Interface**
      - Replaced radio button interface with an intuitive dropdown-based selection
      - Choose from predefined remediation template kinds: SelfNodeRemediationTemplate, FenceAgentsRemediationTemplate, or MachineDeletionRemediationTemplate
      - Custom kind option with modal that automatically populates available CRDs

      **Automatic Instance Discovery**
      - Instance dropdown automatically populates with available instances from your cluster
      - Single instance auto-selection for faster configuration
      - Quick access to create new instances directly from the selection interface

      **Enhanced Visibility and Navigation**
      - Clickable resource links to remediation templates in both list and details views
      - Operator detection with helpful alerts and installation links when required operators are missing
      - Streamlined workflow reduces clicks and configuration time

      ### Before and After

      **Before**: Manual radio button selection with default template or custom manual entry (requiring name, namespace, group, and version)

      **After**: Dropdown-based interface with automatic cluster discovery, instance auto-population, and direct navigation to resources
      Show
      ## Enhanced Remediation Template Selection We've significantly improved the NodeHealthCheck remediation template selection experience, making it easier to choose and configure remediation templates. ### What's New **Improved Template Selection Interface** - Replaced radio button interface with an intuitive dropdown-based selection - Choose from predefined remediation template kinds: SelfNodeRemediationTemplate, FenceAgentsRemediationTemplate, or MachineDeletionRemediationTemplate - Custom kind option with modal that automatically populates available CRDs **Automatic Instance Discovery** - Instance dropdown automatically populates with available instances from your cluster - Single instance auto-selection for faster configuration - Quick access to create new instances directly from the selection interface **Enhanced Visibility and Navigation** - Clickable resource links to remediation templates in both list and details views - Operator detection with helpful alerts and installation links when required operators are missing - Streamlined workflow reduces clicks and configuration time ### Before and After **Before**: Manual radio button selection with default template or custom manual entry (requiring name, namespace, group, and version) **After**: Dropdown-based interface with automatic cluster discovery, instance auto-population, and direct navigation to resources
    • Important

      Currently the UI supports selecting one of two options:
      SNR or custom. In custom option the user needs to enter manually the following fields: kind, group, version and name
      Since SNR isn't installed by default and there are other remediators that can be more suitable for the specific use case, the UI should enable chossing from the available remediation template kinds: SNR, FAR, MDR and later SBD. If the remediator operator isn't installed, the UI should provide a link to install it.
      Once the kind is selected, the UI should enable choosing the resource itself. If none exist - should provide a link to create one.

              brotman@redhat.com Bat-Zion Rotman
              oraz@redhat.com Or Raz
              Votes:
              0 Vote for this issue
              Watchers:
              3 Start watching this issue

                Created:
                Updated:
                Resolved: