Uploaded image for project: 'Observability UI'
  1. Observability UI
  2. OU-943

[Dashboards vs Metrics] - Hide graphs in Metrics also hides graphs in Dashboards

XMLWordPrintable

    • Icon: Bug Bug
    • Resolution: Unresolved
    • Icon: Undefined Undefined
    • None
    • OpenShift 4.14, OpenShift 4.15, OpenShift 4.16, OpenShift 4.17, OpenShift 4.18, openshift-4.19, openshift-4.20
    • None
    • Quality / Stability / Reliability
    • False
    • Hide

      None

      Show
      None
    • 1
    • None
    • None
    • Sprint 273, Sprint 274
    • None
    • None
    • None

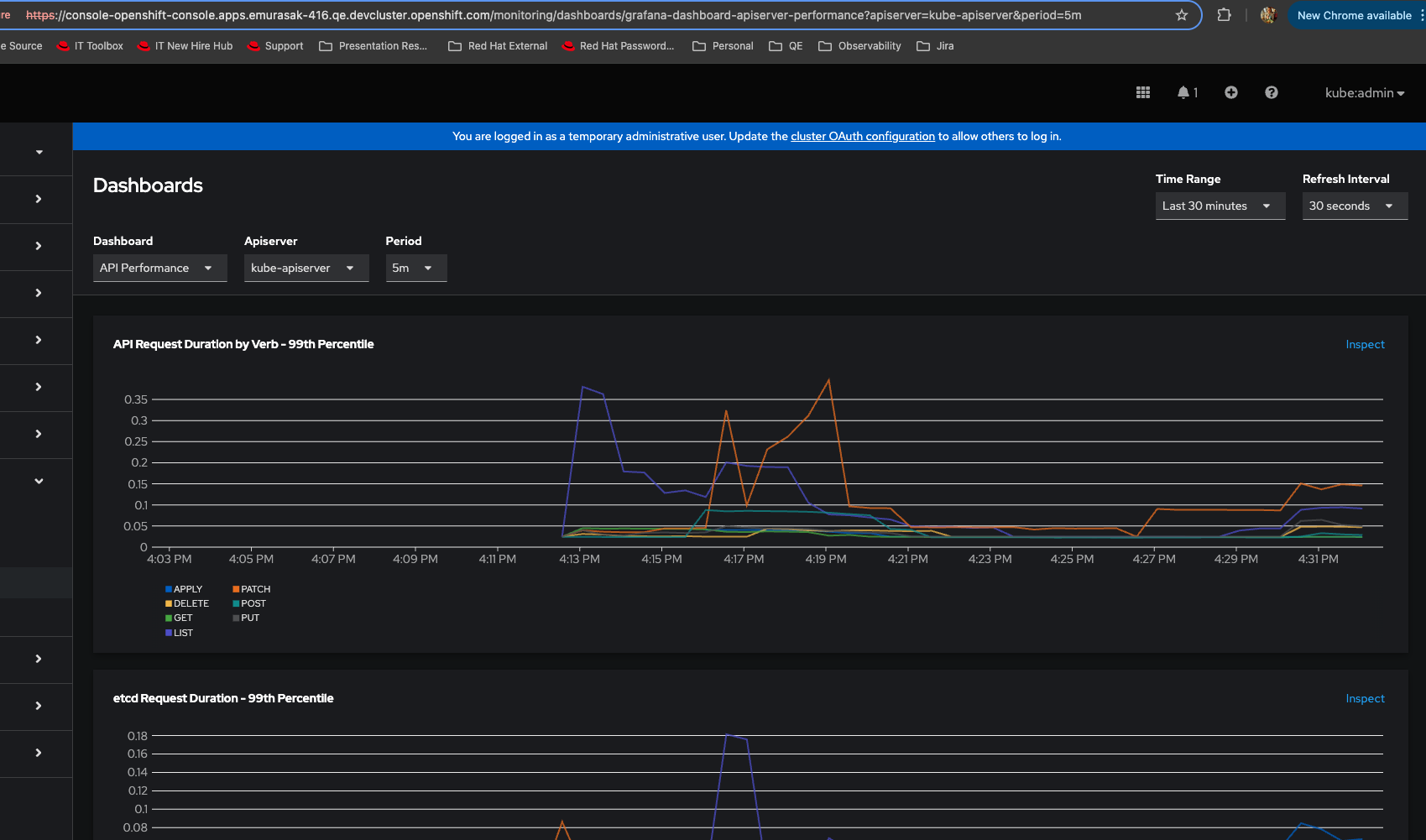
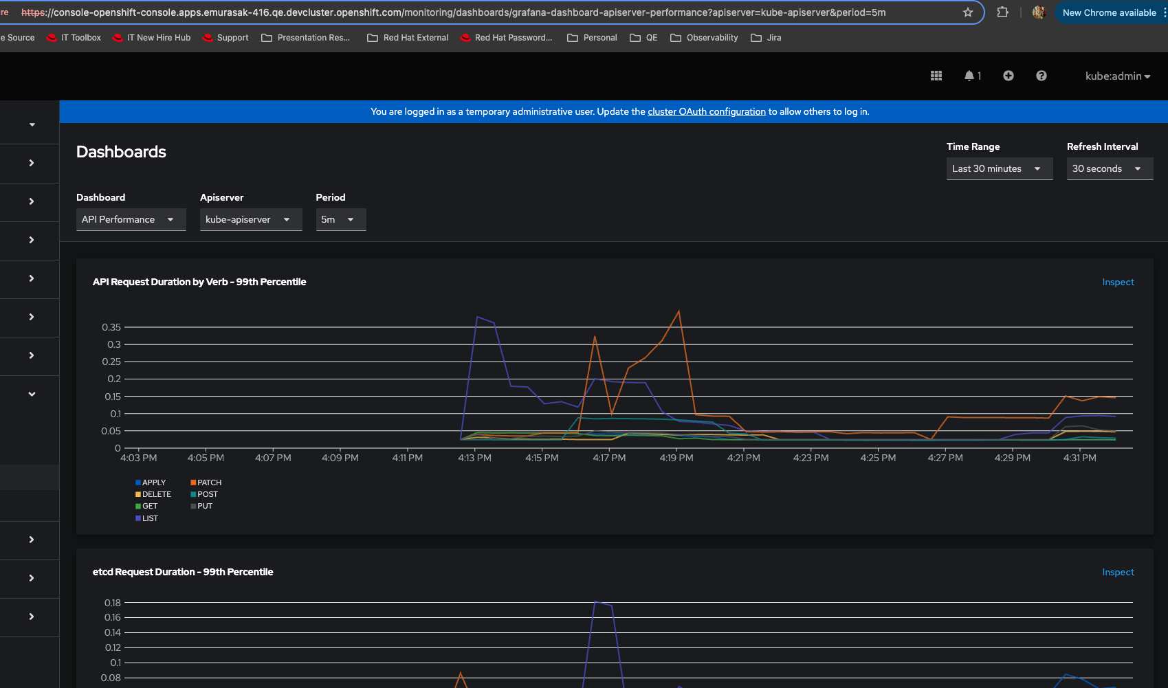
      1. Log into ocp
      2. Observe > Dashboards
      3. Choose a graph and click on Inspect link
      4. In Metrics page, click on Hide graph link
      5. Go back to Observe > Dashboards
      6. Verify graphs

      Actual Result: All graphs are hidden

      Expected Result: Show/Hide graphs in Metrics should not affect Dashboards page

       

      1. You don't need exactly to inspect a graph before
      2. Just Login into ocp
      3. Go To Observe > Metrics
      4. Hide graph even though there is no graph yet
      5. Go To Observe > Dashboards

      Actual Result: You won't see any graph rendered

       

      Expected Result: You should always see graphs being rendered, independently of Metrics option

       

       

              rh-ee-pyurkovi Peter Yurkovich
              rh-ee-emurasak Evelyn Murasaki
              None
              None
              Votes:
              0 Vote for this issue
              Watchers:
              2 Start watching this issue

                Created:
                Updated: