-
Bug
-
Resolution: Unresolved
-
Undefined
-
OpenShift 4.14, OpenShift 4.15, OpenShift 4.16, OpenShift 4.17, OpenShift 4.18, openshift-4.19, openshift-4.20
-
None
-
Quality / Stability / Reliability
-
False
-
-
1
-
None
-
None
-
Sprint 273, Sprint 274
-
None
-
None
-
None
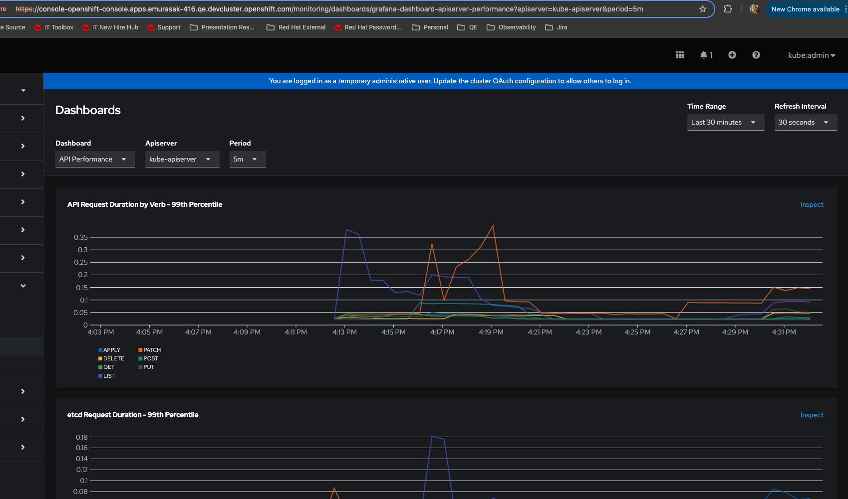
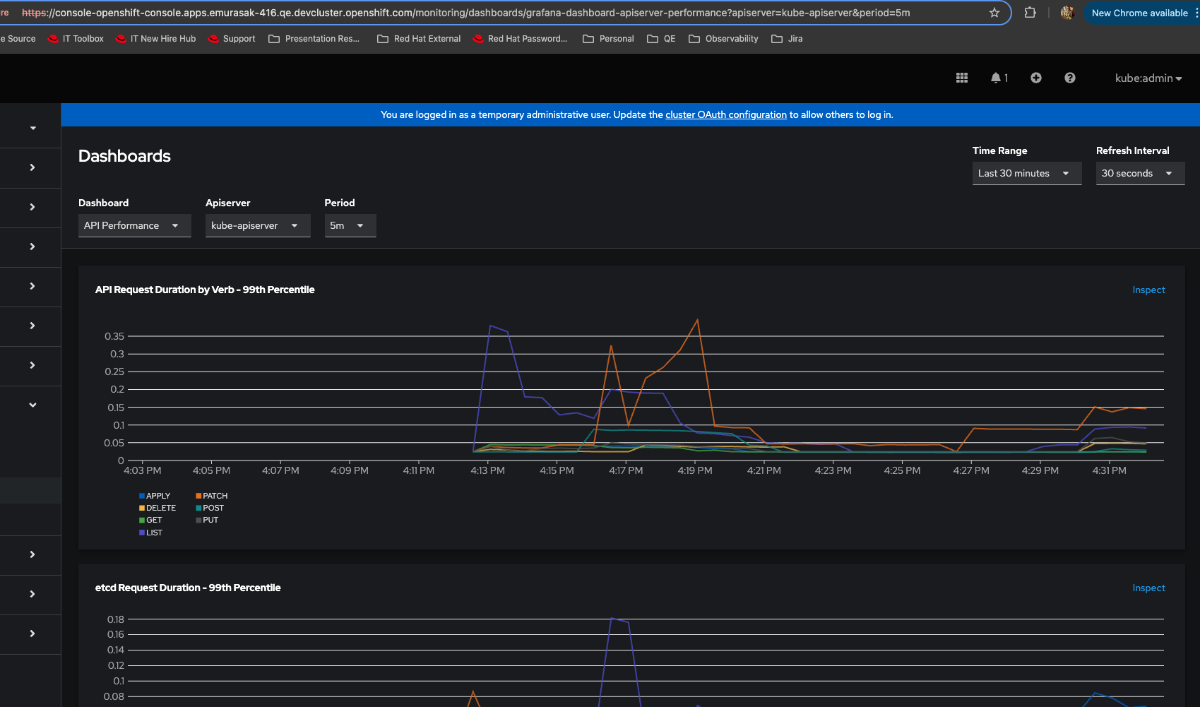
- Log into ocp
- Observe > Dashboards
- Choose a graph and click on Inspect link
- In Metrics page, click on Hide graph link
- Go back to Observe > Dashboards
- Verify graphs
Actual Result: All graphs are hidden
Expected Result: Show/Hide graphs in Metrics should not affect Dashboards page
- You don't need exactly to inspect a graph before
- Just Login into ocp
- Go To Observe > Metrics
- Hide graph even though there is no graph yet
- Go To Observe > Dashboards
Actual Result: You won't see any graph rendered

Expected Result: You should always see graphs being rendered, independently of Metrics option

- is cloned by
-
OU-928 [release-4.19] [Dashboards vs Metrics] - Hide graphs in Metrics also hides graphs in Dashboards
-
- Verified
-
-
OU-943 [Dashboards vs Metrics] - Hide graphs in Metrics also hides graphs in Dashboards
-
- Verified
-
-
OU-930 [Show graph] - In Alert details, Alerting rule, Metrics pages, Show graph is not working
-
- Closed
-
-
OU-942 [release-4.19] [Dashboards vs Metrics] - Hide graphs in Metrics also hides graphs in Dashboards
-
- Closed
-
- is related to
-
OU-930 [Show graph] - In Alert details, Alerting rule, Metrics pages, Show graph is not working
-
- Closed
-
-
OU-897 Observe > Alerting > Alert details > Hide Graph / Show Graph
-
- Closed
-
- links to