Slack thread: https://redhat-internal.slack.com/archives/C07RV4GPQSV/p1745537301185819
Â
Preparation:
- OCP4.18
- Install ACM
- Go To Operators > OperatorHub
- Search for Advanced Advanced Cluster Management for Kubernetes
- Install with all default values
- Install finished with a request to create a Multicluster engine for Kubernetes
- Create Multicluster
- Wait for some seconds / minute and verify a warning message on the right top corner
- Web console update is available. There has been an update to the web console. Ensure any changes have been saved and refresh your browser to access the latest version. Refresh web console link
- Click on Refresh web console
- Run acm.txt and acm1.txt (rename to .sh to configure and create some fake alerts)
- Install Virtualization
- Go To Operators > OperatorHub
- Search for Openshift Virtualization
- Install with all default values
- Install finished with a request to create a HyperConverged
- Create it with default values
- Wait for some seconds / minute and verify a warning message on the right top corner
- Web console update is available. There has been an update to the web console. Ensure any changes have been saved and refresh your browser to access the latest version. Refresh web console link
- Click on Refresh web console
- Verify Administrator / Developer perspective
-
- Virtualization option available
- Install COO
- Enable Troubleshooting Panel UIPlugin on COO
- Enable Monitoring UIPlugin on COO
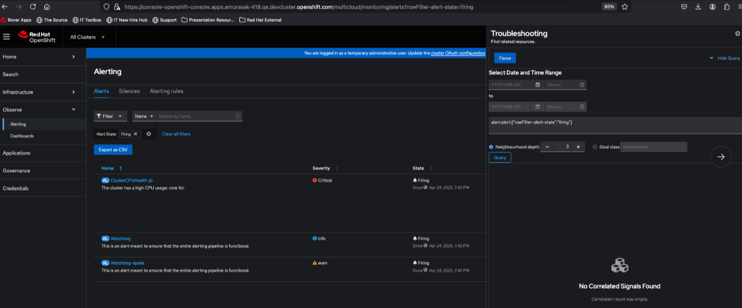
- On ACM
- Click on All Clusters > Observe > Alerting
- Click on an alert to go to Alert details page
- Verify there is a Troubleshooting Panel link next to Show/Hide graph
- Click on Focus button, notice that query field changes
- However, no correlation signal is rendered

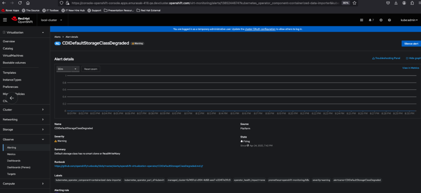
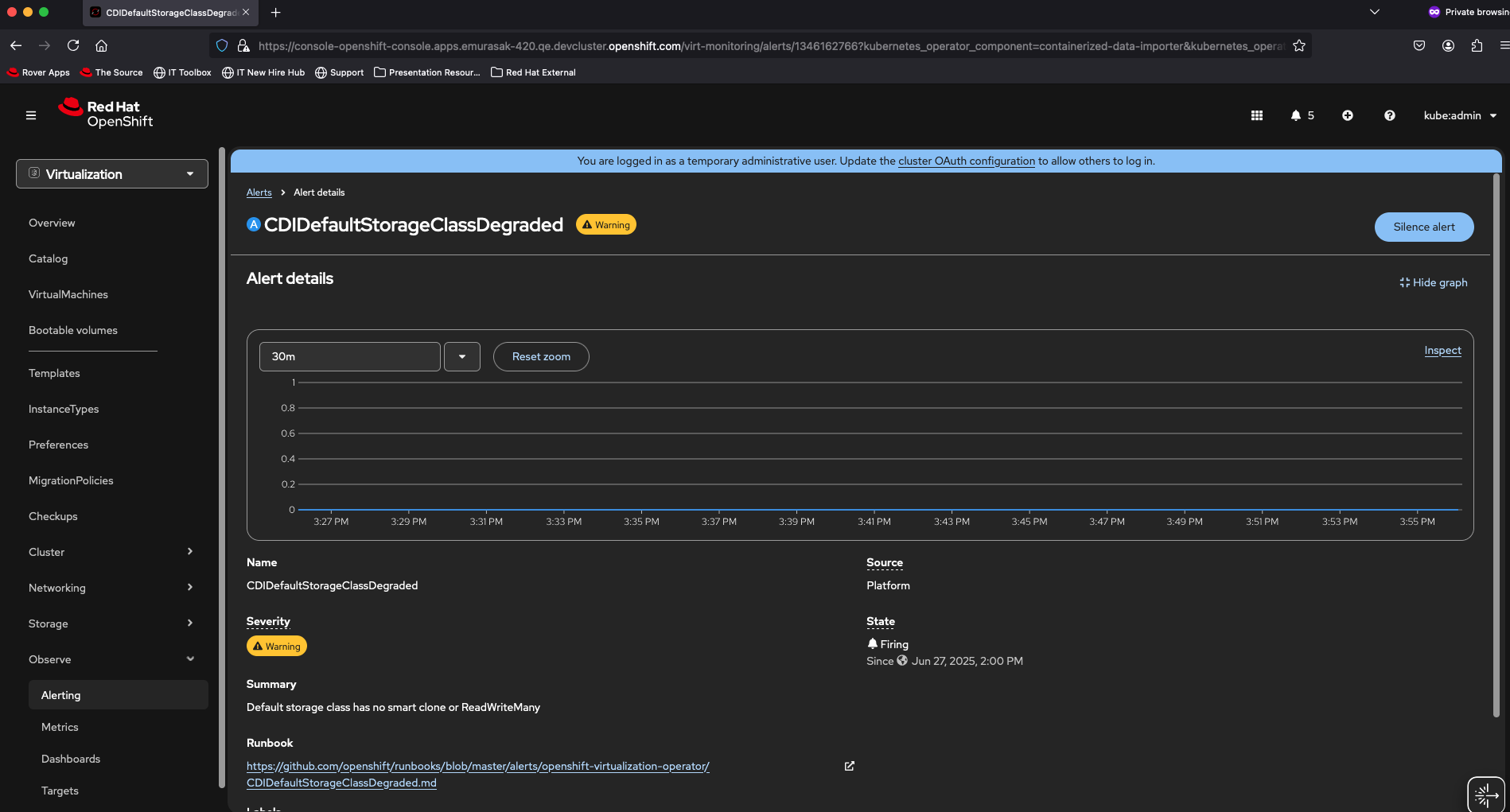
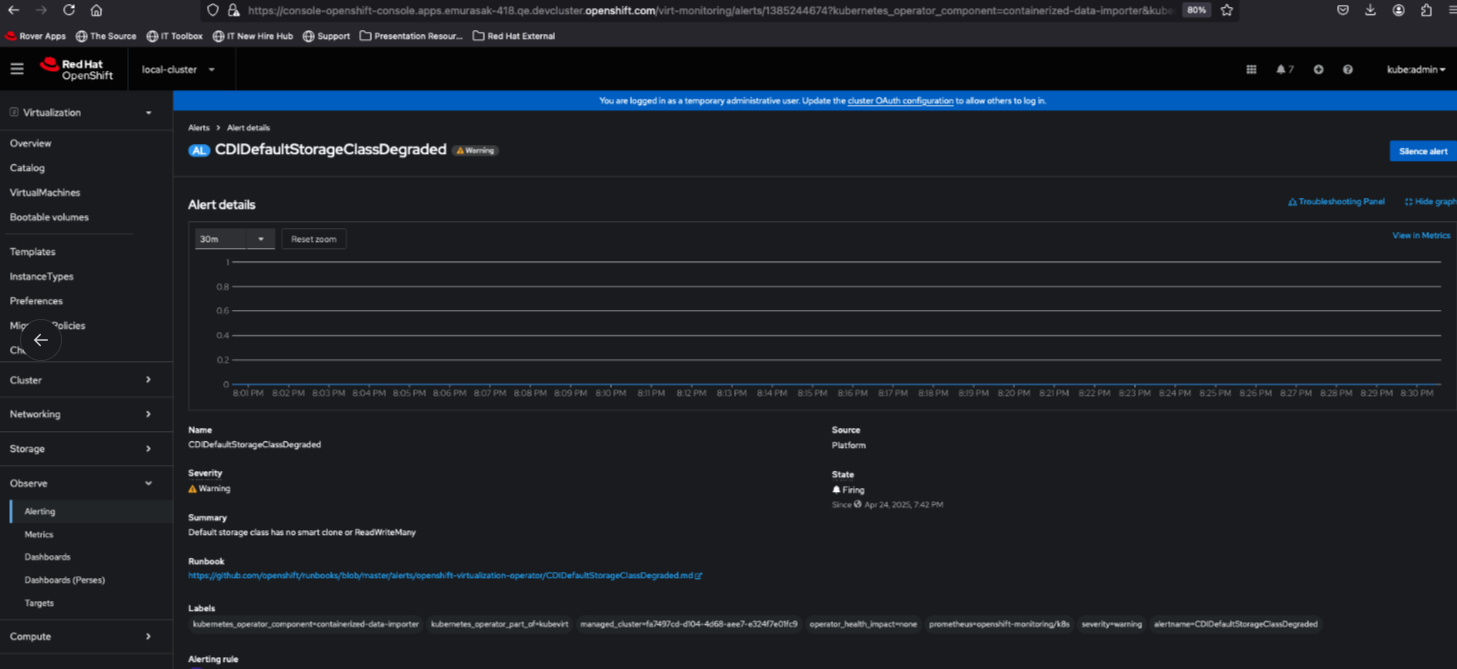
- On Virtualization
- Change perspective to Virtualization
- Click on Observe > Alerting
- Click on an alert to go to Alert details page
- Verify there is a Troubleshooting panel link next to Show/Hide graph link

- Click on it
- Once this alert is the same presented in Admin mode, it is rendering
Actual Result: Per gbernal@redhat.com, In principle the troubleshooting panel is not supported in ACM or virtualization perspectives. We probably need to make adjustments on the UI and the korrel8r backend so it works correctly. But it "should" work for a single spoke cluster.
Per rh-ee-pyurkovi:Â remove links in non-admin perspective
Â
- blocks
-
OU-819 troubleshooting-panel
-
- Closed
-
- clones
-
OU-771 Troubleshooting Panel vs ACM vs Virtualization - Make UI more clear for non-admin perspectives
-
- Closed
-
- is cloned by
-
OU-1058 [OCP4.17]Troubleshooting Panel vs ACM vs Virtualization - Remove links from Alert Details page for non-admin perspectives
-
- Verified
-
-
OU-1059 [OCP4.18]Troubleshooting Panel vs ACM vs Virtualization - Remove links from Alert Details page for non-admin perspectives
-
- Verified
-
-
OU-1060 [OCP4.19]Troubleshooting Panel vs ACM vs Virtualization - Remove links from Alert Details page for non-admin perspectives
-
- Verified
-
-
OU-1057 [OCP4.16]Troubleshooting Panel vs ACM vs Virtualization - Remove links from Alert Details page for non-admin perspectives
-
- Closed
-
- is related to
-
COO-1036 Alerting UI plugin
-
- Closed
-
-
OU-818 [COO1.2] - OBO testing - UIPlugin Regression testing
-
- Closed
-
- links to