Slack thread: https://redhat-internal.slack.com/archives/C07RV4GPQSV/p1745537301185819
Â
Preparation:
- OCP4.18
- Install ACM
- Go To Operators > OperatorHub
- Search for Advanced Advanced Cluster Management for Kubernetes
- Install with all default values
- Install finished with a request to create a Multicluster engine for Kubernetes
- Create Multicluster
- Wait for some seconds / minute and verify a warning message on the right top corner
- Web console update is available. There has been an update to the web console. Ensure any changes have been saved and refresh your browser to access the latest version. Refresh web console link
- Click on Refresh web console
- Run acm.txt and acm1.txt (rename to .sh to configure and create some fake alerts)
- Install Virtualization
- Go To Operators > OperatorHub
- Search for Openshift Virtualization
- Install with all default values
- Install finished with a request to create a HyperConverged
- Create it with default values
- Wait for some seconds / minute and verify a warning message on the right top corner
- Web console update is available. There has been an update to the web console. Ensure any changes have been saved and refresh your browser to access the latest version. Refresh web console link
- Click on Refresh web console
- Verify Administrator / Developer perspective
-
- Virtualization option available
- Install COO
- Enable Troubleshooting Panel UIPlugin on COO
- Enable Monitoring UIPlugin on COO
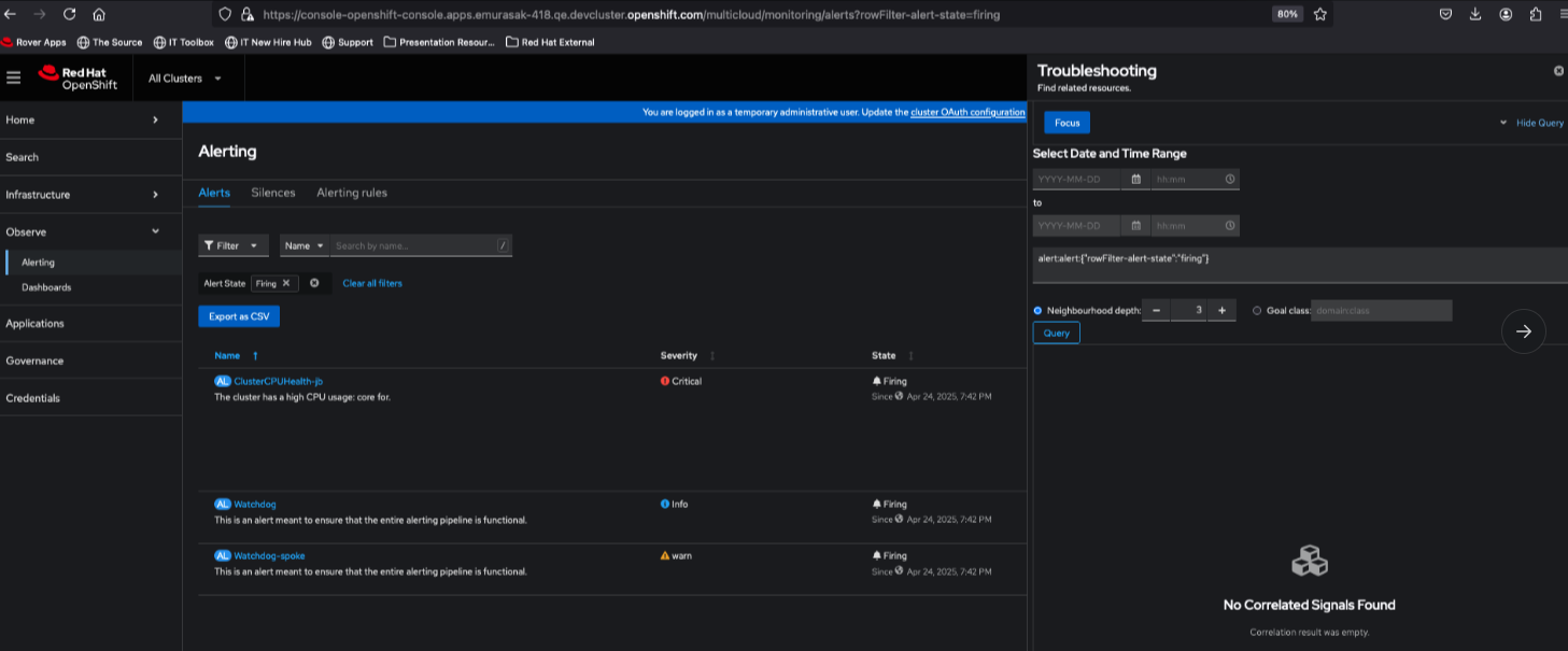
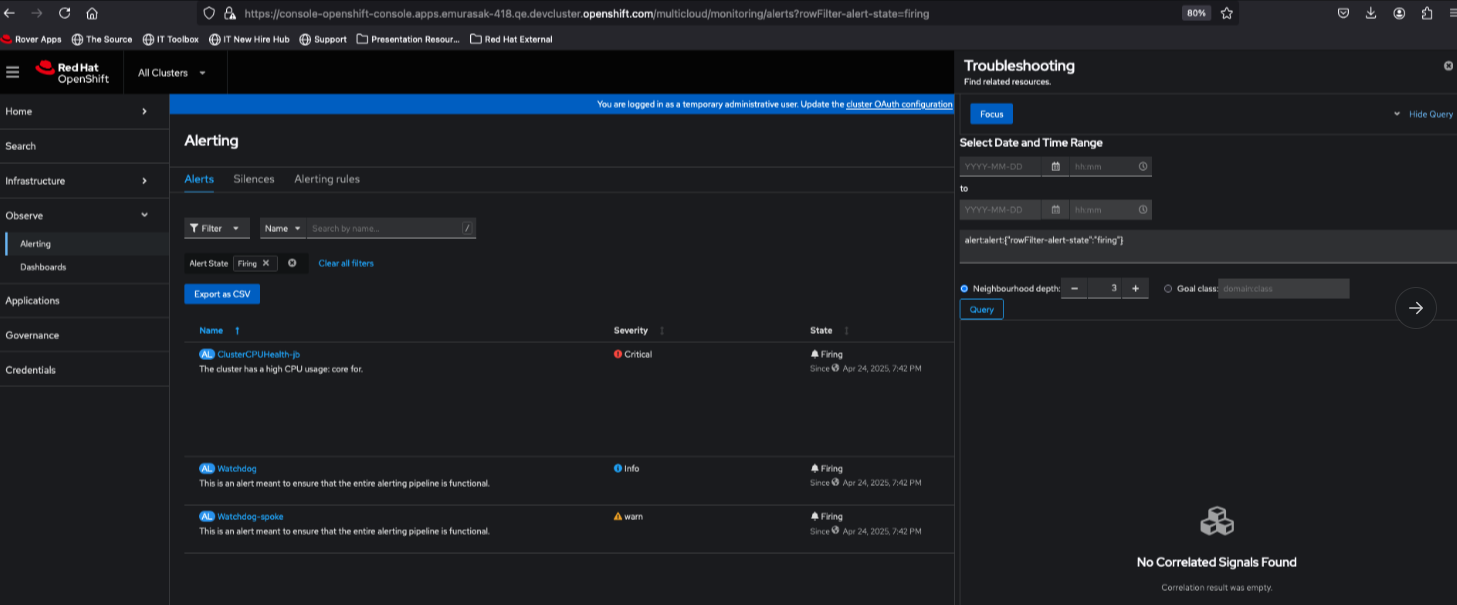
- On ACM
- Click on All Clusters > Observe > Alerting
- Click on 9dots Icon > Signal Correlation to open Troubleshooting panel
- On Troubleshooting panel, notice that Focus button is enabled
- Click on Show query to check details
- Click on Focus button, notice that query field changes
- However, no correlation signal is rendered

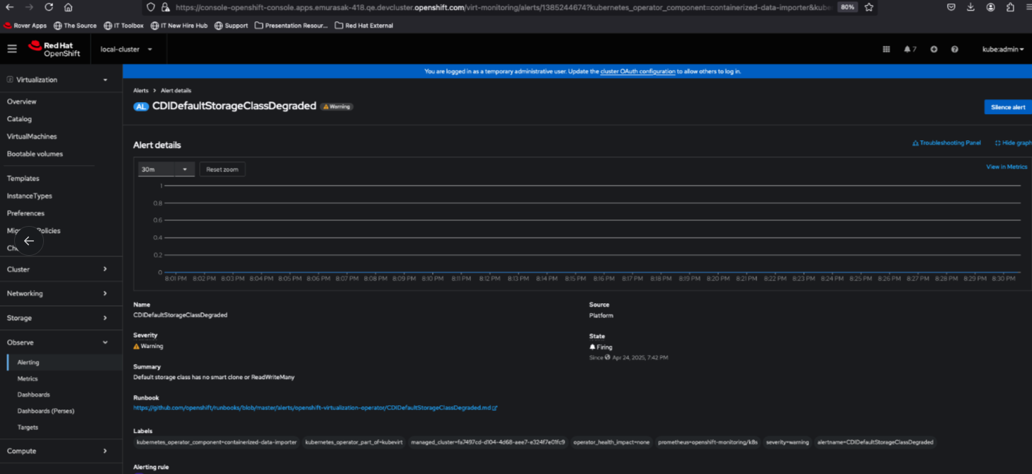
- On Virtualization
- Change perspective to Virtualization
- Click on Observe > Alerting
- Click on 9dots > Signal Correlation
- On Troubleshooting panel, notice that Focus button is enabled
- Click on Show query to check details
- Click on Focus button, notice that query field changes
- However, no correlation signal is rendered

Actual Result: Per gbernal@redhat.com, In principle the troubleshooting panel is not supported in ACM or virtualization perspectives. We probably need to make adjustments on the UI and the korrel8r backend so it works correctly. But it "should" work for a single spoke cluster.
Per rh-ee-pyurkovi: I would say make the entire troubleshooting UI disappear within the side panel and maybe show an empty state in the side panel. @Foday may be the person to decide on thatÂ
Â
Technical solution suggestion by Gabriel:
- hide the Signal Correlator from masthead when we are in Virt and ACM perspectives - but it involved Console team
- We will need to work anyway in the empty state bc user can have be in Admin perspective, have Troubleshooting panel opened and switch to Virt or ACM perspective and it will be there anyway, even without the link. So, if the user click on Focus button, we should have anything to mention to user.
Â
Â
- is cloned by
-
OU-772 Troubleshooting Panel vs ACM vs Virtualization - Remove links from Alert Details page for non-admin perspectives
-
- Closed
-
- is related to
-
COO-958 [QE] COO UI checking
-
- Closed
-
-
COO-1036 Alerting UI plugin
-
- Closed
-
-
OU-818 [COO1.2] - OBO testing - UIPlugin Regression testing
-
- Closed
-
- relates to
-
COO-828 [QE] COO UI checking
-
- Closed
-
-
OCPBUGS-58166 Signal Correlation Button Shouldn't be shown in non-admin perspectives
-
- Closed
-
- links to