Uploaded image for project: 'Observability UI'
  1. Observability UI
  2. OU-718

Developer using Admistrator view see blank page when clicking on link in Workloads > Pods > {Pod} > Metrics

XMLWordPrintable

    • Icon: Bug Bug
    • Resolution: Done
    • Icon: Major Major
    • None
    • OpenShift 4.17, OpenShift 4.18, openshift-4.19
    • Admin-Console, Dev-Console
    • None
    • Quality / Stability / Reliability
    • False
    • Hide

      None

      Show
      None
    • 1
    • Important
    • None
    • Sprint 278, Sprint 279
    • None
    • None
    • None

      ISSUE 1
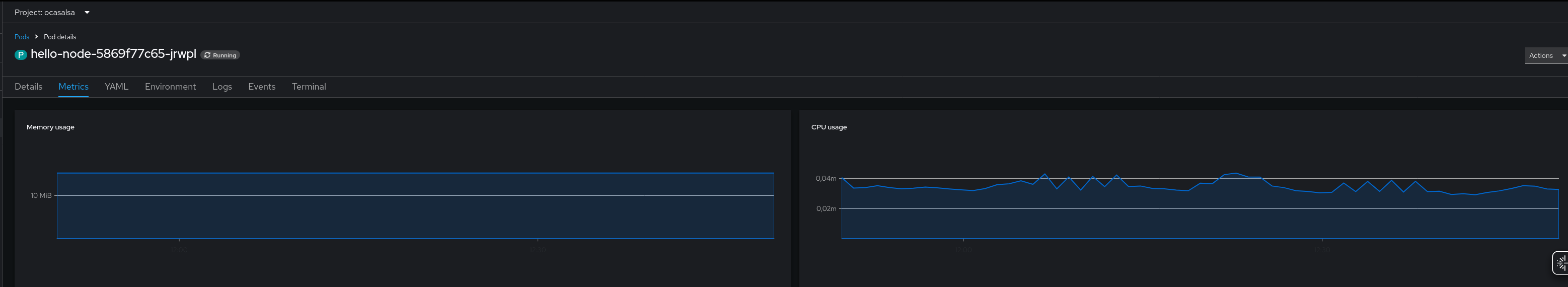
      Developers when using the "Administrator" view are not able to view the details for the metrics.

      For reproducing it, log in as a normal user in the OpenShift Console and select Administrator view, go to Workloads > Pods > <Pod name> > Metrics trab and observe the metrics:

      Now, click on any of the metrics, for instance "Memory usage" to inspect the details, and nothing is presented on the screen:

      Needed to mention that when inspecting in a browser, it's observed "403 Forbidden" accessing also to:

      https://console-openshift-console.apps.example.com/api/prometheus/api/v1/rules
      https://console-openshift-console.apps.example.com/api/alertmanager/api/v2/silences
      

      Also, when accessing to the OpenShift Console and select Administrator view, go to Workloads > Pods > <Pod name> > Metrics trab. The result is empty, but it's observed the "Dashboards" section that when clicked and fails and redirect to the Dahsboard: "kubernetes / Compute Resources / Namespace (Pods) receiving a "Forbidden error":

        1. image-2025-03-26-12-50-15-155.png
          image-2025-03-26-12-50-15-155.png
          58 kB
        2. image-2025-03-26-12-51-35-155.png
          image-2025-03-26-12-51-35-155.png
          17 kB
        3. image-2025-03-26-12-58-29-768.png
          image-2025-03-26-12-58-29-768.png
          39 kB
        4. image-2025-04-01-18-05-10-301.png
          image-2025-04-01-18-05-10-301.png
          39 kB
        5. OCPBUGS-62999_OU-718.mov
          6.03 MB
        6. screenshot-1.png
          screenshot-1.png
          49 kB

              rh-ee-pyurkovi Peter Yurkovich
              rhn-support-ocasalsa Oscar Casal Sanchez
              None
              Evelyn Murasaki Evelyn Murasaki
              Votes:
              1 Vote for this issue
              Watchers:
              7 Start watching this issue

                Created:
                Updated:
                Resolved: