Log in
Skip to main content
Skip to sidebar
Linked Applications
Loading…
Dashboards
Projects
Issues
eazyBI
Help
Jira Core help
Keyboard Shortcuts
About Jira
Jira Credits
Log In
Migration Toolkit for Virtualization
MTV-3912
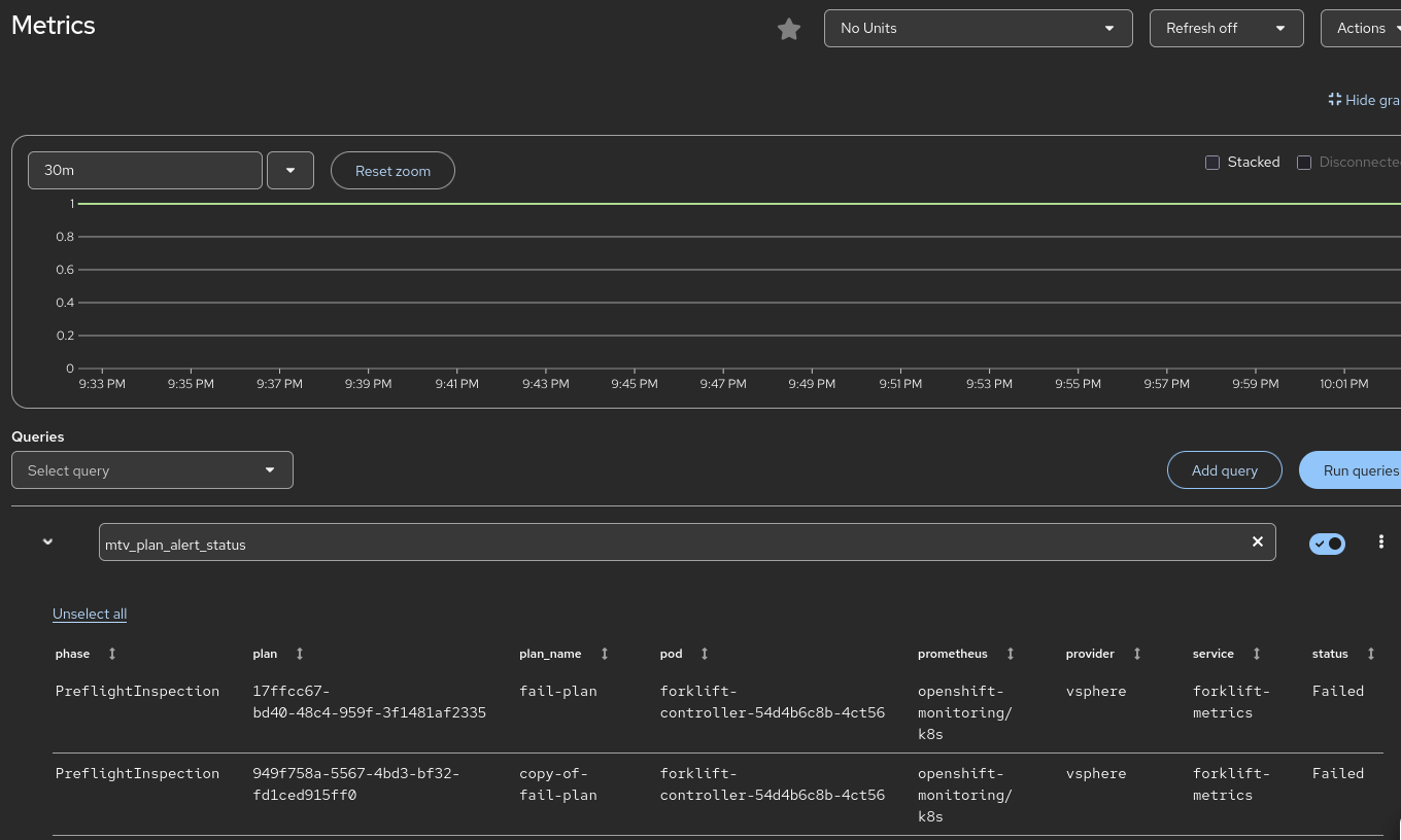
[QE] Prometheus Alerts for errors during migration
Log In
New
Export
null
XML
Word
Printable
Details
Type:
Story
Resolution:
Unresolved
Priority:
Normal
Fix Version/s:
None
Affects Version/s:
None
Component/s:
Operator
Labels:
None
Field Tab
SFDC
Product Experience
Activity Type:
Product / Portfolio Work
Blocked:
False
Blocked Reason:
Hide
None
Show
None
Ready:
False
Epic Link:
more-alerts
Color Status:
Not Selected
Intelligence Requested:
Market:
SFDC Cases Links:
SFDC Cases Open:
SFDC Cases Counter:
PX Impact Score:
Attachments
Easy Agile Planning Poker
Activity
People
Assignee:
Miryam Safra
Reporter:
Stefan Olenocin
Votes:
0
Vote for this issue
Watchers:
1
Start watching this issue
Dates
Created:
2025/11/26 7:03 AM
Updated:
2025/11/26 7:04 AM