Uploaded image for project: 'Migration Toolkit for Virtualization'
  1. Migration Toolkit for Virtualization
  2. MTV-2446

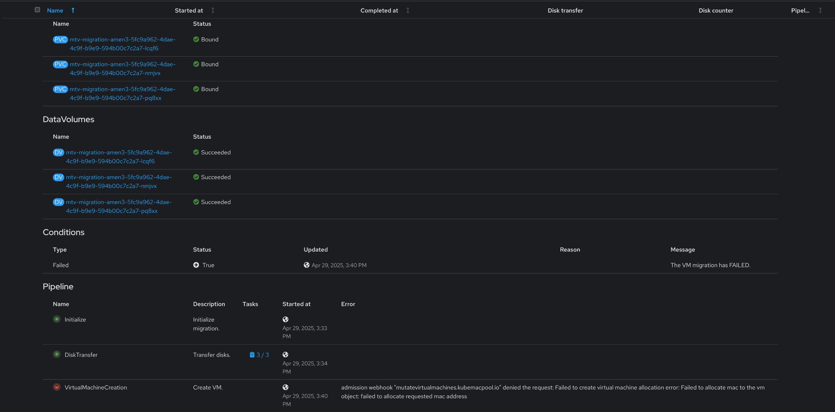
OCP to OCP migration fail due to MAC address collisions

XMLWordPrintable

    • Customer Reported

      Description of problem:

      Cold Migration from OCP to OCP with different NS fail due to MAC address collisions

      Version-Release number of selected component (if applicable):

      2.8.2-10 - IIB 959671

      How reproducible:

      Always / N%
      

      Steps to Reproduce:

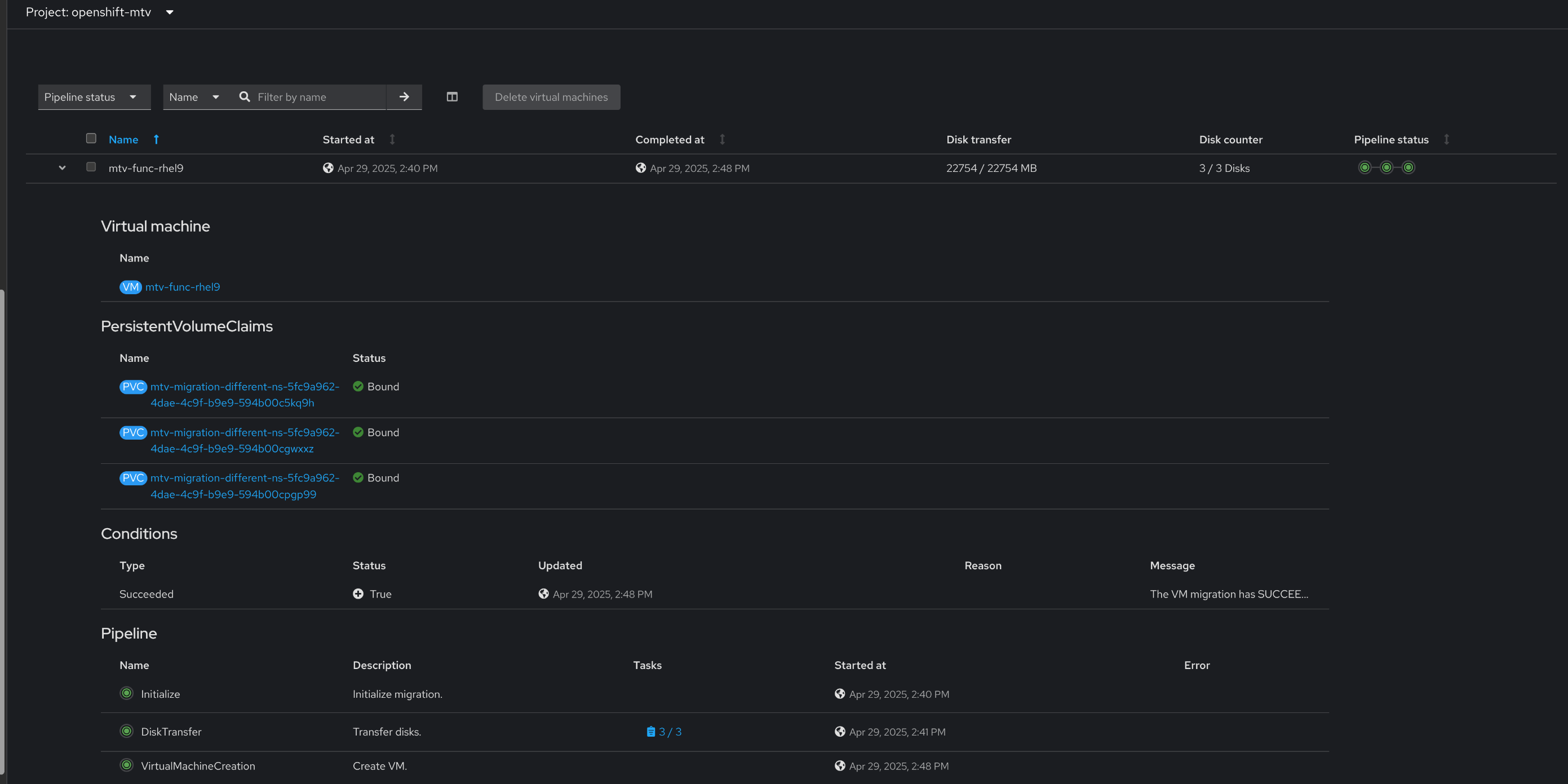
      1.Migrate from vsphere 7.0.3 the VM mtv-func-rhel9
      2.Create new namespace
      3.Migrate the mtv-func-rhel9 to the new namespace 

      Actual results:

      VirtualMachineCreation phase:

      admission webhook "mutatevirtualmachines.kubemacpool.io" denied the request: Failed to create virtual machine allocation error: Failed to allocate mac to the vm object: failed to allocate requested mac address 

       

      Expected results:

      Pass

      Additional info:

       

        1. after1.png
          after1.png
          230 kB
        2. after2.png
          after2.png
          21 kB
        3. before1.png
          before1.png
          259 kB
        4. before2.png
          before2.png
          20 kB

              rh-ee-ehazan Elad Hazan
              rh-ee-abarakat Ameen Barakat
              Ameen Barakat Ameen Barakat
              Votes:
              1 Vote for this issue
              Watchers:
              7 Start watching this issue

                Created:
                Updated: