Uploaded image for project: 'OpenShift Logging'
  1. OpenShift Logging
  2. LOG-7896

Add Sink Error alert

XMLWordPrintable

    • Icon: Story Story
    • Resolution: Done
    • Icon: Normal Normal
    • Logging 6.4.2
    • None
    • Log Collection
    • None
    • Quality / Stability / Reliability
    • 1
    • False
    • Hide

      None

      Show
      None
    • False
    • Not Selected
    • NEW
    • NEW
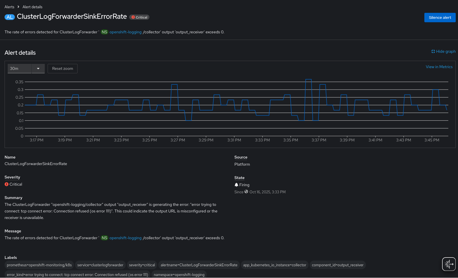
    • This enhancement adds an alert to identify when a ClusterLogForwarder sink is generating an error condition, for example when the collector is unable to connect to a sink because the connection is refused.
    • Enhancement
    • Logging - Sprint 278, Logging - Sprint 279, Logging - Sprint 280, Logging - Sprint 281, Logging - Sprint 282, Logging - Sprint 283

      Summary

      As an administrator of ClusterLogForwarder,
      I want to be alerted when configured outputs generate observable errors
      So that I can take corrective action to reduce log loss

      Acceptance Criteria

      • Verify a critical alert is generated when an individual output error rate exceeds zero.
      • Verify the alert identifies the CLF namespace, name, collector pod name, and error.
      • Verify the alert identifies the runbook for additional resolution
      • Verify the alert is labeled as 'critical'

        1. image-2026-01-21-18-21-08-321.png
          image-2026-01-21-18-21-08-321.png
          43 kB
        2. image-2026-01-21-18-40-56-513.png
          image-2026-01-21-18-40-56-513.png
          65 kB
        3. screenshot-1.png
          screenshot-1.png
          140 kB
        4. screenshot-2.png
          screenshot-2.png
          43 kB

              jcantril@redhat.com Jeffrey Cantrill
              jcantril@redhat.com Jeffrey Cantrill
              Anping Li Anping Li
              Votes:
              0 Vote for this issue
              Watchers:
              1 Start watching this issue

                Created:
                Updated:
                Resolved: