Uploaded image for project: 'OpenShift Logging'
  1. OpenShift Logging
  2. LOG-7773

Investigate Request Payload Sizes when forwarding to OTEL LokiStack

XMLWordPrintable

    • Icon: Task Task
    • Resolution: Done
    • Icon: Blocker Blocker
    • None
    • None
    • Log Collection
    • None
    • Quality / Stability / Reliability
    • 5
    • False
    • Hide

      None

      Show
      None
    • False
    • Not Selected
    • NEW
    • NEW
    • Release Note Not Required
    • Logging - Sprint 277, Logging - Sprint 278, Logging - Sprint 279

      Summary

      Investigate and implement changes to log collection to ensure the request size
      when forwarding to OTEL datemodel enabled LokiStack is approximately the same as when using the ViaQ datamodel
      So log ingestion rate does not exceed LokiStack's ingestion limits

      Acceptance Criteria

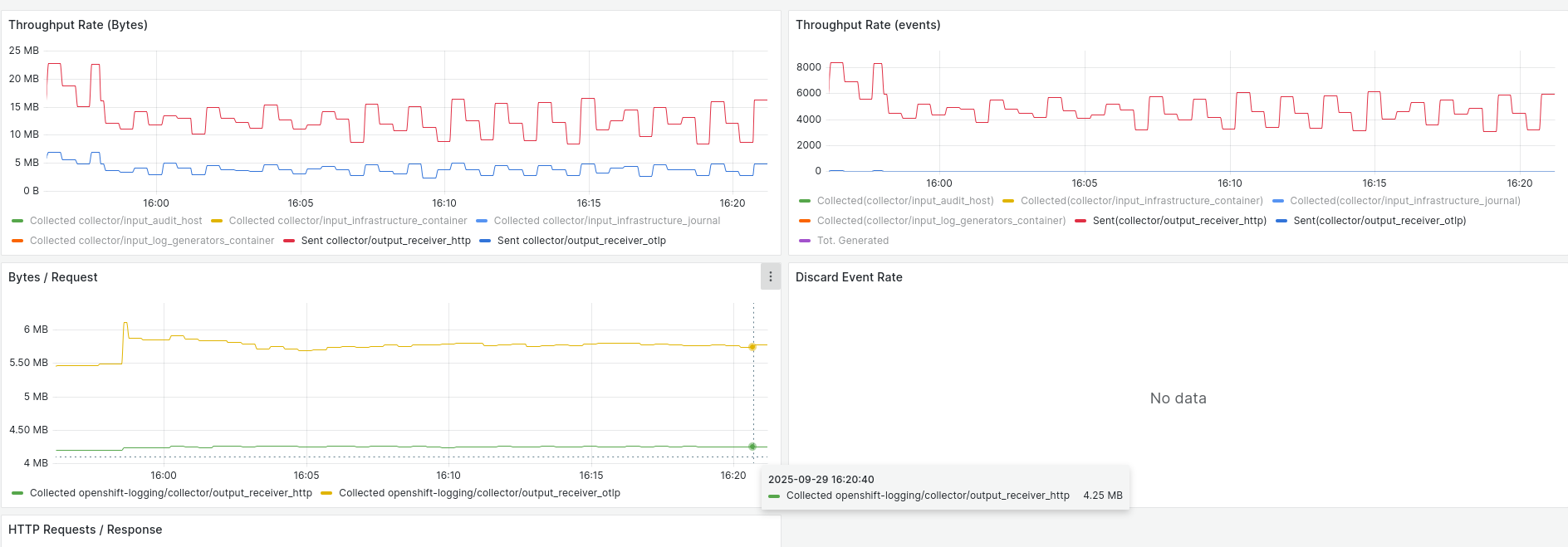
      • Verify the request size is within the 1-4MB range

      Notes

      • Discussion
      • ...the current configuration still produces much larger request sizes than the "viaq variant" when forwarding logs to Loki (8-12MB instead of ~1MB)...

              jcantril@redhat.com Jeffrey Cantrill
              jcantril@redhat.com Jeffrey Cantrill
              Qiaoling Tang Qiaoling Tang
              Votes:
              0 Vote for this issue
              Watchers:
              1 Start watching this issue

                Created:
                Updated:
                Resolved: