Uploaded image for project: 'Openshift sandboxed containers'
  1. Openshift sandboxed containers
  2. KATA-3081

No peer-pods metrics available in sandboxed containers dashboard

XMLWordPrintable

    • Icon: Bug Bug
    • Resolution: Done
    • Icon: High High
    • OSC 1.8.1
    • OSC 1.6.0, OSC 1.5.3
    • kata-monitor
    • None
    • Kata Sprint #264
    • 0

      Description

      No peer-pods metrics available in sandboxed containers dashboard

      Steps to reproduce

      1. Setup peer-podsĀ 
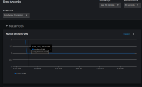
      2. Login to web console and click on Observe -> Dashboard from the left menu
      3. Select "Sandboxed Containers" Dashboard from the drop down list

      Expected result

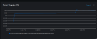
      The VM cpu and memory usage should be visible

      Actual result

      Empty dashboard (see attached pic)

      Impact

      No metrics and telemetry for customers

      Env

      OCP 4.15 with latest peer-pods 1.6.0 build

      Additional helpful info

      <logs, screenshot, doc links, etc.>

        1. 2025-02-05_15-29_1.png
          2025-02-05_15-29_1.png
          33 kB
        2. 2025-02-05_15-29.png
          2025-02-05_15-29.png
          37 kB
        3. 2025-02-05_15-30.png
          2025-02-05_15-30.png
          26 kB
        4. image-2024-05-30-10-18-28-027.png
          image-2024-05-30-10-18-28-027.png
          66 kB

              tbuskey-rh Tom Buskey
              bpradipt Pradipta Banerjee
              Votes:
              0 Vote for this issue
              Watchers:
              4 Start watching this issue

                Created:
                Updated:
                Resolved: