Uploaded image for project: 'FlightPath'
  1. FlightPath
  2. FLPATH-3234

[Bug] Resource Optimization chart axis labels are invisible in dark theme

XMLWordPrintable

    • Icon: Bug Bug
    • Resolution: Unresolved
    • Icon: Undefined Undefined
    • None
    • 1.3.0-rc1
    • None
    • None
    • False
    • Hide

      None

      Show
      None
    • False

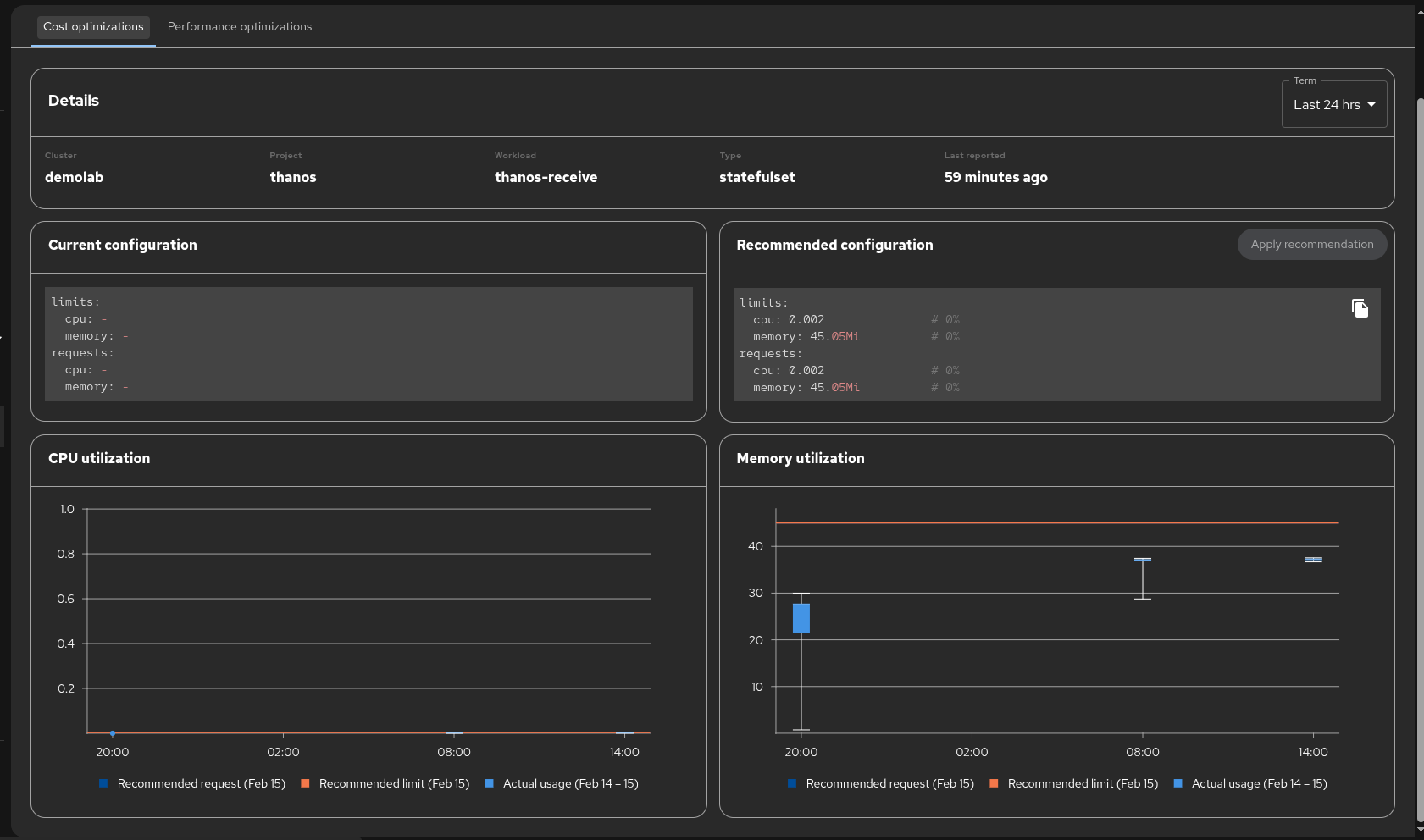
      When the RHDH dark theme is enabled, the CPU utilization and Memory utilization chart axis labels, tick marks, and legend text are rendered in black (fill: rgb(0,0,0)) against the dark background, making them nearly invisible.

      Steps to Reproduce:
      1. Log into RHDH
      2. Navigate to Settings > Appearance > Theme and select "Dark"
      3. Navigate to Cost Management > Optimizations
      4. Click on any container to view the detail page with CPU and Memory utilization charts
      5. Observe the chart axis labels and legend text

      Expected Result:
      Chart axis labels (time values on X-axis, numeric values on Y-axis) and legend text should render in a light color (white or light gray) that is readable against the dark background.

      Actual Result:

      • SVG text elements for axis ticks have computed fill: rgb(0,0,0) (black)
      • No explicit fill attribute is set on SVG <text> elements
      • The CSS color property is set to white but SVG text rendering uses fill, not color
      • Affects both CPU utilization and Memory utilization charts
      • Legend text ("Recommended request", "Recommended limit", "Actual usage") is also black

      Root Cause:
      The chart library (PatternFly Charts / Victory) does not adapt its SVG text fill colors when the Backstage dark theme is activated. The default SVG fill of black is inherited.

      Environment:

      • RHDH 1.9.0 (Backstage 1.45.3)
      • OCP Edge 73
      • Plugin: red-hat-developer-hub.plugin-redhat-resource-optimization

      Note: All other dark theme elements (headings, table text, sidebar, config sections) render correctly. Only the chart SVG text is affected.

              rh-ee-asmasarw Ashraf Masarwa
              gharden1 Gary Harden
              Votes:
              0 Vote for this issue
              Watchers:
              2 Start watching this issue

                Created:
                Updated: