Uploaded image for project: 'FlightPath'
  1. FlightPath
  2. FLPATH-2648

Resource Optimization Plugin: Optimizable containers table displays in random order on each page load

XMLWordPrintable

    • False
    • Hide

      None

      Show
      None
    • False

      Issue Description

      The Resource Optimization plugin's "Optimizable containers" table displays container entries in a random, inconsistent order each time the page is loaded. This creates a poor user experience and makes it difficult for users to locate specific containers across different page sessions.

       

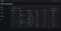
      Refresh 1

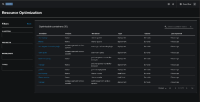
      Refresh 2

      Current Behavior

      • The table labeled "Optimizable containers (X) shows containers in different orders on each page refresh
      • No consistent sorting mechanism is applied to the table data
      • Users cannot rely on a predictable order when navigating between page sessions

      Expected Behavior

      • The table should maintain a consistent sort order across all page loads
      • Containers should be displayed in a predictable, logical sequence
      • Users should be able to locate specific containers reliably

      Impact

      • User Experience: Poor usability due to inconsistent data presentation
      • Efficiency: Users must scan the entire table to find specific containers
      • Professional Appearance: Inconsistent sorting reflects poorly on the plugin's quality

      Technical Details

      • Component: Resource Optimization Plugin
      • Table: Optimizable containers table
      • Columns: Container, Project, Workload, Type, Cluster, Last reported
      • Sorting: Currently appears to be random/unordered

      Suggested Solution

      Implement consistent sorting logic for the table, such as:

      • Primary sort by Project name (alphabetical)
      • Secondary sort by Workload name (alphabetical)
      • Tertiary sort by Container name (alphabetical)

      Acceptance Criteria

      • Displays containers in consistent order on every page load
      • order is logical and user-friendly

      Environment

      • Plugin: Resource Optimization
      • Affected Users: All users accessing the Resource Optimization interface
      • Reproducibility: 100% - occurs on every page refresh

              rh-ee-asmasarw Ashraf Masarwa
              gharden1 Gary Harden
              Chad Crum Chad Crum
              Votes:
              0 Vote for this issue
              Watchers:
              2 Start watching this issue

                Created:
                Updated:
                Resolved: