-
Bug
-
Resolution: Unresolved
-
Normal
-
1.2.0, ROS-PLUGIN-1.2.1
-
False
-
-
False
-
-
Issue Description
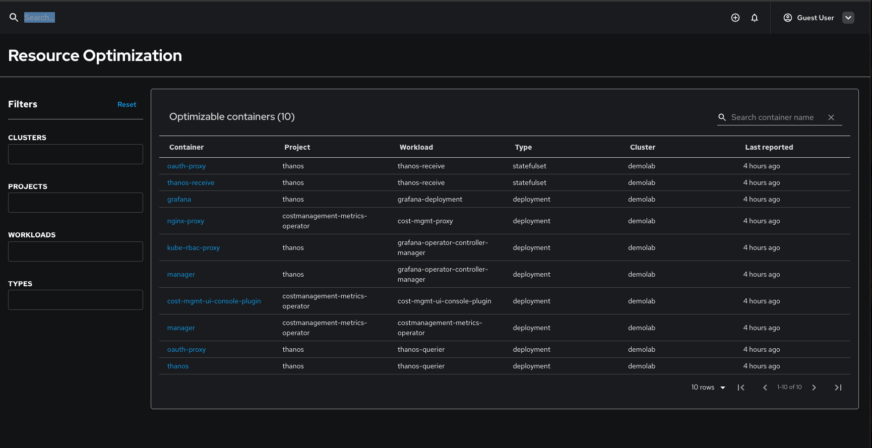
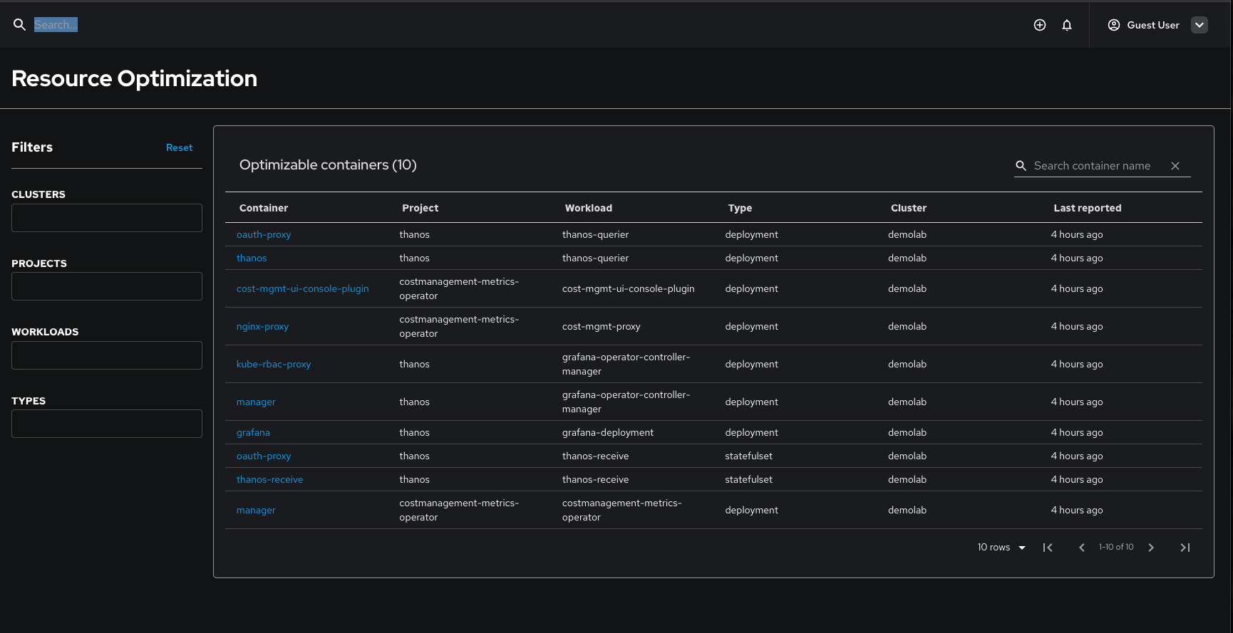
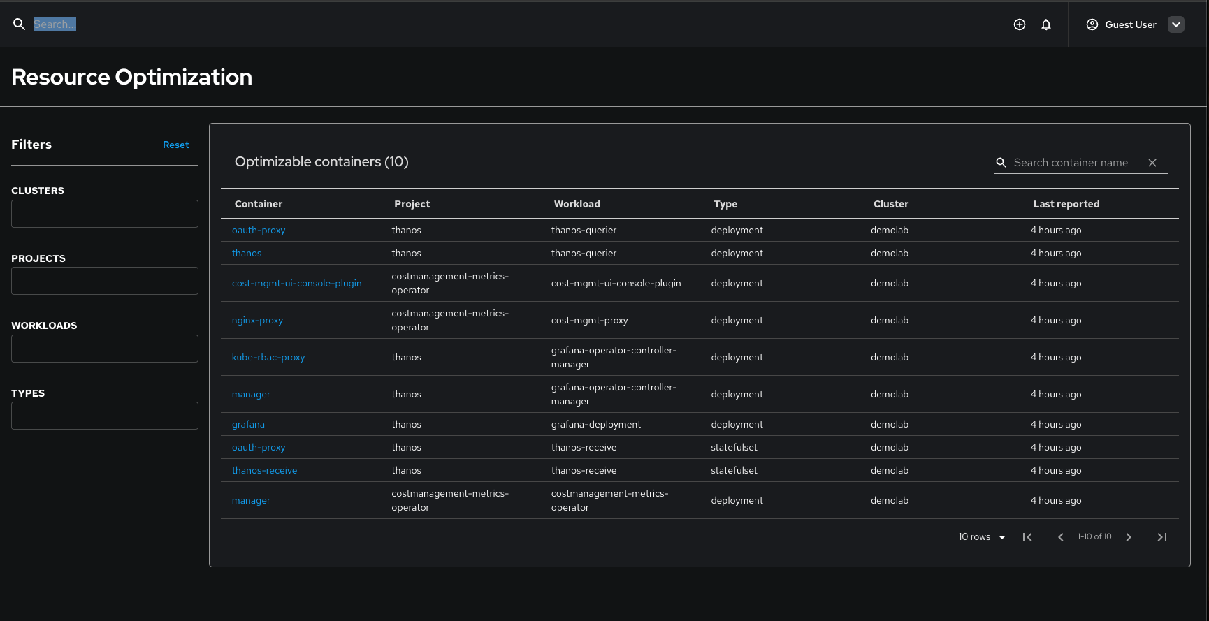
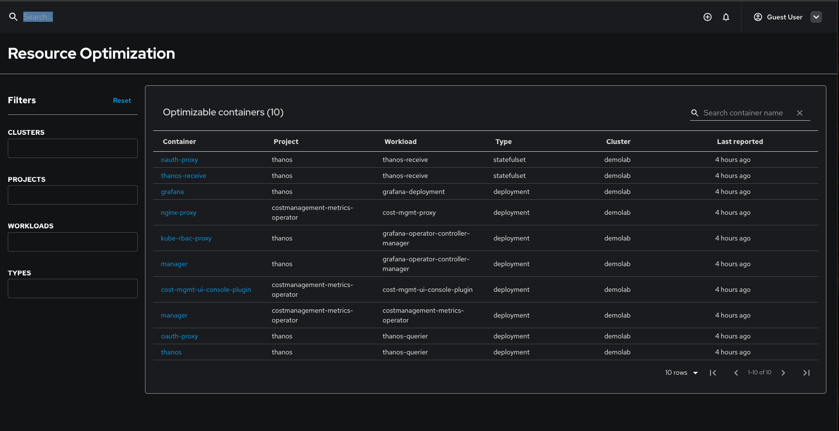
The Resource Optimization plugin's "Optimizable containers" table displays container entries in a random, inconsistent order each time the page is loaded. This creates a poor user experience and makes it difficult for users to locate specific containers across different page sessions.
Refresh 1

Refresh 2

Current Behavior
- The table labeled "Optimizable containers (X) shows containers in different orders on each page refresh
- No consistent sorting mechanism is applied to the table data
- Users cannot rely on a predictable order when navigating between page sessions
Expected Behavior
- The table should maintain a consistent sort order across all page loads
- Containers should be displayed in a predictable, logical sequence
- Users should be able to locate specific containers reliably
Impact
- User Experience: Poor usability due to inconsistent data presentation
- Efficiency: Users must scan the entire table to find specific containers
- Professional Appearance: Inconsistent sorting reflects poorly on the plugin's quality
Technical Details
- Component: Resource Optimization Plugin
- Table: Optimizable containers table
- Columns: Container, Project, Workload, Type, Cluster, Last reported
- Sorting: Currently appears to be random/unordered
Suggested Solution
Implement consistent sorting logic for the table, such as:
- Primary sort by Project name (alphabetical)
- Secondary sort by Workload name (alphabetical)
- Tertiary sort by Container name (alphabetical)
Acceptance Criteria
- Displays containers in consistent order on every page load
- order is logical and user-friendly
Environment
- Plugin: Resource Optimization
- Affected Users: All users accessing the Resource Optimization interface
- Reproducibility: 100% - occurs on every page refresh
