Uploaded image for project: 'Red Hat 3scale API Management'
  1. Red Hat 3scale API Management
  2. THREESCALE-598

Change number of default pods and memory of APIcast

XMLWordPrintable

    • Icon: Enhancement Enhancement
    • Resolution: Done
    • Icon: Major Major
    • None
    • 2.1 GA
    • OSE Templates
    • None
    • Driven by resources available in OpenShift Online (Starter)

      Problem
      The APIcast template https://raw.githubusercontent.com/3scale/3scale-amp-openshift-templates/master/apicast-gateway/apicast.yml has replicas set to 2 and rolling deployment strategy specified. With the default pod memory allocations, the 2 pods will consume the 1Gi memory quota on Starter, leaving no resources for the canary to be provisioned.

      From jprusi@redhat.com

      • I will recommend lowering that to 1 by default, that’s how other software is doing it, people can increase this number to 2 by just clicking a button.
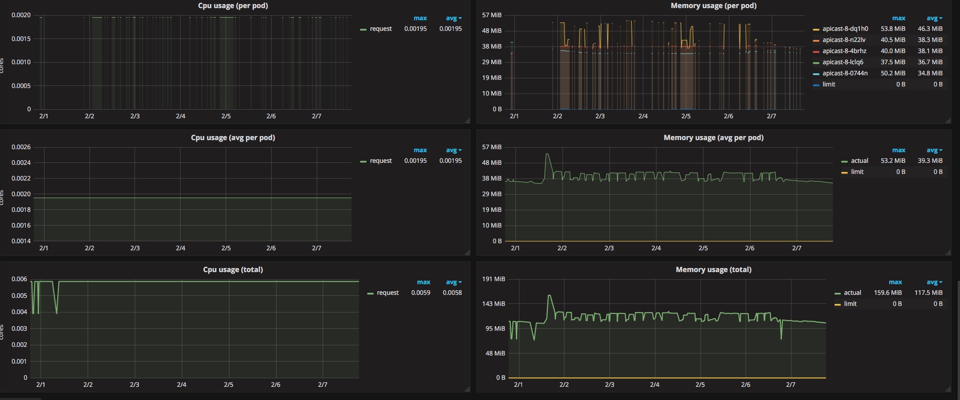
      • Our APIcast cloud hosted running on top of openshift, is handling some traffic and just consuming 35 MiB. Setting this value to 64~128 should be fine, just take care of the number of workers (APICAST_WORKERS), and document how this affects the memory consumption of APIcast.

      APIcast is going to be included by default in OSO around mid January, it'd be good to do something about this by then (or around the same time).

              dcesario Daniel Cesario da Silva (Inactive)
              vramosp Vanessa Ramos (Inactive)
              Votes:
              0 Vote for this issue
              Watchers:
              5 Start watching this issue

                Created:
                Updated:
                Resolved: