-
Bug
-
Resolution: Done
-
Critical
-
Pipelines 1.20.0
-
1
-
False
-
-
False
-
Release Note Not Required
-
-
-
Pipelines Sprint Pioneers 36, Pipelines Sprint Release 37
Description of problem:
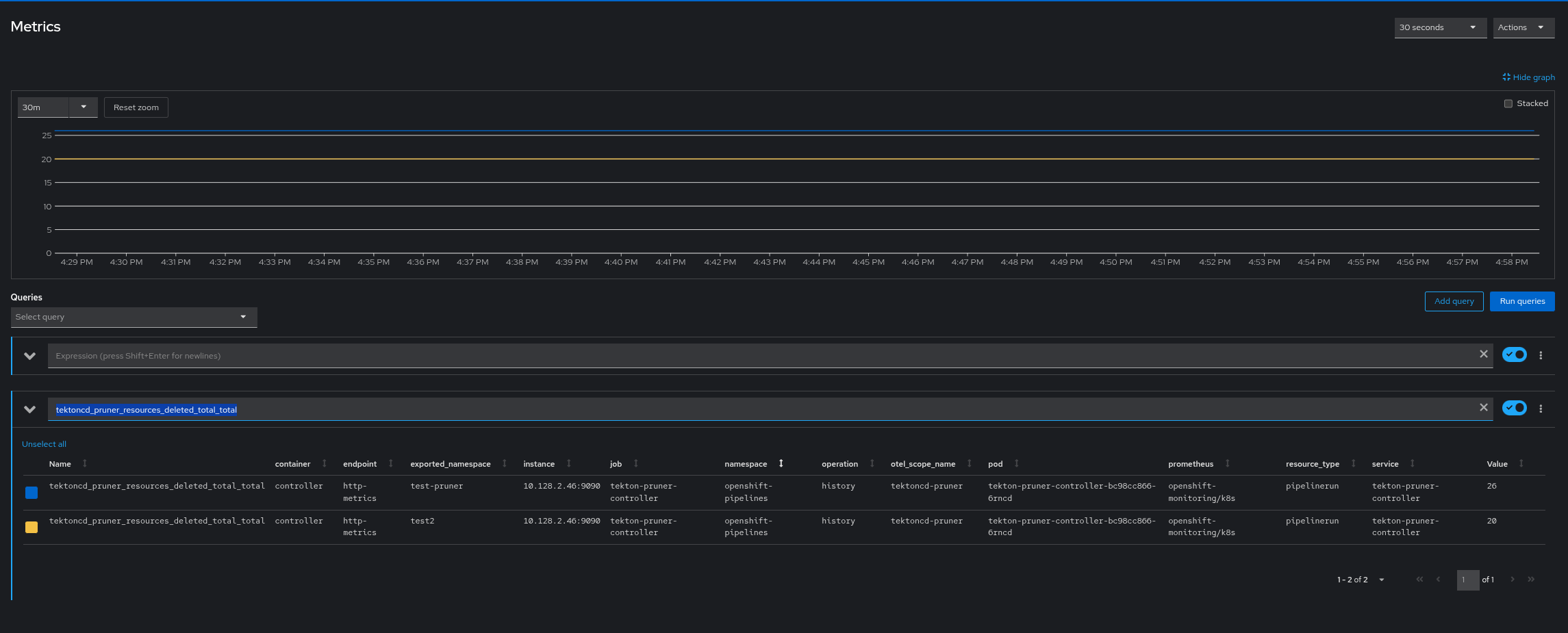
Default knative metrics are coming with kn_workqueue_depth and pruner expressions should be unified with tekton_pruner instead of tektoncd_pruner for all epressions
Prerequisites (if any, like setup, operators/versions):
Steps to Reproduce
- Enable event based pruner and run few pipelines and let the pipelines be deleted or processed
- Navigate to Observe > metrics and query with expression kn_workqueue_depth
- Also filter the pruner queries using sample expressions as below tektoncd_pruner_resources_deleted_total_total
Expression name should start with tekton_pruner instead of tektoncd_pruner


Actual results:
Expected results:
Reproducibility (Always/Intermittent/Only Once):
Acceptance criteria:
Definition of Done:
Build Details:
Additional info (Such as Logs, Screenshots, etc):
*
- is depended on by
-
SRVKP-8141 [TRACKER] [release testing] Bug verification
-
- Closed
-
- split to
-
SRVKP-8472 Tekton Pruner Controller Metrics issue and the value of counter for resources processed
-
- Closed
-
