Uploaded image for project: 'OpenShift Pipelines'
  1. OpenShift Pipelines
  2. SRVKP-8256

Manual approval gate UI default filter is pending

XMLWordPrintable

    • 2
    • Pipelines Sprint Crookshank 35, Pipelines Sprint Crookshank 36, Pipelines Sprint Crookshank 37

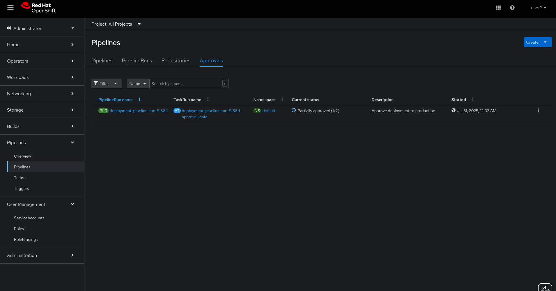
      Description of problem:

      For every approvaltask UI currently applies a filter with approvaltask status as pending. If one of the user1 had approved, the status is changed to partially approved. if user 2 uses the filter it doesn't show the pending approval pipelinerun as it was also waiting for approval but now the status is changed.

      Prerequisites (if any, like setup, operators/versions):

      5.0.5-641

      Steps to Reproduce

       - created 4 users (user1,...user4) 

       - check approvals section in UI should show the pipelinesrun with default filter in approvaltask status as pending 

       - Approve as user1

       - login as user2

       - with status is now changed to parially approved. it shouldn't show pipelinerun with default filter under pending state.

      Actual results:

      no pipelineruns under pending state filter(which is correct), but partially approved is also waiting for approval as well.

      Expected results:

      Want both pending and partially approved should be shown under default filter.

      Additional info (Such as Logs, Screenshots, etc):

      Attached below the screenshots

       *

              shverma Shiv Verma
              rhn-support-sselvan Sri Vignesh Selvan
              Sri Vignesh Selvan Sri Vignesh Selvan
              Votes:
              0 Vote for this issue
              Watchers:
              2 Start watching this issue

                Created:
                Updated:
                Resolved: