Uploaded image for project: 'OpenShift Pipelines'
  1. OpenShift Pipelines
  2. SRVKP-8165

Make error log snippet line count configurable and truncate to prevent API failures

XMLWordPrintable

    • 6
    • False
    • Hide

      None

      Show
      None
    • False
    • Hide
      Included in 1.21: https://github.com/openshift/openshift-docs/pull/100818

      You can now configure the number of lines displayed in error log snippets using the new error-log-snippet-number-of-lines setting.
      Log snippets are now automatically truncated to 65k, preventing failures when posting check-run updates to the GitHub API due to its character limit.
      Show
      Included in 1.21: https://github.com/openshift/openshift-docs/pull/100818 You can now configure the number of lines displayed in error log snippets using the new error-log-snippet-number-of-lines setting. Log snippets are now automatically truncated to 65k, preventing failures when posting check-run updates to the GitHub API due to its character limit.
    • Feature
    • Done
    • 6

      Story (Required)

      As a <Pipelines-as-Code administrator>, trying to <diagnose a failed PipelineRun>, I want <the error log snippet in the GitHub Check Run to be truncated to prevent API failures and for its line count to be configurable>.

      This story addresses a bug where long error logs cause the GitHub Check Run update to fail due to a character limit in the GitHub API. This leaves users with no feedback on their Pull Request. By truncating the log and making the line count configurable, we ensure the Check Run always posts successfully and give administrators control over the verbosity of the error snippets.

      Background (Required)

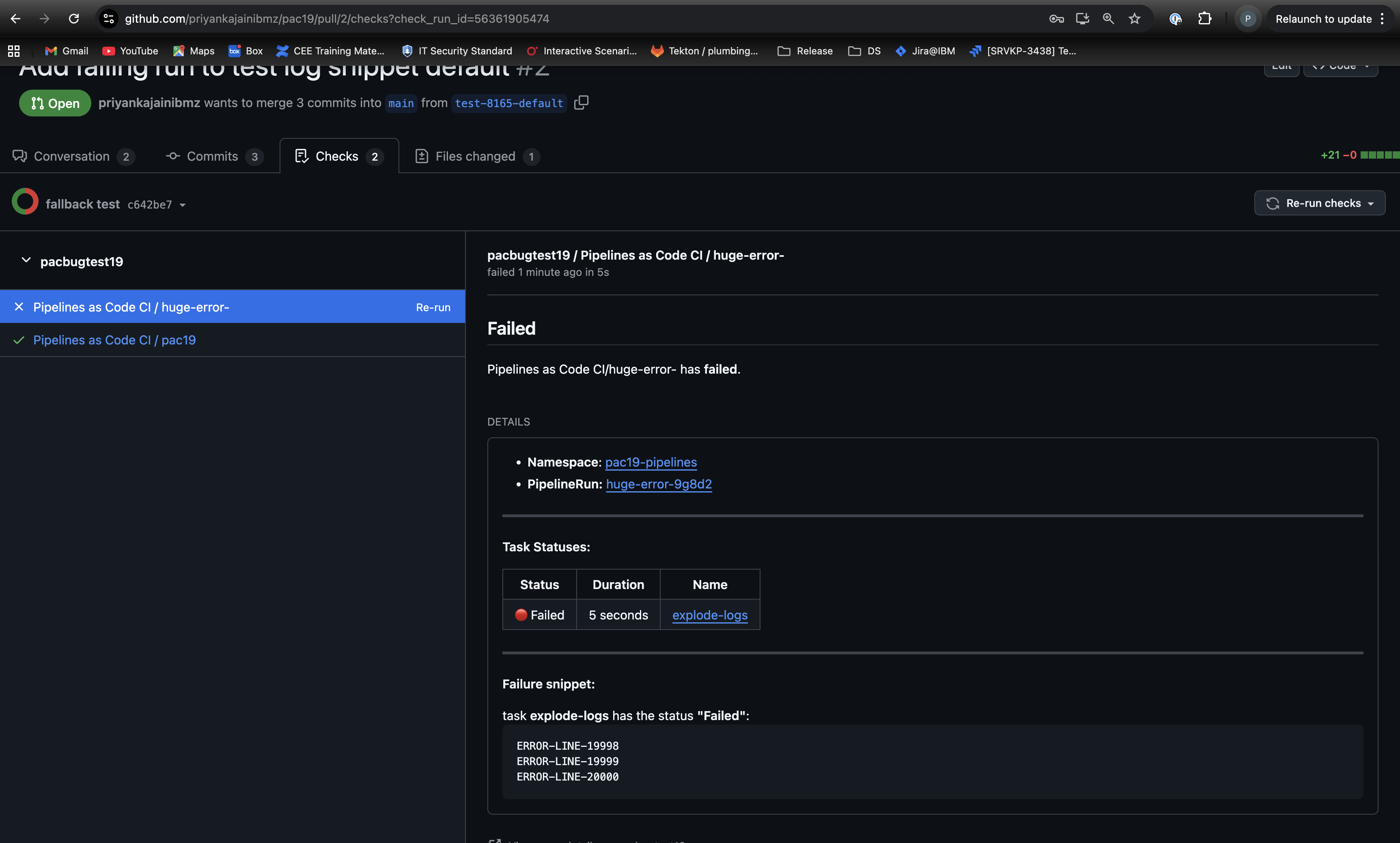
      The GitHub Checks API has a 65,535 character limit for the content of a check run. When a PipelineRun fails, Pipelines-as-Code attempts to fetch a log snippet from the failing task to display in the check run's summary. If the task's log output (e.g., a long stack trace) exceeds this limit, the API call to GitHub fails. Consequently, the check run status is not updated, and the user is left without crucial failure information on their PR.

      Currently, the number of lines fetched for this snippet is hardcoded. This story aims to fix the API failure by truncating the snippet and also introduces a new configuration key to allow administrators to control how many lines are fetched.

      Out of scope

      • Applying this logic to other SCM providers that do not have this limitation.
      • Creating a UI for this configuration; it will be managed via the `ConfigMap` only.

      Approach (Required)

      1. Introduce a Safeguard: In the log collection logic (`pkg/kubeinteraction/status/task_status.go`), enforce a hard character limit of 65,535. Before posting the status, check the length of the generated log snippet and truncate it if it exceeds the limit. This ensures the GitHub API call will not fail due to oversized content.
      2. Add New Configuration:

      • Introduce a new key `error-log-snippet-number-of-lines` in the `pipelines-as-code` `ConfigMap`.
      • Set a safe default value of `3`.
      • Add the corresponding `ErrorLogSnippetNumberOfLines` field to the `Settings` struct in `pkg/params/settings/config.go`.
        3. Implement Configuration:
      • Remove the hardcoded number of lines in `pkg/reconciler/status.go`.
      • Update the reconciler to use the new `ErrorLogSnippetNumberOfLines` value from the settings when calling `CollectFailedTasksLogSnippet`.
        4. Update Documentation and Tests:
      • Update the settings documentation to include the new `error-log-snippet-number-of-lines` key, explaining its purpose, default value, and the reason for the GitHub character limit.
      • Update unit tests in `pkg/params/settings/config_test.go` to cover the new setting.

      Dependencies

      • None.

      Acceptance Criteria (Mandatory)

      • Given a PipelineRun fails and produces a log snippet longer than 65,535 characters,
      • When Pipelines-as-Code processes the failure to update the status,
      • Then the GitHub Check Run is created/updated successfully, and the log snippet is truncated to fit within the limit.

      • Given an administrator sets `error-log-snippet-number-of-lines: "10"` in the `pipelines-as-code` `ConfigMap`,
      • When a PipelineRun fails,
      • Then the error snippet in the GitHub Check Run should contain 10 lines from the failed task's log (unless truncated by the character limit).

      • Given the `error-log-snippet-number-of-lines` key is not present in the `ConfigMap`,
      • When a PipelineRun fails,
      • Then the system defaults to showing 3 lines in the error snippet.

      INVEST Checklist

      Dependencies identified

      Blockers noted and expected delivery timelines set

      Design is implementable

      Acceptance criteria agreed upon

      Story estimated

      Legend

      Unknown

      Verified

      Unsatisfied

      Done Checklist

      Code is completed, reviewed, documented and checked in
      Unit and integration test automation have been delivered and running cleanly in continuous integration/staging/canary environment
      Continuous Delivery pipeline(s) is able to proceed with new code included
      Customer facing documentation, API docs etc. are produced/updated, reviewed and published
      Acceptance criteria are met

        1. Screenshot 2025-11-25 at 10.20.13 PM.png
          497 kB
          Priyanka Jain
        2. Screenshot 2025-11-25 at 9.59.14 PM.png
          385 kB
          Priyanka Jain
        3. image-2025-11-25-23-00-34-131.png
          388 kB
          Priyanka Jain

              cboudjna@redhat.com Chmouel Boudjnah
              cboudjna@redhat.com Chmouel Boudjnah
              Priyanka Jain Priyanka Jain
              Votes:
              0 Vote for this issue
              Watchers:
              3 Start watching this issue

                Created:
                Updated:
                Resolved:

                  Estimated:
                  Original Estimate - 1 week
                  1w
                  Remaining:
                  Remaining Estimate - 1 week
                  1w
                  Logged:
                  Time Spent - Not Specified
                  Not Specified