Uploaded image for project: 'OpenShift Pipelines'
  1. OpenShift Pipelines
  2. SRVKP-8000

Error running git [remote get-url origin]: exit status 2\nerror: No such remote 'origin' when using git-clone task

XMLWordPrintable

    • 3
    • False
    • Hide

      None

      Show
      None
    • False
    • Hide
      This release fixes an issue in the git-clone task, This error message is logged in the task log
      errro: No such remote 'origin'
      Show
      This release fixes an issue in the git-clone task, This error message is logged in the task log errro: No such remote 'origin'
    • Bug Fix
    • Done
    • 3
    • Pipelines Sprint pioneers 32

      Description of problem:

      Error running git [remote get-url origin]: exit status 2\nerror: No such remote 'origin' when using git-clone task

      Prerequisites (if any, like setup, operators/versions):

      Steps to Reproduce

      1. Install 1.18.1 or 1.19 operator
      2. Create a new test namespace
      3. Apply the below files in the test namespace
        https://raw.githubusercontent.com/openshift-pipelines/release-tests/refs/heads/master/testdata/ecosystem/pipelines/buildah.yaml
        https://raw.githubusercontent.com/openshift-pipelines/release-tests/refs/heads/master/testdata/pvc/pvc.yaml
        https://raw.githubusercontent.com/openshift-pipelines/release-tests/refs/heads/master/testdata/ecosystem/pipelineruns/buildah.yaml
      4. Check the logs of the pipelineRun

      Actual results:

      tkn pr ls
      NAME          STARTED         DURATION   STATUS
      buildah-run   9 minutes ago   46s        Succeeded
      
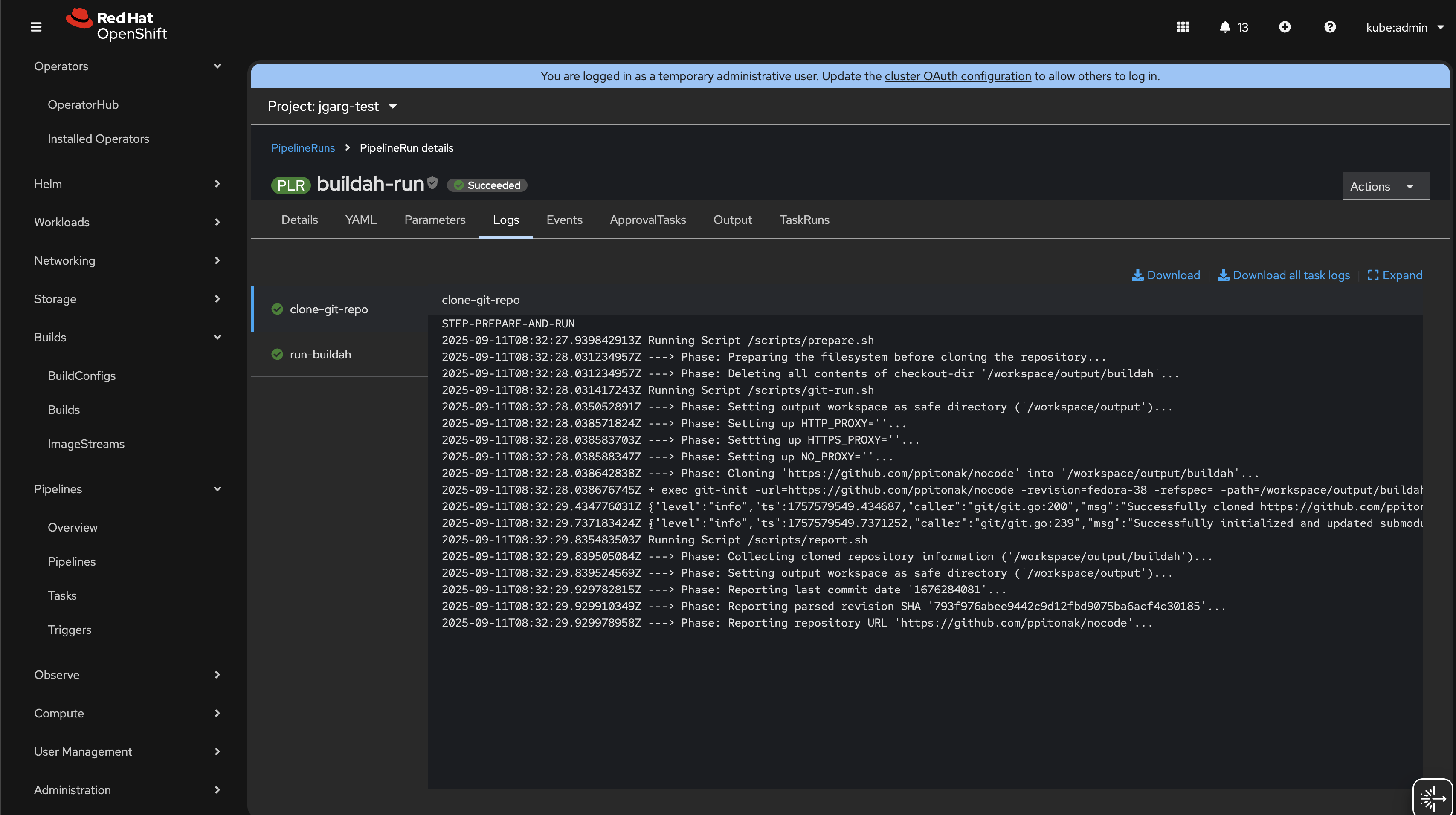
      $ tkn pr logs -f buildah-run
      [clone-git-repo : prepare-and-run] Running Script /scripts/prepare.sh
      [clone-git-repo : prepare-and-run] ---> Phase: Preparing the filesystem before cloning the repository...
      [clone-git-repo : prepare-and-run] ---> Phase: Deleting all contents of checkout-dir '/workspace/output/buildah'...
      [clone-git-repo : prepare-and-run] Running Script /scripts/git-run.sh
      [clone-git-repo : prepare-and-run] ---> Phase: Setting output workspace as safe directory ('/workspace/output')...
      [clone-git-repo : prepare-and-run] ---> Phase: Setting up HTTP_PROXY=''...
      [clone-git-repo : prepare-and-run] ---> Phase: Settting up HTTPS_PROXY=''...
      [clone-git-repo : prepare-and-run] ---> Phase: Setting up NO_PROXY=''...
      [clone-git-repo : prepare-and-run] ---> Phase: Cloning 'https://github.com/ppitonak/nocode' into '/workspace/output/buildah'...
      [clone-git-repo : prepare-and-run] + exec git-init -url=https://github.com/ppitonak/nocode -revision=fedora-38 -refspec= -path=/workspace/output/buildah -sslVerify=true -submodules=true -depth=1 -sparseCheckoutDirectories=
      [clone-git-repo : prepare-and-run] {"level":"error","ts":1750747845.6158843,"caller":"git/git.go:53","msg":"Error running git [remote get-url origin]: exit status 2\nerror: No such remote 'origin'\n","stacktrace":"github.com/tektoncd-catalog/git-clone/git-init/git.run\n\t/go/src/github.com/tektoncd-catalog/git-clone/image/git-init/git/git.go:53\ngithub.com/tektoncd-catalog/git-clone/git-init/git.Fetch\n\t/go/src/github.com/tektoncd-catalog/git-clone/image/git-init/git/git.go:109\nmain.main\n\t/go/src/github.com/tektoncd-catalog/git-clone/image/git-init/main.go:52\nruntime.main\n\t/usr/lib/golang/src/runtime/proc.go:272"}
      [clone-git-repo : prepare-and-run] {"level":"info","ts":1750747846.1158364,"caller":"git/git.go:186","msg":"Successfully cloned https://github.com/ppitonak/nocode @ 793f976abee9442c9d12fbd9075ba6acf4c30185 (grafted, HEAD, origin/fedora-38) in path /workspace/output/buildah"}
      [clone-git-repo : prepare-and-run] {"level":"info","ts":1750747846.516543,"caller":"git/git.go:225","msg":"Successfully initialized and updated submodules in path /workspace/output/buildah"}
      [clone-git-repo : prepare-and-run] Running Script /scripts/report.sh
      [clone-git-repo : prepare-and-run] ---> Phase: Collecting cloned repository information ('/workspace/output/buildah')...
      [clone-git-repo : prepare-and-run] ---> Phase: Setting output workspace as safe directory ('/workspace/output')...
      [clone-git-repo : prepare-and-run] ---> Phase: Reporting last commit date '1676284081'...
      [clone-git-repo : prepare-and-run] ---> Phase: Reporting parsed revision SHA '793f976abee9442c9d12fbd9075ba6acf4c30185'...
      [clone-git-repo : prepare-and-run] ---> Phase: Reporting repository URL 'https://github.com/ppitonak/nocode'... 

       

      Expected results:

      {}No such remote 'origin' error shouldn't be present

      Reproducibility (Always/Intermittent/Only Once):

      Acceptance criteria: 

       

      Definition of Done:

      Build Details:

      Additional info (Such as Logs, Screenshots, etc):

       ***

              jkhelil abdeljawed khelil
              rh-ee-smanthin Sai Raju Manthina
              Jayesh Garg Jayesh Garg
              Votes:
              0 Vote for this issue
              Watchers:
              9 Start watching this issue

                Created:
                Updated:
                Resolved: