-
Feature
-
Resolution: Unresolved
-
Undefined
-
None
-
None
-
None
-
False
-
-
False
-
Not Selected
-
-
-
Goal Summary:
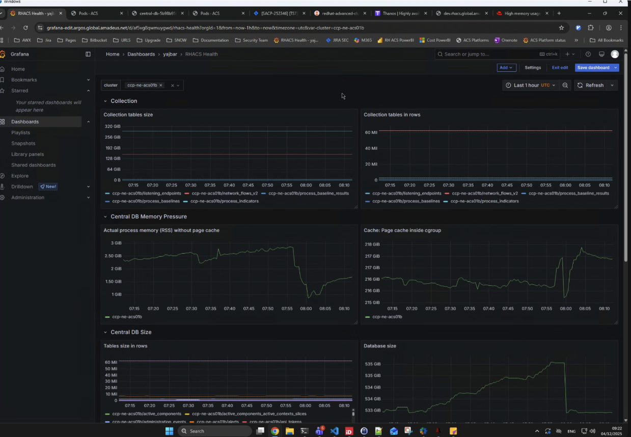
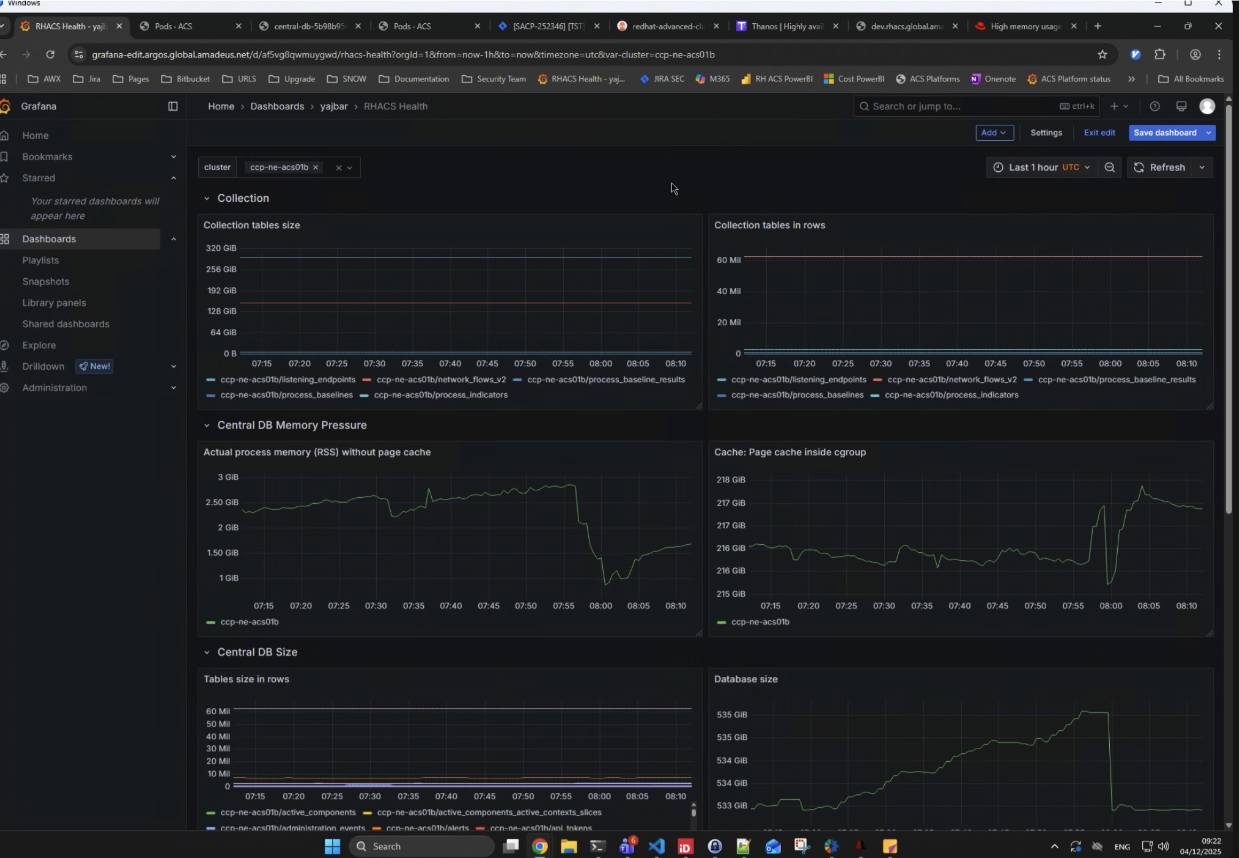
This feature ensures automatic cleanup of historic process and network data from the database immediately upon a customer disabling collection for process and network data. This prevents the undesirable persistence and growth of obsolete data, as well as it reduces high memory usage by the Central DB node.
Goals and expected user outcomes:
The primary goal is to automatically enforce the purging of historic process and network information when the corresponding data collection is disabled by the customer.
Expands the functionality of disabling collections with Collection = NO COLLECTION by adding an automatic auto-delete feature for historic process/network data, eliminating the need for the manual procedure currently outlined in the KCS article (https://access.redhat.com/solutions/7134527).
Acceptance Criteria:
- The feature must correctly detect when the collection for process data and/or network data has been explicitly disabled by the user.
- Upon detection of collection disablement, the feature must reliably and automatically trigger the deletion of all historic process and network records associated with the disabled collection type.
- A mechanism must exist to log the successful completion or any failure of the automatic purging task.
- The feature should be completely invisible to the user (automatic), with the only observable change being the decrease in resource consumption and the elimination of the manual step.
- Documentation update
- Update KCS article to be valid only for releases prior the one where this is implemented
Success Criteria or KPIs measured:
- Observe a measurable decrease in database size and associated memory footprint for customers after they disable a collection and the purge is complete.
Customer example:
These screenshots come from a customer who has a large number of clusters > 100 and has disabled collections.
