Uploaded image for project: 'Red Hat Advanced Cluster Security'
  1. Red Hat Advanced Cluster Security
  2. ROX-31264

Message sent from RHACS to syslog is incomplete

    • False
    • Hide

      None

      Show
      None
    • False
    • Rox Sprint 4.10A - Global

      USER PROBLEM
       The message sent from RHACS syslog is incomplete. It doesn't show similar in-depth messages like the email notifier (greenpath).   

      Message sent via worker node, contains additional messages (blue path).

      Sample additional message, why does it send additional messages?

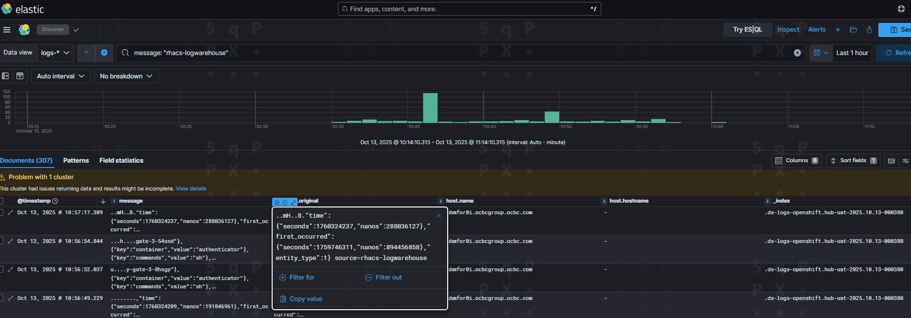
      ..:.m.=transaction-ledger-core'","MessageAttributes":
      Unknown macro: {"KeyValueAttrs"}
      ,{"key":"container","value":"ms-transaction-ledger-core"},{"key":"commands","value":"sh -i -c TERM=xterm sh"},{"key":"Username","value":"CBSOPSDEV"},{"key":"Groups","value":"system:authenticated:oauth, system:authenticated"}]}},"type":1,"time":{"seconds":1760320025,"nanos":83122497}},

      Unknown macro: {"message"}

      ,{"key":"container","value":"ms-transaction-ledger-core"},{"key":"commands","value":"sh -i -c TERM=xterm sh"},{"key":"Username","value":"CBSOPSDEV"},{"key":"Groups","value":"system:authenticated:oauth, system:authenticated"}]}},"type":1,"time":{"seconds":1760319978,"nanos":938105745}}],"time":{"seconds":1760323030,"nanos":748360725},"first_occurred":{"seconds":1760319978,"nanos":938199457},"entity_type":1} source=rhacs-logwarehouse

      Slack discussion link with #forum-acs-triage 

      https://redhat-internal.slack.com/archives/C028JE84N59/p1762267567426379

       

      Kcs referred to troubleshoot the issue::

      https://access.redhat.com/solutions/7112690

              vwilson@redhat.com Van Wilson
              sasakshi@redhat.com Sakshi sakshi
              ACS Core Workflows
              Votes:
              1 Vote for this issue
              Watchers:
              5 Start watching this issue

                Created:
                Updated: