Uploaded image for project: 'RHEL'
  1. RHEL
  2. RHEL-108803

Parted fails to read a blank disk "virt-v2v: error: libguestfs error: inspect_os: parted: /dev/sdb: parted exited with status 1: Error: /dev/sdb: unrecognised disk label: Invalid argument" [rhel-9.7]

Linking RHIVOS CVEs to...Migration: Automation ...RHELPRIO AssignedTeam ...SWIFT: POC ConversionSync from "Extern...XMLWordPrintable

    • Icon: Bug Bug
    • Resolution: Done-Errata
    • Icon: Major Major
    • rhel-9.7
    • rhel-9.7
    • libguestfs
    • libguestfs-1.54.0-11.el9
    • No
    • Low
    • rhel-virt-tools
    • None
    • False
    • False
    • Hide

      None

      Show
      None
    • None
    • None
    • Unspecified
    • Unspecified
    • Unspecified
    • None

      Description of problem:

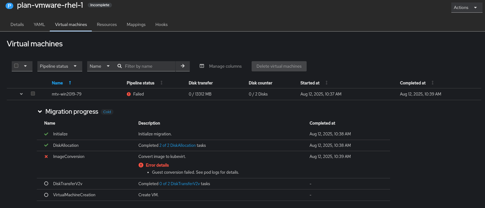
      Cold migration VM 'mtv-win2019-79' from VMware 7.0.3 to OCP fails on 'ImageConversion' 

      Version-Release number of selected component (if applicable):

      OCP: 4.19.3
      MTV: 2.9.0 (redhat-osbs-29851e1b4aa6a1814b062b55f88b00644120a8d8)
      CNV: 4.19.1

      How reproducible:

      Always
      

      Steps to Reproduce:

      1. Create VMware Provider 7.0.3
      2. Create Cold Migration Plan and select VM 'mtv-win2019-79'
      3. Start migration
      

      Actual results:

      Fail on 'ImageConversion'

      Expected results:

      Pass

      Additional info:

      Attached Plan/forklift-controller/virt-v2v logs.

        1. forklift-inventory.logs
          251 kB
        2. forklift-main.logs
          190 kB
        3. image-2025-08-12-10-42-34-776.png
          image-2025-08-12-10-42-34-776.png
          90 kB
        4. image-2025-08-13-13-47-31-576.png
          image-2025-08-13-13-47-31-576.png
          423 kB
        5. plan.logs
          7 kB
        6. RHEL-108803-blank-disk.img.xz
          153 kB
        7. RHEL-108803-windows.img.xz
          240 kB
        8. virt-v2v.logs
          161 kB
        9. windows-guest-with-offline-disk.png
          windows-guest-with-offline-disk.png
          217 kB
        10. windows-guest-with-uninitialized -disk.png
          windows-guest-with-uninitialized -disk.png
          63 kB

              rhn-eng-rjones Richard Jones
              rh-ee-abarakat Ameen Barakat
              virt-maint virt-maint
              Xiang Hua Chen Xiang Hua Chen
              Votes:
              0 Vote for this issue
              Watchers:
              13 Start watching this issue

                Created:
                Updated:
                Resolved: