Uploaded image for project: 'Red Hat Developer Hub Bugs'
  1. Red Hat Developer Hub Bugs
  2. RHDHBUGS-2403

Tekton plugin: Dark theme issue like invisible action button to View Logs

XMLWordPrintable

    • Icon: Bug Bug
    • Resolution: Done
    • Icon: Normal Normal
    • 1.9.0
    • 1.6.0, 1.7.0, 1.8.0
    • Tekton, UI
    • RHDH F&UI plugins 3284

      Solved:
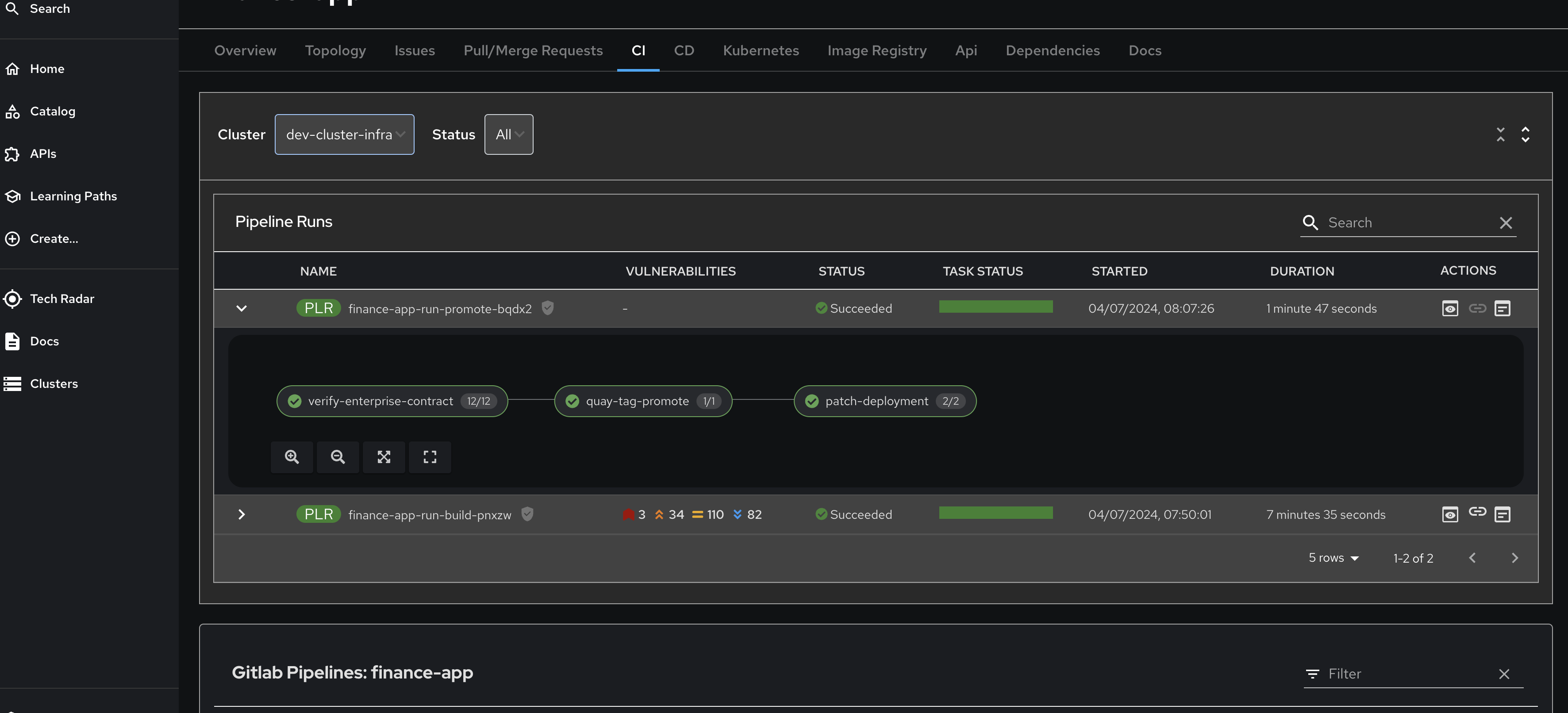
      The dark mode of the CI tab looks quite cluttered today (screenshot attached).
      The problem is with the table component: both the header and the collapsed rows should share the same background color (PF table component).

      Remaining issues:
      The visibility of "Actions" buttons in dark theme.

        1. image.png
          image.png
          295 kB
        2. image-2025-07-21-13-48-08-168.png
          image-2025-07-21-13-48-08-168.png
          43 kB
        3. image-2025-07-21-13-49-47-893.png
          image-2025-07-21-13-49-47-893.png
          47 kB
        4. image-2025-12-05-11-05-32-677.png
          image-2025-12-05-11-05-32-677.png
          37 kB
        5. tekton-plugin-1.6-dark.png
          tekton-plugin-1.6-dark.png
          104 kB
        6. tekton-plugin-1.6-light.png
          tekton-plugin-1.6-light.png
          103 kB
        7. tekton-plugin-1.7-dark.png
          tekton-plugin-1.7-dark.png
          108 kB
        8. tekton-plugin-1.7-light.png
          tekton-plugin-1.7-light.png
          105 kB

              cjerolim Christoph Jerolimov
              shirshbe@redhat.com Shiran Hirshberg
              RHDH Frontend Plugins & UI
              Votes:
              0 Vote for this issue
              Watchers:
              9 Start watching this issue

                Created:
                Updated:
                Resolved: