-
Bug
-
Resolution: Unresolved
-
Undefined
-
None
-
quay
-
Quality / Stability / Reliability
-
False
-
-
False
-
-
Important: this was initially opened against Observability UI, and was closed in a recent sprint. However the issue remains present in 4.19 with Quay Operator v 3.15.2 installed, therefore this is now being reopened against Quay
This is a bug in the Dashboard which was merged from a recent PR for Quay operator to fix the bug: https://github.com/quay/quay-operator/pull/1068
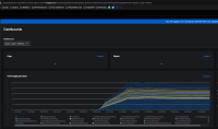
The Quay dashboard in OpenShift 4.16 and later does not show any data.
Using the same version of the Quay operator on an older OpenShift release shows data in the dashboard.
In OpenShift 4.17.17:

And in OpenShift 4.14:

The difference is in the query that is run, as in versions 4.16 and later the namespace and service names are not populated:
sum by (process_name) (rate(process_cpu_seconds_total{namespace="", service="",pod=~".+-quay-.+"}[5m])) * 100
And in the older versions the query is:
sum by (process_name) (rate(process_cpu_seconds_total{namespace="quay", service="registry-quay-metrics",pod=~".+-quay-.+"}[5m])) * 100
The following invalid characters can still be found in the Dashboard code:
*969 "query": "namespace,", <<<< ------ comma inside the quotes 970 "refresh": 0, 971 "regex": "", 972 "skipUrlSync": false, 973 "sort": 0, 974 "tagValuesQuery": "", 975 "tags": [], 976 "tagsQuery": "", 977 "type": "query", 978 "useTags": false 979 }, 980 { 981 "allValue": null, 982 "datasource": null, 983 "hide": 1, 984 "includeAll": false, 985 "label": null, 986 "multi": false, 987 "name": "service", 988 "options": [ 989 { 990 "selected": true, 991 "text": "service", 992 "value": "quay-enterprise-registry-quay-metrics" 993 } 994 ], 995 "query": "service,", <<<< ----- comma inside the quotes 996 "refresh": 0, 997 "regex": "", 998 "skipUrlSync": false, 999 "sort": 0, 1000 "tagValuesQuery": "", 1001 "tags": [], 1002 "tagsQuery": "", 1003 "type": "query", 1004 "useTags": false*