-
Bug
-
Resolution: Unresolved
-
Major
-
None
-
quay-v3.16.0
-
False
-
-
False
-
-
Description of problem:
In quay 3.16.0 new UI, the repository log bar chart cannot display the bars If there are fewer than 3 types of operations
Version-Release number of selected component (if applicable):
// quay 3.16.0
----------------------
quay.io/redhat-user-workloads/quay-eng-tenant/stable-3-16-v4-19@sha256:33d2f882d86c0541fbc8dd61ccab047455fe10e4218f207b13bdbadbda1b19ce
Steps to reproduce:
1. Log in quay new UI and create a repository
2. Push image to and pull image from this repository, create some logs
3. Check the repository log bar char status
Actual results:
If there are fewer than 3 types of operations, The repository log bar chart cannot display the bars.
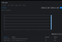
There is one kind of operation

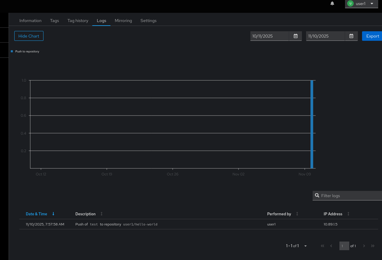
There are two kinds of operations

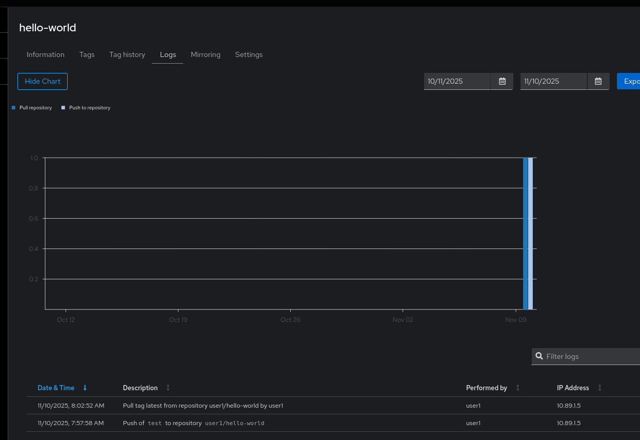
There are three kinds of operations

Expected results
The repository log bar chart should display the bars correctly even there is only one kind of operation