Uploaded image for project: 'Observability UI'
  1. Observability UI
  2. OU-940

In Logs view, Histogram does not refresh as expected

XMLWordPrintable

    • Quality / Stability / Reliability
    • False
    • Hide

      None

      Show
      None
    • 1
    • Moderate
    • None
    • None
    • Sprint 274
    • Customer Facing, Customer Reported
    • Proposed
    • Bug Fix
    • Before this fix, the histogram chart did not update its time range even when refreshing, after the fix the correct time range is set and the histogram shows updated data.

      Description of problem:

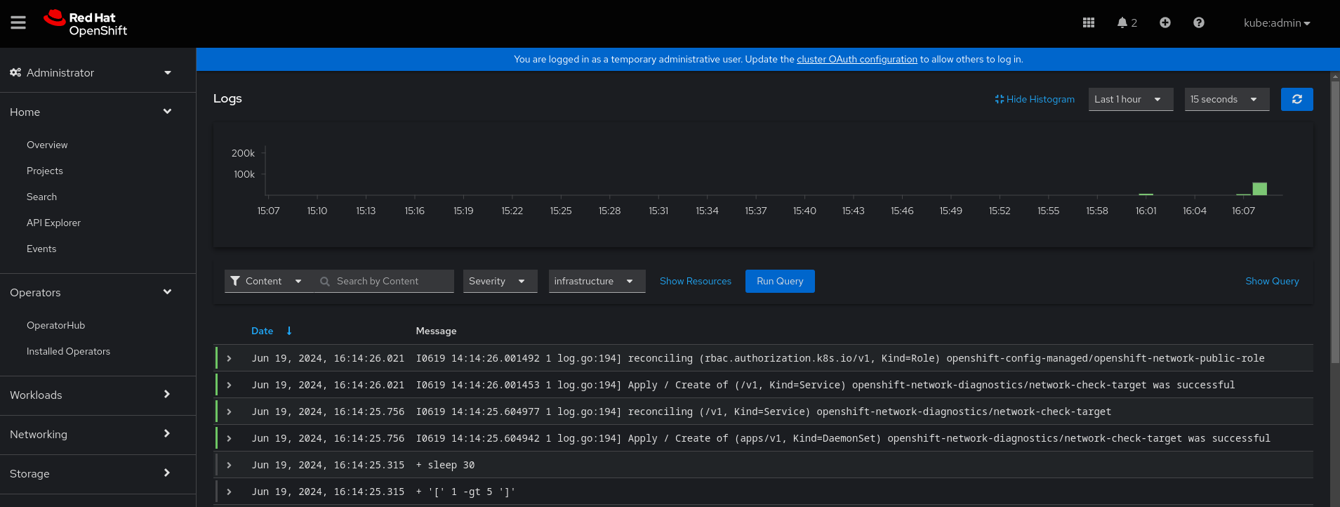
      In the Openshift Console, having "Observe" -> "Logs" opened, new logs are being displayed in the table, but when the histogram is shown, the histogram graph is never updated. This is regardless of whether Auto Refresh is enabled or not.

      Pressing the "Refresh" or "Run Query" button on the right top only updates the logs (as expected), but not the histogram.

      The Y-axis displaying the time stays to the range when the page was loaded or the histogram was initially shown.

      In order to refresh the histogram you need to "Hide Histogram" and "Show Histogram" (example shown in the screenshots below):


      Version-Release number of selected component (if applicable):

      OpenShift Container Platform 4.14.29
      cluster-logging.v5.9.3 with the Logging Console Plugin

      How reproducible:

      Always

      Steps to Reproduce:

      1. Install Logging 5.9.3
      2. Enable the Logging Console Plugin
      3. Navigate to "Observe" -> "Logs" and show the "infrastructure" logs
      4. Click on "Show Histogram"
      5. Wait for a couple of minutes. Enable Auto Refresh or manually refresh using the "Refresh" button at the top.

      Actual results:

      Observe that the new logs are automatically shown in the table below. Auto Refresh will correctly refresh the logs shown.

      Observe that the Histogram graph above is never updated and the Histogram stays in the same status on how it was loaded. It is not refreshed as expected.

      Click on "Hide Histogram" and "Show Histogram" to refresh.

      Expected results:

      Histogram refreshes when the logs shown are refreshed (either by Auto Refresh or by manual refreshing)

      Additional info:

      -

              gbernal@redhat.com Gabriel Bernal
              rhn-support-skrenger Simon Krenger
              None
              Anping Li Anping Li
              Votes:
              0 Vote for this issue
              Watchers:
              5 Start watching this issue

                Created:
                Updated:
                Resolved: