-
Bug
-
Resolution: Done
-
Major
-
COO 1.0.0
-
None
-
Quality / Stability / Reliability
-
False
-
-
5
-
None
-
None
-
None
-
Tracing Sprint # 269, Tracing Sprint # 270, Tracing Sprint # 271
-
None
-
None
-
None
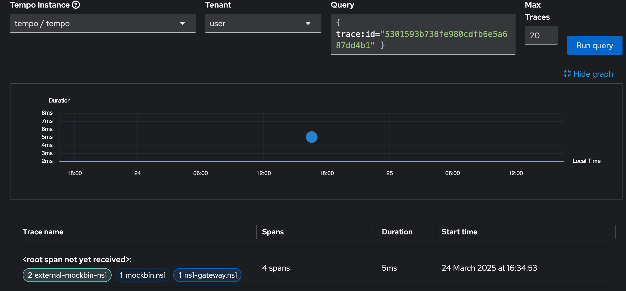
COO UI Plugin for tracing lacks the ability to display traces without a proper recieved root-span (like if created outside of the cluster)
curl -H "traceparent: ..." https://service-in-cluster-with-tracing-enabled
Which will lead to an Error when clicking on the traceĀ

Same trace works without any issue in Grafana and Jaeger-UI
- depends on
-
OU-753 Rebase to latest upstream Perses version
-
- Closed
-
- links to