-
Bug
-
Resolution: Not a Bug
-
Major
-
None
-
OpenShift 4.16, OpenShift 4.17
-
None
-
Quality / Stability / Reliability
-
False
-
-
2
-
2
-
Important
-
None
-
None
-
Sprint 270, Sprint 271, Sprint 272, Sprint 274, Sprint 275
-
None
-
None
-
None
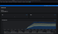
The Quay dashboard in OpenShift 4.16 and later does not show any data.
Using the same version of the Quay operator on an older OpenShift release shows data in the dashboard.
In OpenShift 4.17.17:

And in OpenShift 4.14:

The difference is in the query that is run, as in versions 4.16 and later the namespace and service names are not populated:
sum by (process_name) (rate(process_cpu_seconds_total{namespace="", service="",pod=~".+-quay-.+"}[5m])) * 100
And in the older versions the query is:
sum by (process_name) (rate(process_cpu_seconds_total{namespace="quay", service="registry-quay-metrics",pod=~".+-quay-.+"}[5m])) * 100
- is related to
-
OU-961 [QE] Quay dashboard is shown empty in OpenShift 4.16 and later
-
- Closed
-
- links to