Uploaded image for project: 'Observability UI'
  1. Observability UI
  2. OU-388

Dashboards are showing incorrect data

XMLWordPrintable

    • Icon: Bug Bug
    • Resolution: Unresolved
    • Icon: Normal Normal
    • None
    • OpenShift 4.12
    • Console
    • None
    • Quality / Stability / Reliability
    • False
    • Hide

      None

      Show
      None
    • 3
    • Important
    • None
    • None
    • Sprint 252, Sprint 253, Sprint 254, Sprint 255, Sprint 256, Sprint 257, Sprint 258, Sprint 259, Sprint 274
    • None
    • None
    • None

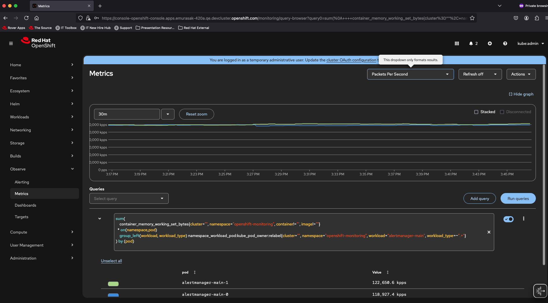
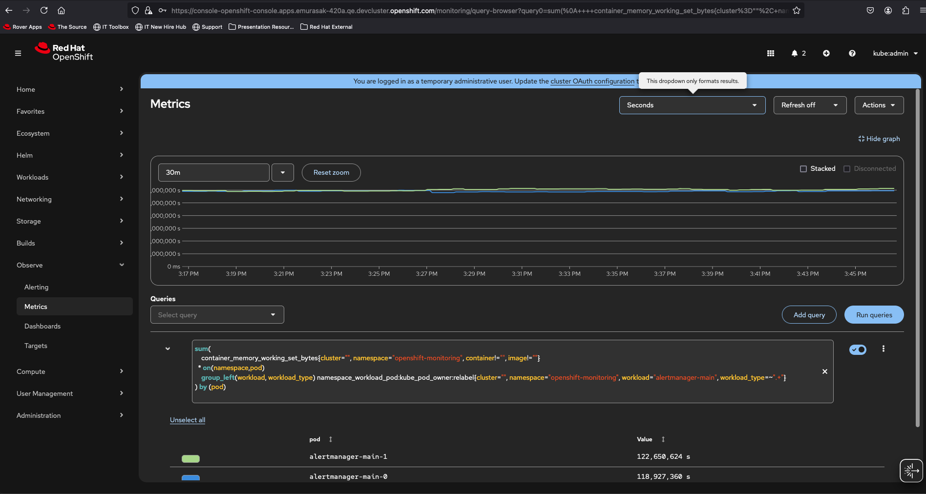
      Description of problem:

      Dashboards are not showing the correct data for memory consumption, the data is shown correctly when inspecting the metric.

      Version-Release number of selected component (if applicable):

      4.12

      How reproducible:

      Always

      Steps to Reproduce:

      1. Navigate to observe dashboards
      2. Select the Kubernetes / Compute / Resource Workload
      3. scroll down to the memory consumption chart
      4. compare the chart results with the prometheus query results

      Actual results:

      Results do not match with the metrics returned by prometheus

      Expected results:

      Result values match with the prometheus response

      Additional info:

      The issue also occurs in the Workload / Pod / Metrics

        1. image-2025-07-28-15-47-56-548.png
          199 kB
          Evelyn Murasaki
        2. image-2025-07-28-15-48-18-079.png
          206 kB
          Evelyn Murasaki
        3. Screenshot 2024-04-05 at 09.22.08.png
          263 kB
          Gabriel Bernal
        4. Screenshot 2024-04-05 at 09.22.55.png
          239 kB
          Gabriel Bernal

              rh-ee-pyurkovi Peter Yurkovich
              gbernal@redhat.com Gabriel Bernal
              None
              Evelyn Murasaki Evelyn Murasaki
              Votes:
              1 Vote for this issue
              Watchers:
              3 Start watching this issue

                Created:
                Updated: