Uploaded image for project: 'Observability UI'
  1. Observability UI
  2. OU-1179

[DashboardListPage] Remove BreadCrumb

XMLWordPrintable

    • Icon: Task Task
    • Resolution: Unresolved
    • Icon: Minor Minor
    • COO 1.4.0
    • None
    • None
    • None
    • Product / Portfolio Work
    • False
    • Hide

      None

      Show
      None
    • False
    • 1
    • None
    • None
    • Sprint 282

      Background

      [Slack]

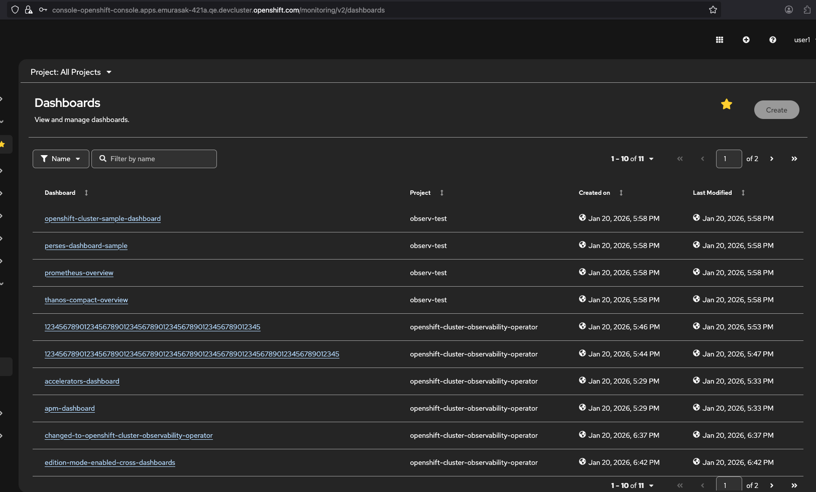
      Remove the Breadcrumb component from the DashboardListPage because "It seems there is an empty space on top, and the breadcrumbs at this point are not necessary."

      Steps 

      1. In dashboard-skeleton.tsx, create a separate <HeaderTop> for DashboardListPage that removes the breadcrumb. Update DashboardListPage to use this new component. 

      Outcomes

      • Breadcrumb is removed from DashboardListPage

              jezhu@redhat.com Jenny Zhu
              jezhu@redhat.com Jenny Zhu
              None
              None
              Votes:
              0 Vote for this issue
              Watchers:
              1 Start watching this issue

                Created:
                Updated: