Uploaded image for project: 'Observability UI'
  1. Observability UI
  2. OU-1002

[Incidents] Resolved Incidents not Loaded on Initial Page Reload

XMLWordPrintable

    • None
    • None
    • None
    • None
    • None
    • None

      Description

      The Incidents page exhibits a race condition during initial load where only some incidents are displayed, with the remaining incidents appearing only after toggling date filters. This creates a poor user experience where the timeline appears incomplete on first visit.

      How to Reproduce

      Reproducibility: Intermittent - difficult to consistently reproduce in standard browsers on real clusters, but reliably reproducible via automated testing.
      Steps:

      1. Have a cluster with multiple incidents (some resolved, some firing)
      2. Navigate to the Incidents page
      3. Observe that only firing incidents are displayed initially

      Expected: All incidents (firing and resolved) display immediately
      Actual: Only firing incidents appear; resolved incidents load after toggling date filters

      Automation: /cypress/e2e/incidents/regression/02.reg_loading.cy.ts on https://github.com/DavidRajnoha/monitoring-plugin/tree/incidents-regression-loading
      (The branch contains also the proposed fix of the issue. The branch needs to be run against locally built UI, as it depends on not yet merged features into upstream (mocking and data-test-selectors)

      Root Cause Analysis

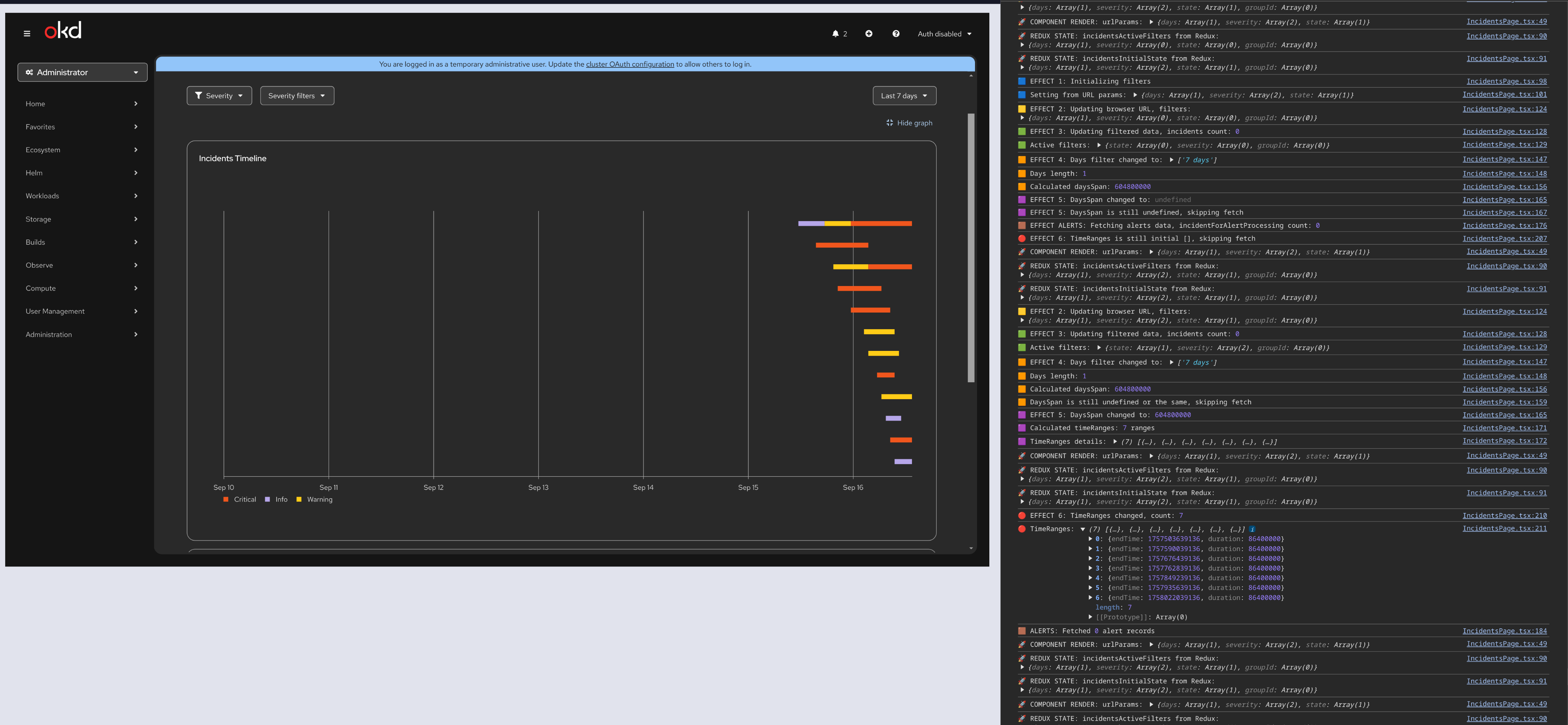
      The issue stems from a useEffect dependency chain race condition in IncidentsPage.tsx.

      Technical Flow (with effect numbering from showcase branch):

      Initial State Problem:

      • Component initializes with daysSpan = undefined (from useState<number>())
      • All effects run simultaneously on mount with initial/empty Redux state

      Bad Data Cascade:

      1. Effect 6 (fetchDataForIncidentsAndAlerts) executes with empty timeRanges → First invalid fetch
      2. Effect 4 (setDaysSpan) runs with undefined incidentsActiveFilters.days → sets invalid daysSpan
      3. Effect 5 (getIncidentsTimeRanges) triggered by invalid daysSpan → produces invalid time ranges
      4. Effect 6 triggered again with invalid ranges → Second invalid fetch
      5. Redux state populated with incomplete incident data

      Subsequent Correction:

      • Effect 4 runs again with correct incidentsActiveFilters.days
      • Correct timeRanges computed and valid data fetched
      • However, UI does not update.

      Proposed Solution

      Branch: https://github.com/DavidRajnoha/monitoring-plugin/tree/incidents-regression-loading

      Approach:

      • Effect Reordering: Arrange useEffects to respect dependency chain order
      • Guard Clauses: Add validation to prevent effects running with invalid data
      • State Initialization: Ensure proper default values in useState and Redux initial state

      Files Modified:

      • web/src/components/Incidents/IncidentsPage.tsx
      • web/src/reducers/observe.ts (Redux initial state)

      Note: Branch contains detailed logging for debugging - to be removed if fix is implemented

      Testing

      • Automated: Cypress test available in showcase branch
      • Dependencies: Requires two unmerged PRs and locally built UI

      Business Impact

      • Severity: Medium - clear workaround exists (toggle date filter)
      • User Experience: Poor first impression, timeline appears broken
      • Risk: Underlying race condition may have other undiscovered consequences

        1. Effects_Cascade_Fixed.png
          Effects_Cascade_Fixed.png
          690 kB
        2. Effects_Fixed_UI.png
          Effects_Fixed_UI.png
          1.10 MB
        3. Effects_No_Guardrails_With_UI.png
          Effects_No_Guardrails_With_UI.png
          883 kB
        4. Effects_No_Guardrails.png
          Effects_No_Guardrails.png
          1.05 MB
        5. Screencast From 2025-09-08 16-54-50.mp4
          152 kB

              Unassigned Unassigned
              drajnoha@redhat.com David Rajnoha
              None
              None
              Votes:
              0 Vote for this issue
              Watchers:
              2 Start watching this issue

                Created:
                Updated:
                Resolved: