-
Bug
-
Resolution: Unresolved
-
Normal
-
None
-
OSSM 3.2.0
-
None
-
False
-
-
False
-
-
Known Issue
-
Proposed
-
-
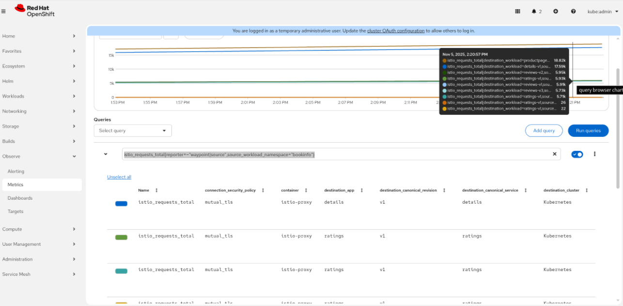
In Istio Ambient mode, when creating a Waypoint proxy and enrolling the namespace, the Telemetry emitted by the Waypoint is incomplete. Than can be observed in Kiali, not able to create a valid graph:

Missing the green edges indicating http requests (L7 telemetry):

The waypoint proxy emits telemetry, but many data is missing and from the emitted data, many fields are unknown.
Some key queries used by Kiali that are missing:
istio_request_total{reporter=~"waypoint|destination",destination_workload_namespace="bookinfo"}
Returning no results for the s390x:

Expected results:

Just one result removing the reporter:

Another query:
istio_request_total{reporter=~"waypoint|source",destination_workload_namespace="bookinfo"}
Returning limited results and many unknown fields:

Expected data:

Observed in s390x architecture in OCP 4.18, 4.19 and 4.20.