Uploaded image for project: 'OpenShift Bugs'
  1. OpenShift Bugs
  2. OCPBUGS-66152

etcdGRPCRequestsSlow Has Spiked on Azure CI Runs

    • None
    • False
    • Hide

      None

      Show
      None
    • None
    • None
    • None
    • Dec 11: Asked for due date
    • None
    • Rejected
    • None
    • None
    • None
    • None
    • None
    • None
    • None
    • None

      (Feel free to update this bug's summary to be more specific.)
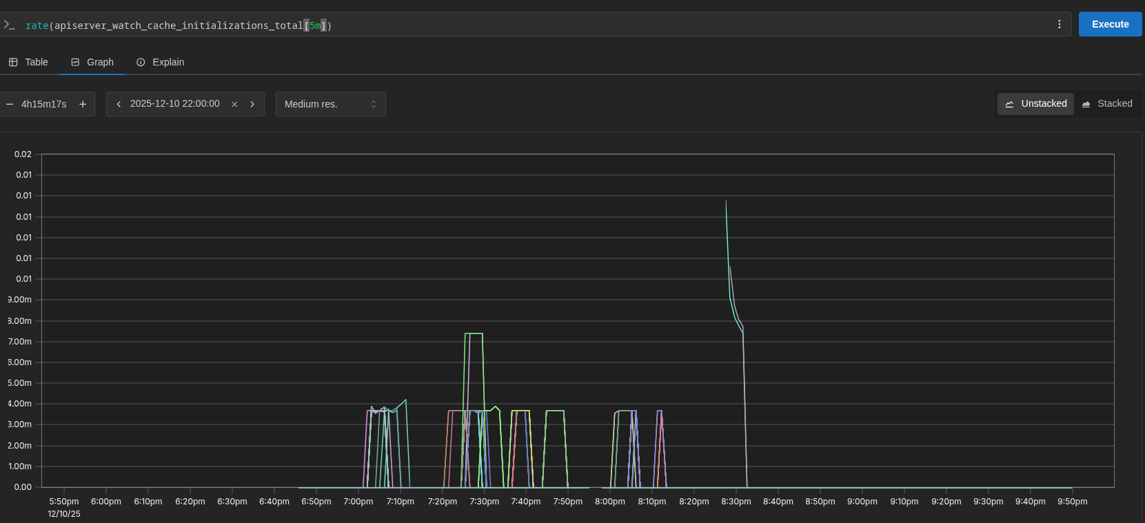
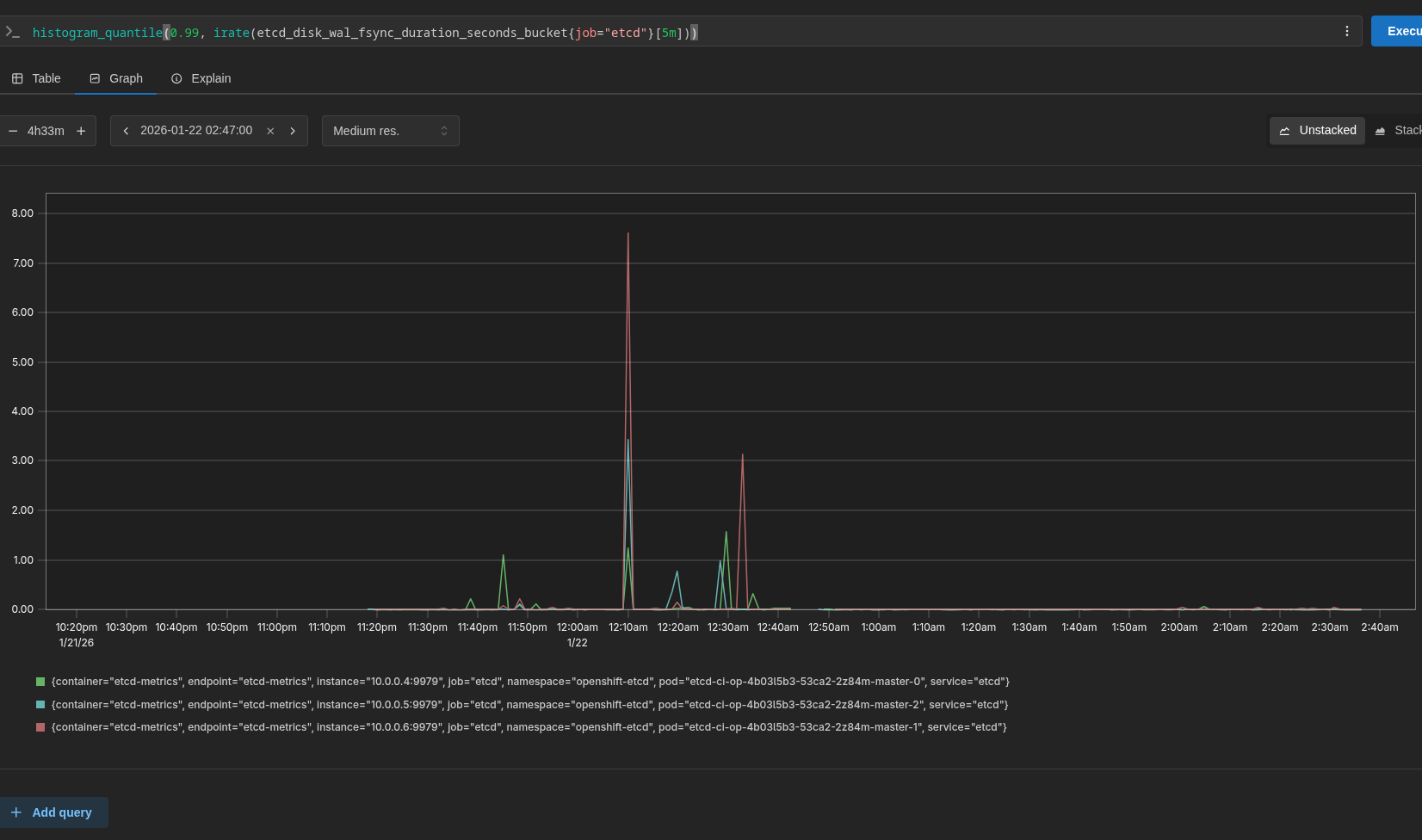
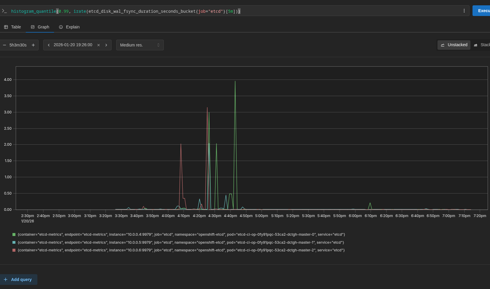
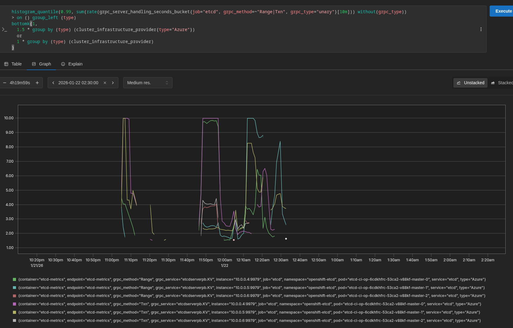
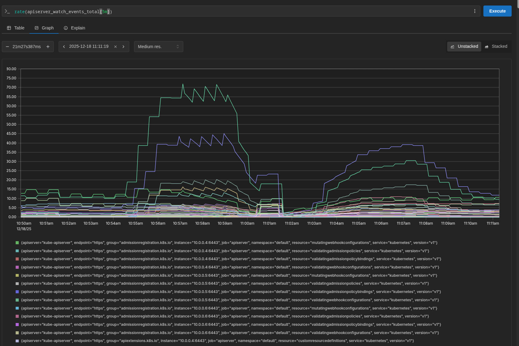
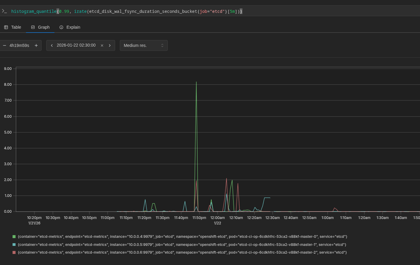
      Component Readiness has found a potential regression in the following test:

      [bz-etcd][invariant] alert/etcdGRPCRequestsSlow should not be at or above info

      Significant regression detected.
      Fishers Exact probability of a regression: 100.00%.
      Test pass rate dropped from 98.83% to 85.82%.

      Sample (being evaluated) Release: 4.21
      Start Time: 2025-11-21T00:00:00Z
      End Time: 2025-11-28T12:00:00Z
      Success Rate: 85.82%
      Successes: 224
      Failures: 37
      Flakes: 0
      Base (historical) Release: 4.17
      Start Time: 2024-09-01T00:00:00Z
      End Time: 2024-10-01T00:00:00Z
      Success Rate: 98.83%
      Successes: 842
      Failures: 10
      Flakes: 0

      View the test details report for additional context.

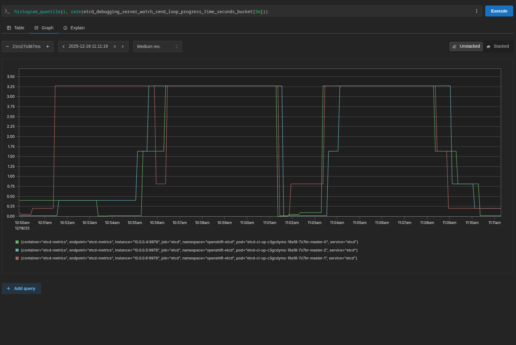
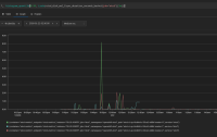
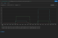
      TRT's Alert dashboard shows that something has very clearly happened in the 10 days or so, but critically note that it has happened on both 4.21 and 4.20.

      Component readiness picked it up about 8 days ago, looking at a 4 week report, it seems to intensify around Nov 18 which seems to coincide with the dashboard.

      The appearance in 4.20 as well makes me suspicious this is Azure itself. Not clear what to do with this bug right now, I think we'll give it some time and monitor the above dashboard link to see what happens.

      Filed by: dgoodwin@redhat.com

        1. image-2025-12-16-15-25-28-519.png
          image-2025-12-16-15-25-28-519.png
          77 kB
        2. image-2026-01-22-11-32-17-217.png
          image-2026-01-22-11-32-17-217.png
          23 kB
        3. screenshot-1.png
          screenshot-1.png
          115 kB
        4. screenshot-10.png
          screenshot-10.png
          114 kB
        5. screenshot-11.png
          screenshot-11.png
          90 kB
        6. screenshot-12.png
          screenshot-12.png
          167 kB
        7. screenshot-13.png
          screenshot-13.png
          79 kB
        8. screenshot-2.png
          screenshot-2.png
          77 kB
        9. screenshot-3.png
          screenshot-3.png
          81 kB
        10. screenshot-4.png
          screenshot-4.png
          151 kB
        11. screenshot-5.png
          screenshot-5.png
          249 kB
        12. screenshot-6.png
          screenshot-6.png
          85 kB
        13. screenshot-7.png
          screenshot-7.png
          106 kB
        14. screenshot-8.png
          screenshot-8.png
          100 kB
        15. screenshot-9.png
          screenshot-9.png
          84 kB

              dwest@redhat.com Dean West
              openshift-trt OpenShift Technical Release Team
              Dean West, Wallace Lewis
              None
              None
              None
              Votes:
              0 Vote for this issue
              Watchers:
              10 Start watching this issue

                Created:
                Updated: