Uploaded image for project: 'OpenShift Bugs'
  1. OpenShift Bugs
  2. OCPBUGS-52968

Component Readiness: [Etcd] [Other] test regressed (excessive took too long messages)

XMLWordPrintable

    • Quality / Stability / Reliability
    • False
    • Hide

      None

      Show
      None
    • None
    • None
    • None
    • None
    • Approved
    • None
    • None
    • None
    • None
    • None
    • None
    • None
    • None

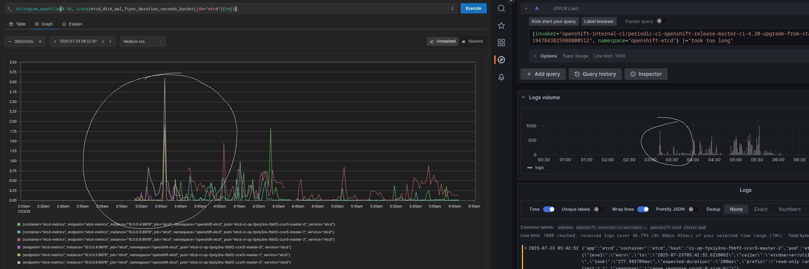
      The three jobs failing in the report currently all look pretty similar (see intervals chart). It's probably a performance issue rather than etcd itself but... it's a regression for something.

      Component Readiness has found a potential regression in the following test:

      [sig-etcd] etcd should not log excessive took too long messages

      Significant regression detected.
      Fishers Exact probability of a regression: 99.96%.
      Test pass rate dropped from 98.72% to 86.96%.

      Sample (being evaluated) Release: 4.19
      Start Time: 2025-03-04T00:00:00Z
      End Time: 2025-03-11T12:00:00Z
      Success Rate: 86.96%
      Successes: 20
      Failures: 3
      Flakes: 0

      Base (historical) Release: 4.18
      Start Time: 2025-02-09T00:00:00Z
      End Time: 2025-03-11T12:00:00Z
      Success Rate: 98.72%
      Successes: 77
      Failures: 1
      Flakes: 0

      View the test details report for additional context.

        1. azurebug2.jpg
          azurebug2.jpg
          278 kB
        2. azurebug.jpg
          azurebug.jpg
          305 kB
        3. image-2025-06-05-12-12-46-839.png
          image-2025-06-05-12-12-46-839.png
          356 kB
        4. image-2025-06-05-12-12-19-614.png
          image-2025-06-05-12-12-19-614.png
          333 kB

              rhn-engineering-dgoodwin Devan Goodwin
              lmeyer@redhat.com Luke Meyer
              None
              None
              Ge Liu Ge Liu
              None
              Votes:
              0 Vote for this issue
              Watchers:
              8 Start watching this issue

                Created:
                Updated:
                Resolved: