Uploaded image for project: 'OpenShift Bugs'
  1. OpenShift Bugs
  2. OCPBUGS-52152

30 Second Disruption Outage During Vsphere Upgrade

XMLWordPrintable

    • Quality / Stability / Reliability
    • False
    • Hide

      None

      Show
      None
    • None
    • None
    • None
    • None
    • None
    • Rejected
    • None
    • None
    • None
    • None
    • None
    • None
    • None
    • None

      Starting with Networking / router but reassign as appropriate.

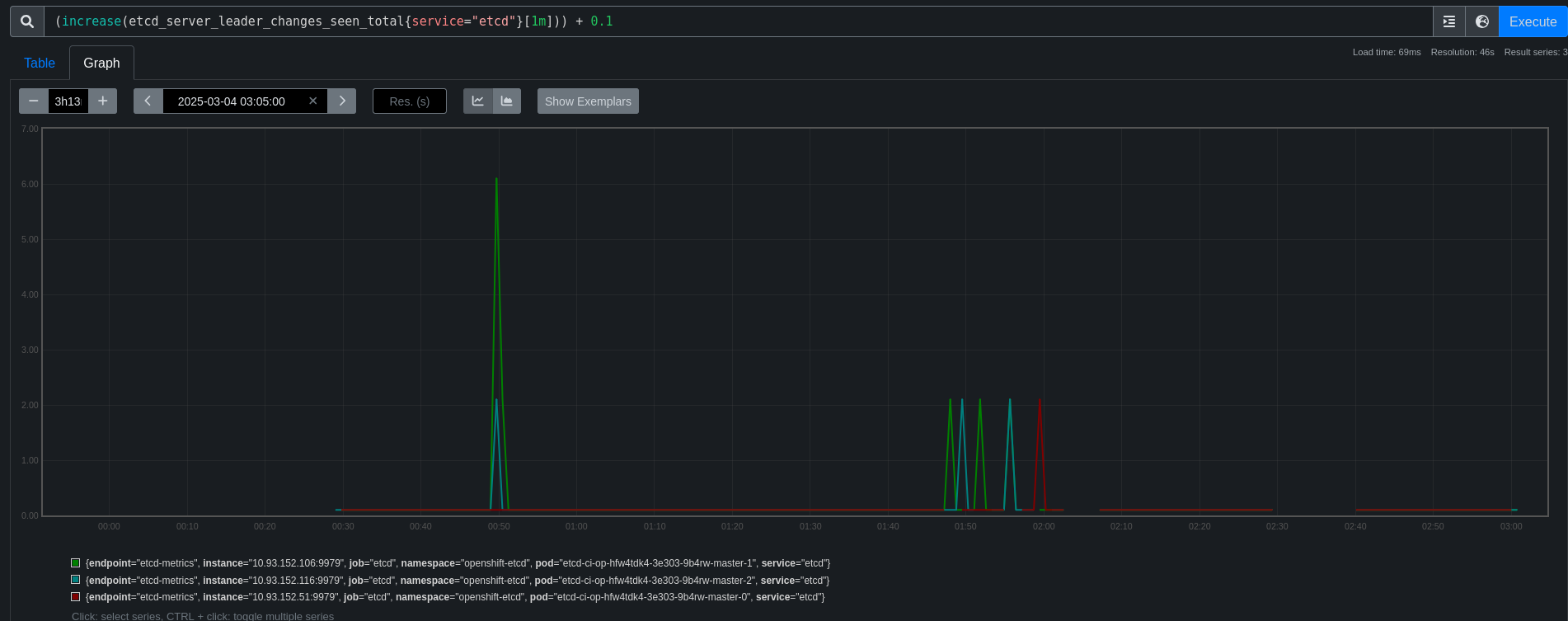
      We have detected a large spike in vsphere disruption recently

      Reviewing periodic-ci-openshift-release-master-ci-4.19-upgrade-from-stable-4.18-e2e-vsphere-ovn-upgrade/1894941148963672064 show that on the 3rd master node update (master-0) we can see disruption far outside the norm

      We expect master-0 to be unavailable during the upgrade but both master-1 and 2 show issues like

      Feb 27 04:37:12.513718 ci-op-js44mi3w-c9cbb-xqrlk-master-1 kubenswrapper[2748]: I0227 04:37:12.513700    2748 streamwatcher.go:111] Unexpected EOF during watch stream event decoding: unexpected EOF
      Feb 27 04:37:12.513762 ci-op-js44mi3w-c9cbb-xqrlk-master-1 kubenswrapper[2748]: I0227 04:37:12.513756    2748 streamwatcher.go:111] Unexpected EOF during watch stream event decoding: unexpected EOF
      Feb 27 04:37:12.513836 ci-op-js44mi3w-c9cbb-xqrlk-master-1 kubenswrapper[2748]: I0227 04:37:12.513810    2748 streamwatcher.go:111] Unexpected EOF during watch stream event decoding: unexpected EOF
      Feb 27 04:37:15.840207 ci-op-js44mi3w-c9cbb-xqrlk-master-1 kubenswrapper[2748]: I0227 04:37:15.840170    2748 ???:1] "http: TLS handshake error from 10.93.251.91:59764: EOF"
      Feb 27 04:37:20.840601 ci-op-js44mi3w-c9cbb-xqrlk-master-1 kubenswrapper[2748]: I0227 04:37:20.840568    2748 ???:1] "http: TLS handshake error from 10.93.251.91:59816: EOF"
      Feb 27 04:37:25.841147 ci-op-js44mi3w-c9cbb-xqrlk-master-1 kubenswrapper[2748]: I0227 04:37:25.841106    2748 ???:1] "http: TLS handshake error from 10.93.251.91:43462: EOF"
      
      Feb 27 04:37:12.513704 ci-op-js44mi3w-c9cbb-xqrlk-master-2 kubenswrapper[2853]: I0227 04:37:12.513306    2853 streamwatcher.go:111] Unexpected EOF during watch stream event decoding: unexpected EOF
      Feb 27 04:37:12.513704 ci-op-js44mi3w-c9cbb-xqrlk-master-2 kubenswrapper[2853]: I0227 04:37:12.513355    2853 streamwatcher.go:111] Unexpected EOF during watch stream event decoding: unexpected EOF
      Feb 27 04:37:12.513704 ci-op-js44mi3w-c9cbb-xqrlk-master-2 kubenswrapper[2853]: I0227 04:37:12.513366    2853 streamwatcher.go:111] Unexpected EOF during watch stream event decoding: unexpected EOF
      Feb 27 04:37:13.117079 ci-op-js44mi3w-c9cbb-xqrlk-master-2 kubenswrapper[2853]: E0227 04:37:13.117034    2853 webhook.go:269] Failed to make webhook authorizer request: Post "https://api-int.ci-op-js44mi3w-c9cbb.vmc-ci.devcluster.openshift.com:6443/apis/authorization.k8s.io/v1/subjectaccessreviews": dial tcp 10.93.251.16:6443: connect: connection refused
      Feb 27 04:37:13.117079 ci-op-js44mi3w-c9cbb-xqrlk-master-2 kubenswrapper[2853]: E0227 04:37:13.117072    2853 server.go:339] "Authorization error" err="Post \"https://api-int.ci-op-js44mi3w-c9cbb.vmc-ci.devcluster.openshift.com:6443/apis/authorization.k8s.io/v1/subjectaccessreviews\": dial tcp 10.93.251.16:6443: connect: connection refused" user="system:serviceaccount:openshift-monitoring:prometheus-k8s" verb="get" resource="nodes" subresource="metrics"
      Feb 27 04:37:13.205469 ci-op-js44mi3w-c9cbb-xqrlk-master-2 kubenswrapper[2853]: E0227 04:37:13.205432    2853 webhook.go:269] Failed to make webhook authorizer request: Post "https://api-int.ci-op-js44mi3w-c9cbb.vmc-ci.devcluster.openshift.com:6443/apis/authorization.k8s.io/v1/subjectaccessreviews": dial tcp 10.93.251.16:6443: connect: connection refused
      Feb 27 04:37:13.205469 ci-op-js44mi3w-c9cbb-xqrlk-master-2 kubenswrapper[2853]: E0227 04:37:13.205465    2853 server.go:339] "Authorization error" err="Post \"https://api-int.ci-op-js44mi3w-c9cbb.vmc-ci.devcluster.openshift.com:6443/apis/authorization.k8s.io/v1/subjectaccessreviews\": dial tcp 10.93.251.16:6443: connect: connection refused" user="system:serviceaccount:openshift-monitoring:prometheus-k8s" verb="get" resource="nodes" subresource="metrics"
      Feb 27 04:37:14.848683 ci-op-js44mi3w-c9cbb-xqrlk-master-2 kubenswrapper[2853]: E0227 04:37:14.848646    2853 webhook.go:269] Failed to make webhook authorizer request: Post "https://api-int.ci-op-js44mi3w-c9cbb.vmc-ci.devcluster.openshift.com:6443/apis/authorization.k8s.io/v1/subjectaccessreviews": dial tcp 10.93.251.16:6443: connect: connection refused
      Feb 27 04:37:14.848683 ci-op-js44mi3w-c9cbb-xqrlk-master-2 kubenswrapper[2853]: E0227 04:37:14.848679    2853 server.go:339] "Authorization error" err="Post \"https://api-int.ci-op-js44mi3w-c9cbb.vmc-ci.devcluster.openshift.com:6443/apis/authorization.k8s.io/v1/subjectaccessreviews\": dial tcp 10.93.251.16:6443: connect: connection refused" user="system:serviceaccount:openshift-monitoring:prometheus-k8s" verb="get" resource="nodes" subresource="metrics"
      Feb 27 04:37:16.510188 ci-op-js44mi3w-c9cbb-xqrlk-master-2 kubenswrapper[2853]: I0227 04:37:16.510144    2853 ???:1] "http: TLS handshake error from 10.93.251.64:54846: EOF"
      Feb 27 04:37:16.727311 ci-op-js44mi3w-c9cbb-xqrlk-master-2 kubenswrapper[2853]: E0227 04:37:16.727275    2853 webhook.go:269] Failed to make webhook authorizer request: Post "https://api-int.ci-op-js44mi3w-c9cbb.vmc-ci.devcluster.openshift.com:6443/apis/authorization.k8s.io/v1/subjectaccessreviews": dial tcp 10.93.251.16:6443: connect: connection refused
      Feb 27 04:37:16.727311 ci-op-js44mi3w-c9cbb-xqrlk-master-2 kubenswrapper[2853]: E0227 04:37:16.727305    2853 server.go:339] "Authorization error" err="Post \"https://api-int.ci-op-js44mi3w-c9cbb.vmc-ci.devcluster.openshift.com:6443/apis/authorization.k8s.io/v1/subjectaccessreviews\": dial tcp 10.93.251.16:6443: connect: connection refused" user="system:serviceaccount:openshift-monitoring:prometheus-k8s" verb="get" resource="nodes" subresource="metrics"
      Feb 27 04:37:21.509542 ci-op-js44mi3w-c9cbb-xqrlk-master-2 kubenswrapper[2853]: I0227 04:37:21.509502    2853 ???:1] "http: TLS handshake error from 10.93.251.64:37138: EOF"
      Feb 27 04:37:26.510226 ci-op-js44mi3w-c9cbb-xqrlk-master-2 kubenswrapper[2853]: I0227 04:37:26.510076    2853 ???:1] "http: TLS handshake error from 10.93.251.64:37180: EOF"
      Feb 27 04:37:31.509480 ci-op-js44mi3w-c9cbb-xqrlk-master-2 kubenswrapper[2853]: I0227 04:37:31.509441    2853 ???:1] "http: TLS handshake error from 10.93.251.64:48868: EOF"
      Feb 27 04:37:36.509402 ci-op-js44mi3w-c9cbb-xqrlk-master-2 kubenswrapper[2853]: I0227 04:37:36.509362    2853 ???:1] "http: TLS handshake error from 10.93.251.64:48936: EOF"
      

        1. image-2025-02-27-15-23-01-774.png
          image-2025-02-27-15-23-01-774.png
          53 kB
        2. image-2025-02-27-15-28-29-029.png
          image-2025-02-27-15-28-29-029.png
          244 kB
        3. screenshot-1.png
          screenshot-1.png
          55 kB
        4. screenshot-2.png
          screenshot-2.png
          75 kB
        5. screenshot-3.png
          screenshot-3.png
          91 kB
        6. screenshot-4.png
          screenshot-4.png
          150 kB

              vrutkovs@redhat.com Vadim Rutkovsky (Inactive)
              rh-ee-fbabcock Forrest Babcock
              None
              None
              None
              None
              Votes:
              0 Vote for this issue
              Watchers:
              5 Start watching this issue

                Created:
                Updated:
                Resolved: