Uploaded image for project: 'OpenShift Bugs'
  1. OpenShift Bugs
  2. OCPBUGS-51154

Increased openshift-api Disruption

XMLWordPrintable

    • Quality / Stability / Reliability
    • False
    • Hide

      None

      Show
      None
    • None
    • None
    • None
    • None
    • None
    • Approved
    • None
    • None
    • None
    • None
    • None
    • None
    • None
    • None

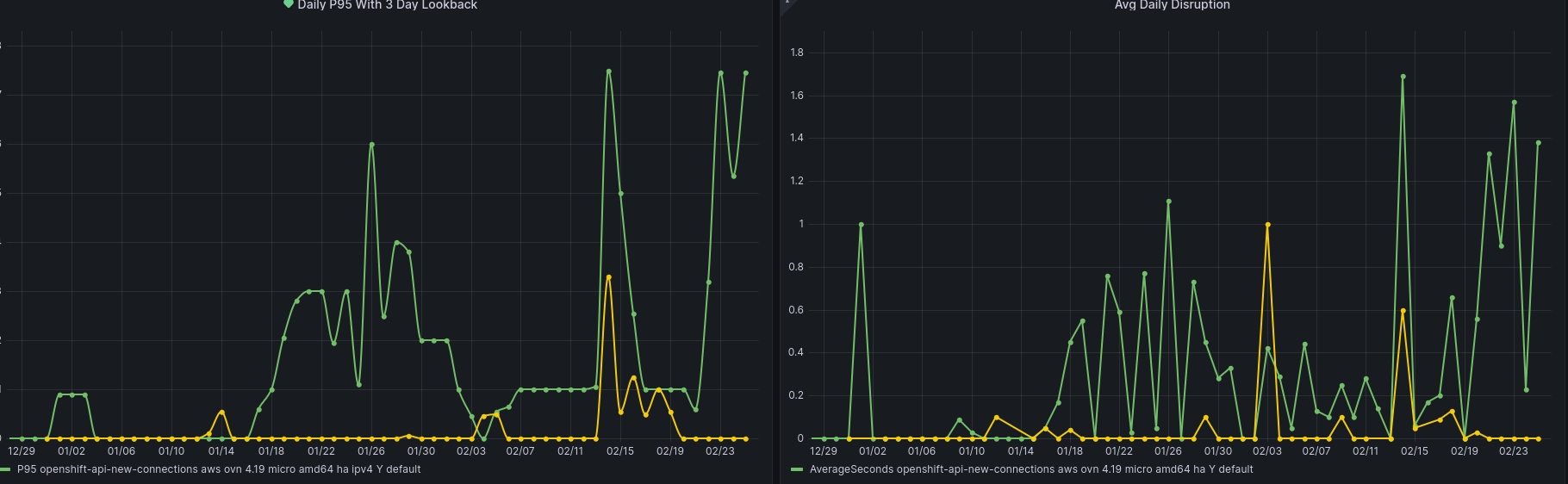
      Beginning around 1/15 an increase in disruption has been detected across openshift-api backends.

      This frequently happens during conformance testing after any upgrade has completed as seen in 4.19-e2e-aws-ovn-upgrade/1879411183967014912 - This job upgrades to `release:4.19.0-0.nightly-2025-01-15-060507` and at the moment is the earliest detection of the pattern described here.

      Disruption is shown in the conformance intervals - spyglass_20250115-075108:

      Additionally at the same time in the intervals are pod log entries for etcd indicating 'apply request took too long':

      In the event-filter at that time (07:54 in this case) we see ProbeError and Unhealthy event reasons for openshift-kube-apiserver / openshift-apiserver.

      Looking at PromeCIeus using

      histogram_quantile(0.99, sum(rate(apiserver_request_duration_seconds_bucket{subresource!="log",verb!~"WATCH|WATCHLIST|PROXY"}[5m])) by(resource,le))
      

      we can see the request duration spike for a number of resources at that time:

      Reviewing backend-disruption_20250115-075108.json and selecting the request-audit-id for one of the failures like:

      "Jan 15 07:54:04.483 - 999ms E backend-disruption-name/kube-api-reused-connections connection/reused disruption/openshift-tests reason/DisruptionBegan request-audit-id/6a2233a6-4f0f-435a-b11d-132185f218bf backend-disruption-name/kube-api-reused-connections connection/reused disruption/openshift-tests stopped responding to GET requests over reused connections: Get \"https://api.ci-op-9f1drtlh-36e26.aws-2.ci.openshift.org:6443/api/v1/namespaces/default\": net/http: timeout awaiting response headers",
      

      we can locate that entry in the audit logs and see the latency appears to be with etcd

      "auditID":"6a2233a6-4f0f-435a-b11d-132185f218bf"
      "apiserver.latency.k8s.io/etcd":"16.000126231s"
      "apiserver.latency.k8s.io/total":"16.006017506s"
      
      "Failure","message":"context canceled","code":500
      

      Looking to start this investigation with apiserver and potentially rit team though obviously understanding the cause of the etcd latency is key.

        1. image-2025-02-25-20-09-11-679.png
          image-2025-02-25-20-09-11-679.png
          28 kB
        2. screenshot-1.png
          screenshot-1.png
          15 kB
        3. screenshot-2.png
          screenshot-2.png
          30 kB
        4. screenshot-3.png
          screenshot-3.png
          179 kB
        5. screenshot-4.png
          screenshot-4.png
          120 kB

              Unassigned Unassigned
              rh-ee-fbabcock Forrest Babcock
              None
              None
              Ke Wang Ke Wang
              None
              Votes:
              0 Vote for this issue
              Watchers:
              6 Start watching this issue

                Created:
                Updated:
                Resolved: