Uploaded image for project: 'OpenShift Bugs'
  1. OpenShift Bugs
  2. OCPBUGS-15430

KubeAPIDown alert rename and/or degraded status

XMLWordPrintable

    • Quality / Stability / Reliability
    • False
    • Hide

      None

      Show
      None
    • None
    • Low
    • No
    • None
    • None
    • None
    • None
    • None
    • None
    • None
    • None
    • None
    • None

      Description of problem:

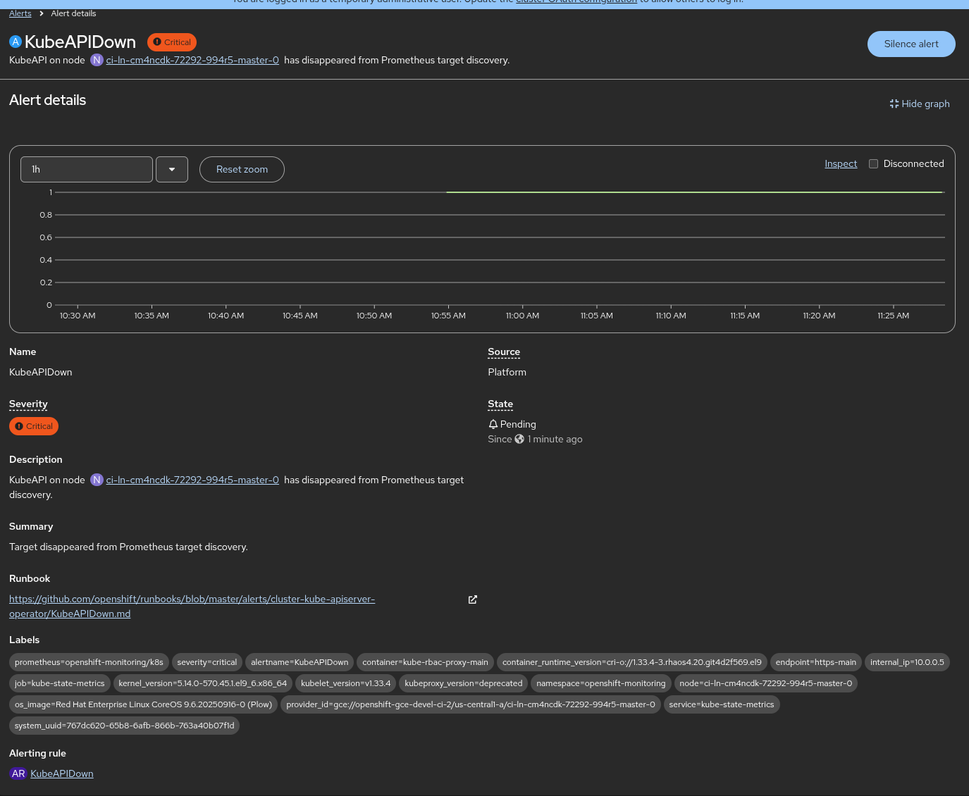
      The alert KubeAPIDown is not reflecting what really the alert means. 
      
      In the summary, it's indicated that 
      
        "Target disappeared from Prometheus target discovery"
      
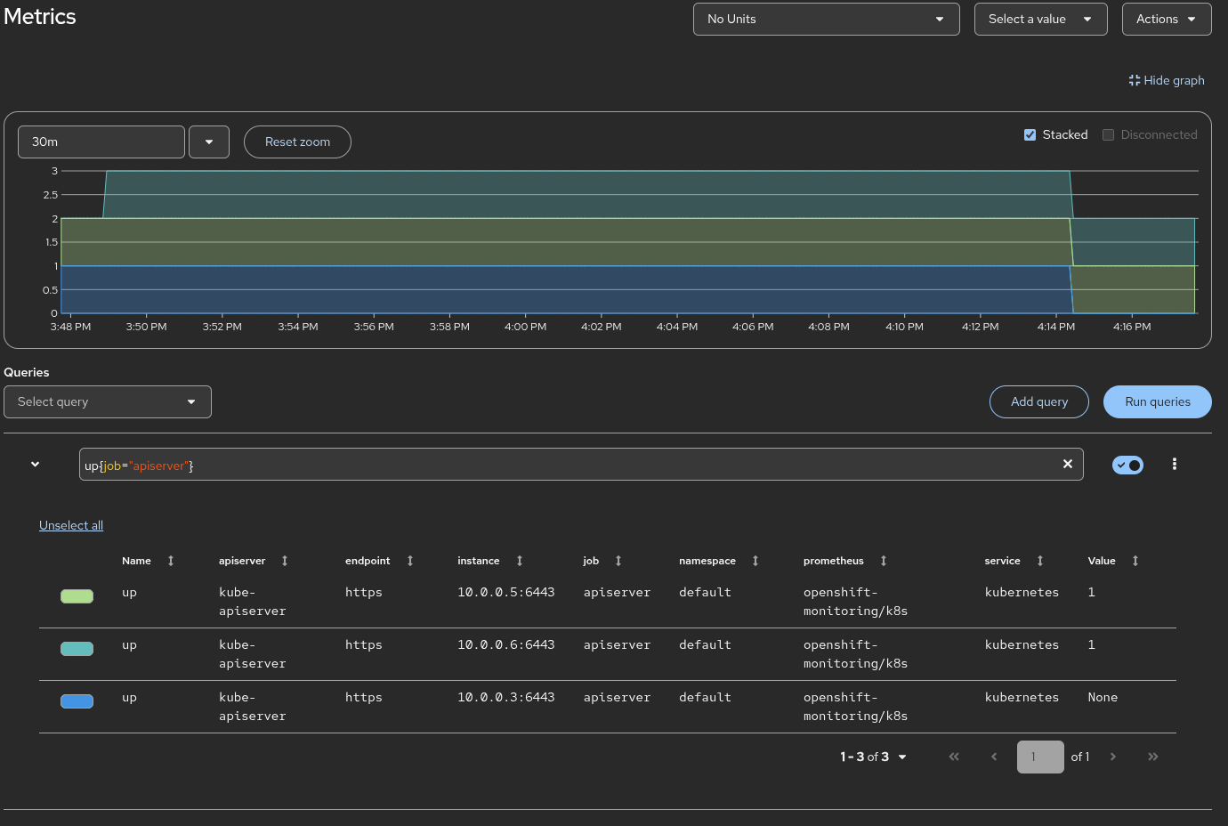
      but really, the only values are 0 or 1 for this alert, then, if you bring down a kubeapi server, this alert is not triggered.

      Version-Release number of selected component (if applicable):

      4.13 and previous

      How reproducible:

      Always. Shutting down a master node

      Steps to Reproduce:

      1. Shutdown a master node
      2. Wait and check the alert KubeAPIDown never is triggered since it's 1 or 2 and 2 apiserver are up. 

      Actual results:

      The alert is not reflecting the summary:
      
        "Target disappeared from Prometheus target discovery"

      Expected results:

      The alert is triggered if we respect the summary and the alertname. Then 2 possible options that they could go together:
      
      1. Create an alert that reflects the status of the kubeapi server pods. Then, a apiserver pod is down, it's reflected as a degraded status
      2. Modify the current alert to the name summary to reflect the really monitored

      Additional info:

       

              tjungblu@redhat.com Thomas Jungblut
              rhn-support-ocasalsa Oscar Casal Sanchez
              None
              None
              Junqi Zhao Junqi Zhao
              None
              Votes:
              1 Vote for this issue
              Watchers:
              16 Start watching this issue

                Created:
                Updated:
                Resolved: