-
Bug
-
Resolution: Duplicate
-
Normal
-
None
-
4.13
-
Quality / Stability / Reliability
-
False
-
-
None
-
None
-
No
-
None
-
None
-
None
-
None
-
None
-
None
-
None
-
None
-
None
-
None
-
None
Description of problem:
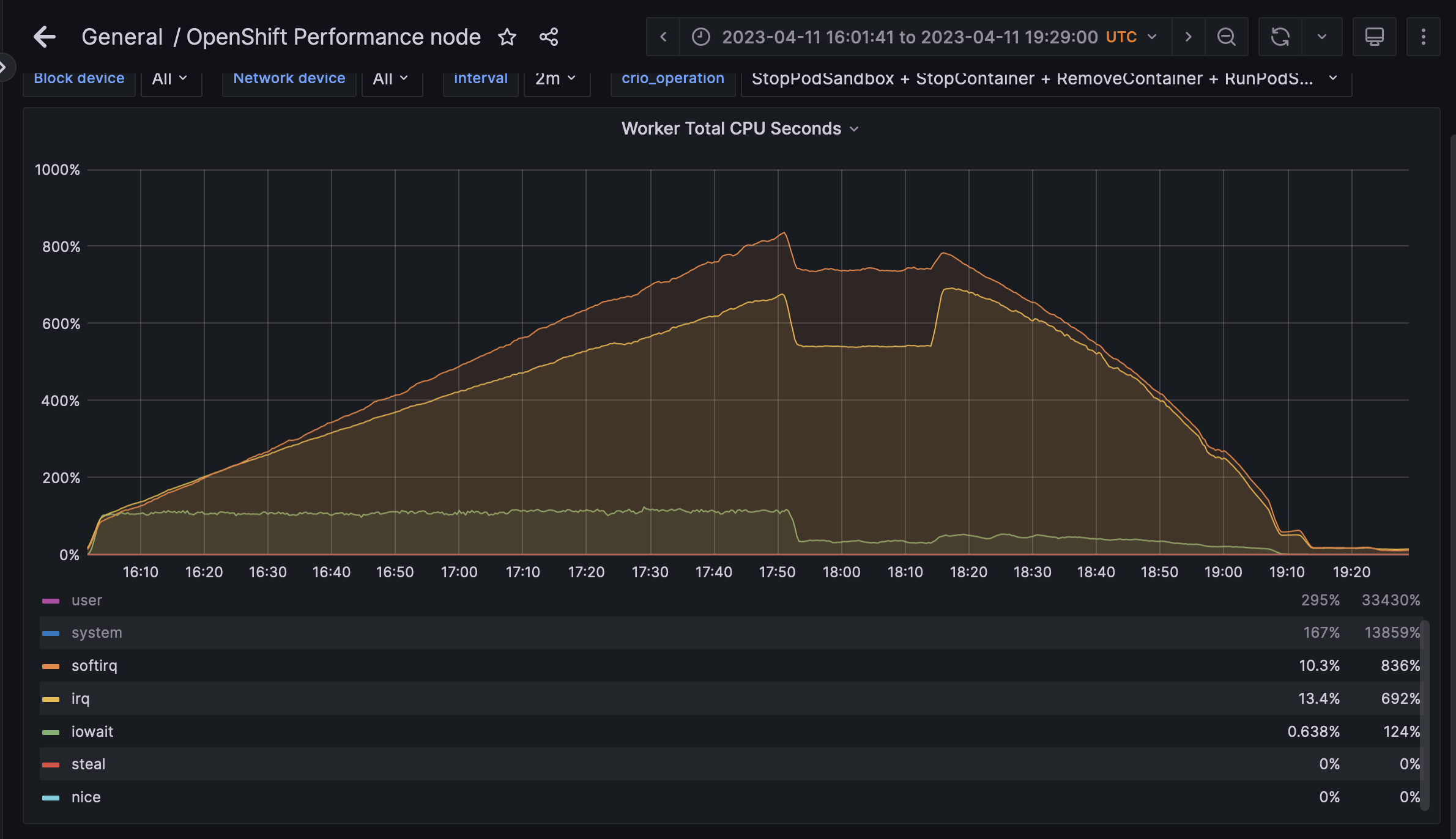
Running the same workload in a cgroupsv1-runc-conmon cluster and cgroupsv2-runc-conmon, worker nodes in the v2 cluster spend considerably more time in iowait cpu cycles compared to v1.
Version-Release number of selected component (if applicable):
4.13.0-0.nightly-2023-04-09-095122
How reproducible:
100%
Steps to Reproduce:
1. kube-burner ocp node-density-heavy
Actual results:
iowait time is higher and increasing during scaleup and significantly (10x) higher during post-scaleup steady state.
Expected results:
iowait time is comparable to cgroupsv1, which is flat during scaleup and drops off during steady-state.
Additional info: