Uploaded image for project: 'Network Observability'
  1. Network Observability
  2. NETOBSERV-2288

Secondary interface flows are not enriched

    • Quality / Stability / Reliability
    • False
    • Hide

      None

      Show
      None
    • None
    • Critical
    • None
    • None
    • NetObserv - Sprint 272
    • None
    • None
    • None

      Description of problem:

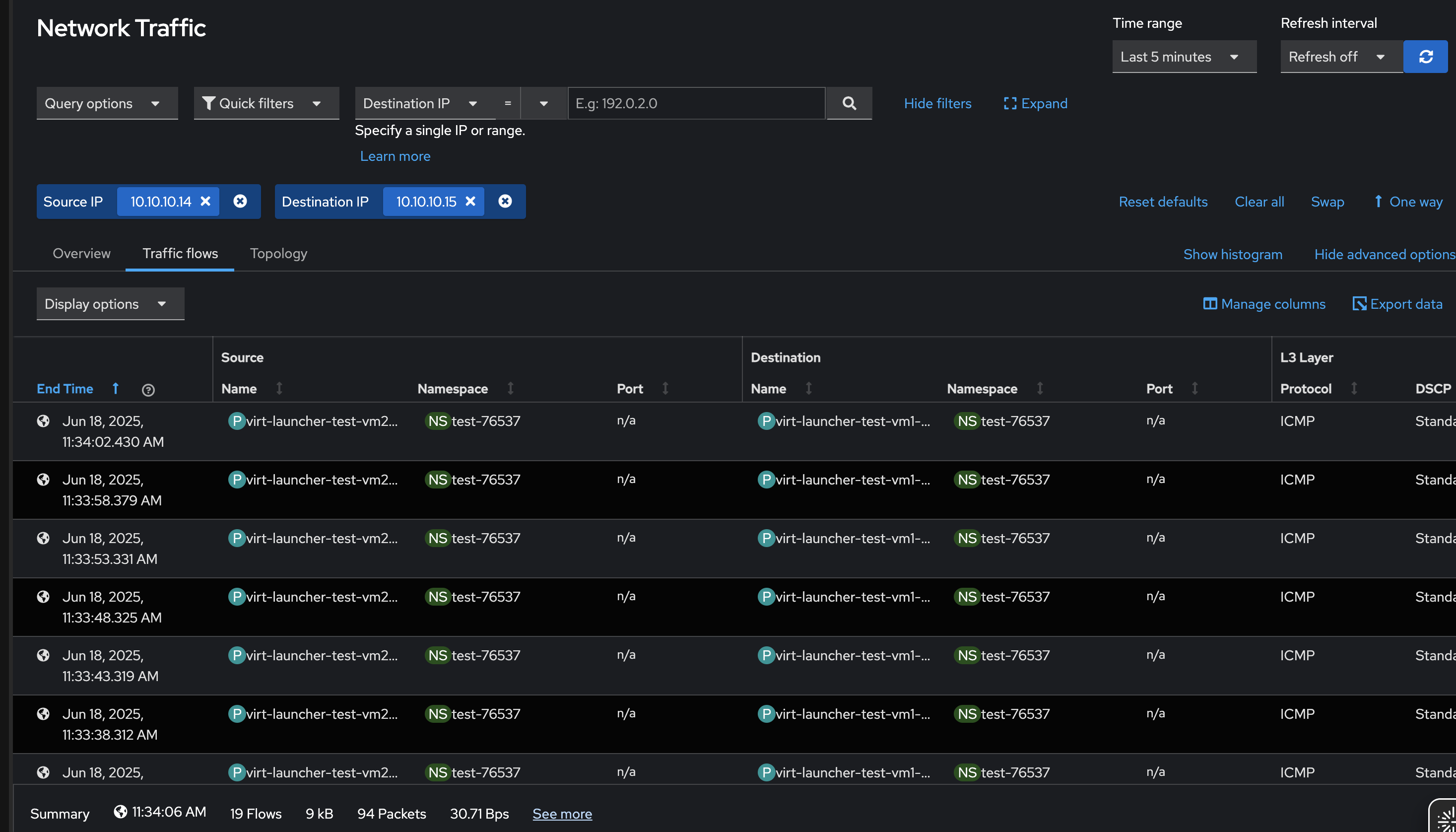
      Flows related to secondary interface are not enriched with other info

      Steps to Reproduce: 

      OCP-76537

      1. Execute secondary interface test above/ bring up an env with secondary interface
      2. Deploy flowcollector with secondary interface config in processor advanced section
      

      Actual results:

      Flows are not enriched

      Expected results:

      Flows should be enriched

      Slack convo: thread

              jtakvori Joel Takvorian
              rhn-support-aramesha Amogh Rameshappa Devapura
              None
              None
              None
              Amogh Rameshappa Devapura Amogh Rameshappa Devapura
              None
              Votes:
              0 Vote for this issue
              Watchers:
              3 Start watching this issue

                Created:
                Updated:
                Resolved: