-
Bug
-
Resolution: Duplicate
-
Major
-
None
-
None
-
None
-
None
-
Quality / Stability / Reliability
-
False
-
-
None
-
None
-
None
-
None
-
NetObserv - Sprint 272
-
None
-
None
-
None
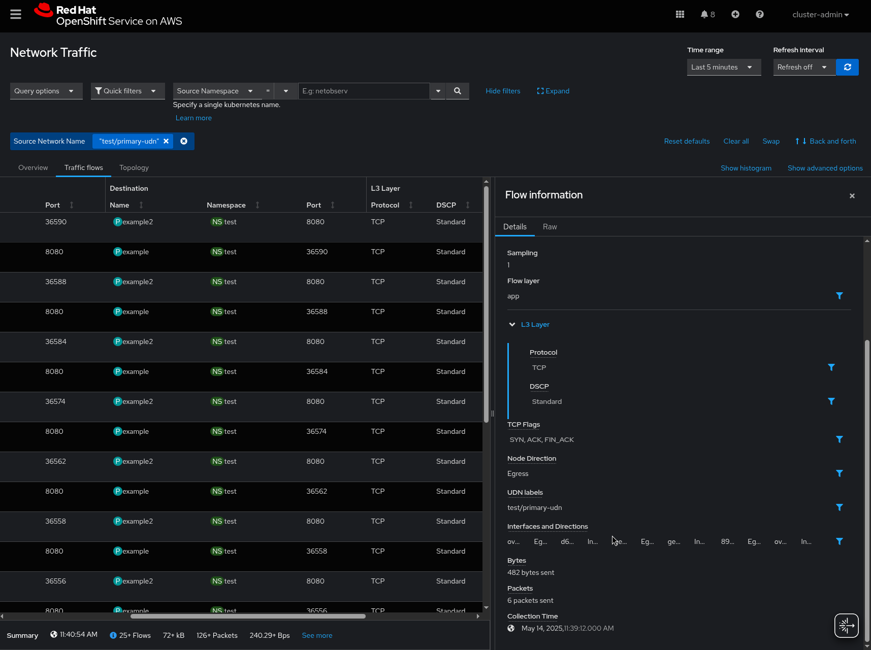
Description of problem:
The table display truncates interfaces list when too many are involved
Steps to Reproduce:
Running OCP 4.18.11
1. Create a UDN 2. Generate some traffic between two pods
Actual results:
Some flows get up to 6 interfaces The display is truncated
Expected results:
The table should either have bigger field or put a "show more" in the field instead The side panel should adapt properly


- clones
-
NETOBSERV-2256 Do not truncate text in details panel
-
- Closed
-