Uploaded image for project: 'Network Observability'
  1. Network Observability
  2. NETOBSERV-2257

eBPF Interfaces / Exclude interfaces not working properly when agent is privileged

    • Icon: Bug Bug
    • Resolution: Done
    • Icon: Major Major
    • netobserv-1.9
    • netobserv-1.8
    • eBPF
    • None
    • Quality / Stability / Reliability
    • False
    • Hide

      None

      Show
      None
    • None
    • None
    • None
    • None
    • NetObserv - Sprint 271, NetObserv - Sprint 272
    • None
    • None
    • Hide
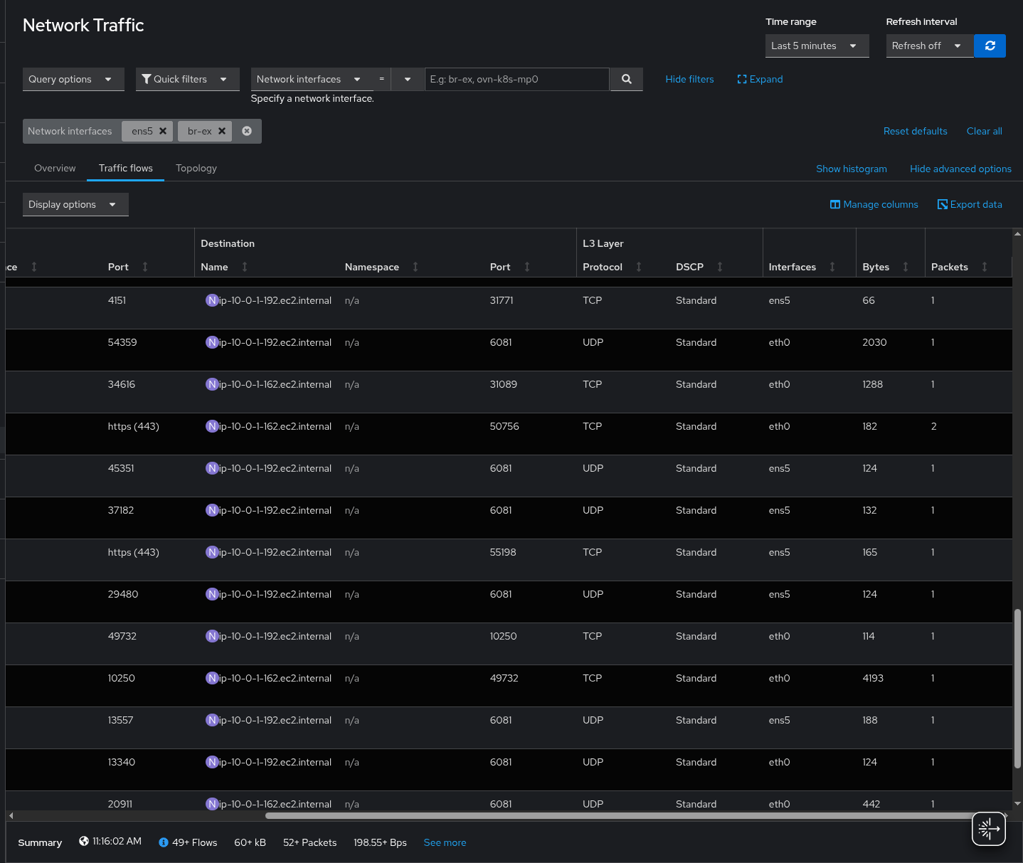
      Previously, network flows may have incorrectly identified the network interfaces in use, especially with a risk of mixing up "eth0" and "ens5". This issue only occurred when the eBPF agents were configured as Privileged.
      With this fix, the network interfaces should be correctly identified.
      Show
      Previously, network flows may have incorrectly identified the network interfaces in use, especially with a risk of mixing up "eth0" and "ens5". This issue only occurred when the eBPF agents were configured as Privileged. With this fix, the network interfaces should be correctly identified.

      Description of problem:

      Setting interfaces / exclude interfaces on eBPF agent doesn't work as expected when the privileged flag is true
      It's working properly when false

      Steps to Reproduce:

      1. Set an expected interface to include / exclude such as ens5
      2. Run the agent
      3. The collected flow show include / exclude properly
      

      Actual results:

      Excluding an interface is not working at all since we still get flows on it
      Including an interface partially works as the interface is collected but alongside others (eth0 + ens5 for the ens5 filter only)

      Expected results:

      eBPF agent should filter interfaces based on what's specified

       

      See https://github.com/netobserv/network-observability-cli/pull/209#issuecomment-2879396074 

        1. screenshot-1.png
          159 kB
          Julien Pinsonneau
        2. screenshot-2.png
          161 kB
          Julien Pinsonneau

              jtakvori Joel Takvorian
              jpinsonn@redhat.com Julien Pinsonneau
              None
              None
              None
              Mehul Modi Mehul Modi
              None
              Votes:
              0 Vote for this issue
              Watchers:
              3 Start watching this issue

                Created:
                Updated:
                Resolved: