-
Bug
-
Resolution: Done
-
Major
-
netobserv-1.8.1
-
Quality / Stability / Reliability
-
False
-
-
None
-
None
-
None
-
None
-
NetObserv - Sprint 271
-
None
-
None
-
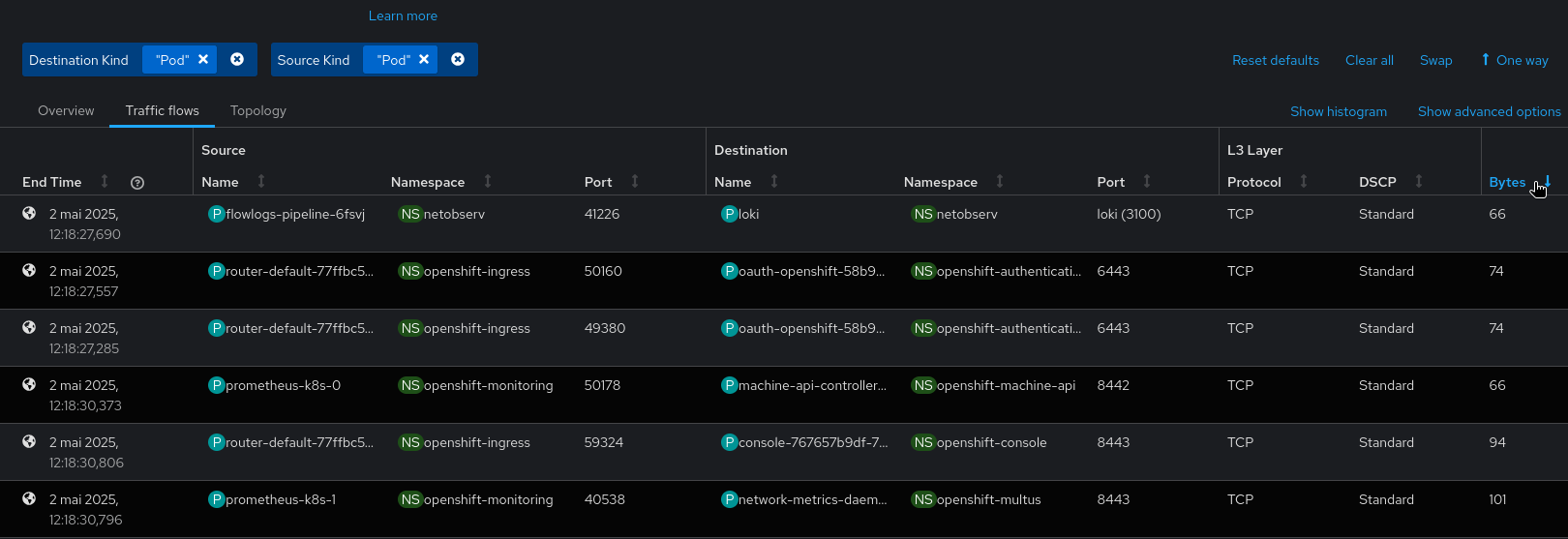
A bug was preventing users to sort flows by Bytes or Packets in the Traffic flows view of the Console plugin. It is now fixed, allowing to sort flows as expected.
As shown on this screenshot, clicking on the "Bytes" or "Packets" column header from the Traffic flows view doesn't have any effect. It should sort rows by that field.
