Uploaded image for project: 'Network Observability'
  1. Network Observability
  2. NETOBSERV-1935

Metrics support in FLP for lists

    • Icon: Story Story
    • Resolution: Done
    • Icon: Undefined Undefined
    • None
    • None
    • None
    • None
    • None
    • None
    • NetObserv - Sprint 261, NetObserv - Sprint 262, NetObserv - Sprint 263

      The FlowMetrics API needs to be improved to allow having labels and/or filters set on list fields (NetworkEvents is a list).

      For instance, we want to be able to define a metric such as:

      Def:{
        Name: network_policy_verdict
        Filters: [{Key: "networkEvents.type", Value: "acl"}]
        Labels: [SrcPod, DstPod, networkEvents.name]
        Remap: {"networkEvents.name": "name"}
      }

      (this is just an example, not a design reference)

       

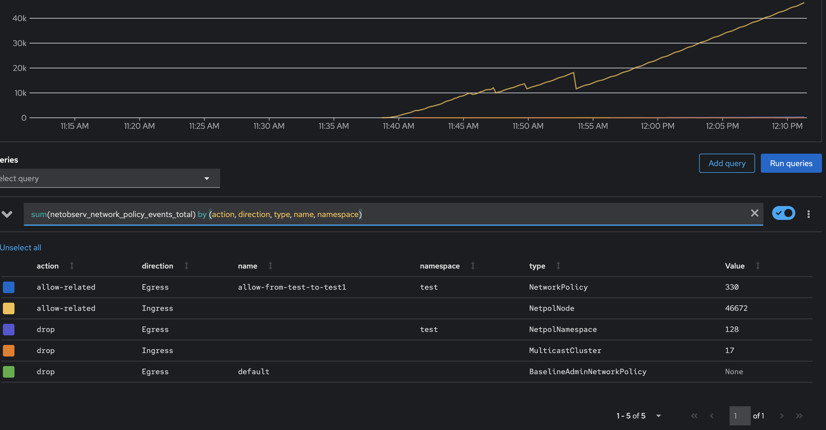
      Here's a working example of a metric using this feature, with the Interfaces field:

      apiVersion: flows.netobserv.io/v1alpha1
      kind: FlowMetric
      metadata:
        name: per-interface
        namespace: netobserv
      spec:
        metricName: per_interface
        type: Counter
        labels: [Interfaces]
        flatten: [Interfaces]
        remap:
          Interfaces: interface 

              jtakvori Joel Takvorian
              jtakvori Joel Takvorian
              None
              None
              Mehul Modi Mehul Modi
              None
              Votes:
              0 Vote for this issue
              Watchers:
              2 Start watching this issue

                Created:
                Updated:
                Resolved: