• None
    • False
    • None
    • False
    • 2
    • None
    • None
    • NetObserv - Sprint 214, NetObserv - Sprint 215

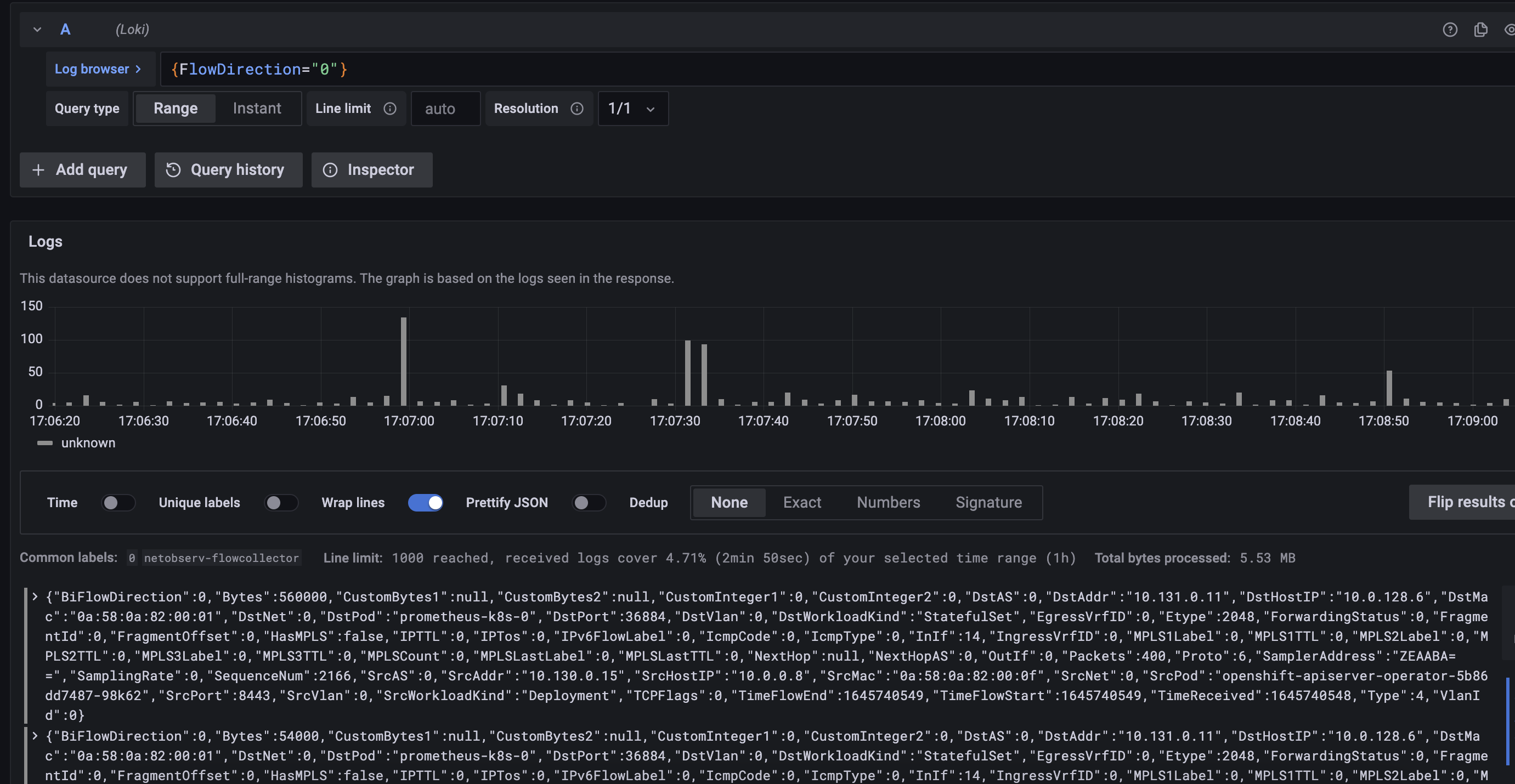
      FlowDirection is a bounded field (0 or 1), by default queries will have a filter set on it (FlowDirection=0), so it's a perfect candidate for inclusion in Loki indexes.

              jpinsonn@redhat.com Julien Pinsonneau
              jtakvori Joel Takvorian
              None
              None
              Mehul Modi Mehul Modi
              None
              Votes:
              0 Vote for this issue
              Watchers:
              3 Start watching this issue

                Created:
                Updated:
                Resolved: