Uploaded image for project: 'Network Edge'
  1. Network Edge
  2. NE-1335

[GWAPI-GA] Add telemetry that measures who is using Gateway API

XMLWordPrintable

    • Icon: Epic Epic
    • Resolution: Done
    • Icon: Major Major
    • openshift-4.21
    • None
    • None
    • Add telemetry for PM
    • In Progress
    • Product / Portfolio Work
    • OCPSTRAT-1798Gateway API using Istio for Cluster Ingress - Post GA tasks
    • 0% To Do, 29% In Progress, 71% Done
    • False
    • Hide

      None

      Show
      None
    • False
    • M
    • 5
    • 0

      As a PM, I would like to know who is using the Gateway API and which implementations did they choose

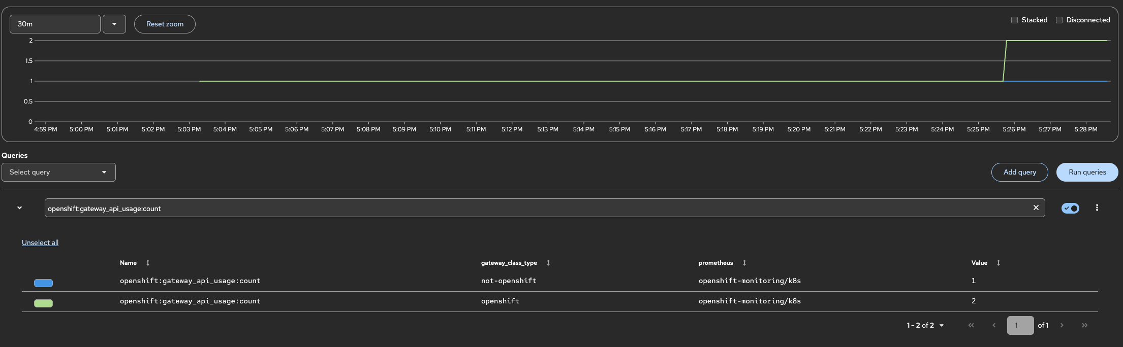
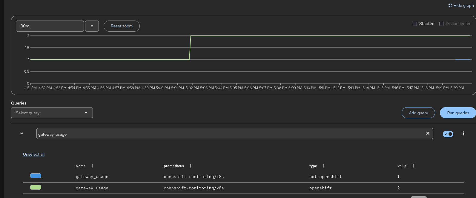
      Add metrics for the GatewayClasses in use on a cluster, including other GWAPI implementations than our own (like F5).

      Telemetry to tell us who is using the feature  - openshift gatewayclass in use, other gatewayclasses in use.  Use EBS number.  See NE-682 for details on what was done in the past.  Existing HAProxy metrics already tell us how many routes people are using, so no new metrics needed for determining whether HAProxy is still in use.

      See https://rhobs-handbook.netlify.app/products/openshiftmonitoring/telemetry.md/ to get started.

      Acceptance Criteria:

      • produce one-pager design
      • review design with Marc and telemetry team (telemetry team needs to facilitate addition of metric/s)
      • publish metrics on the GatewayClasses, and their controllerNames
      • [stretch] object status

        1. image.png
          52 kB
          Ricardo Pchevuzinske Katz
        2. image-2025-11-25-17-30-48-228.png
          84 kB
          Ishmam Amin

              rh-ee-rpchevuz Ricardo Pchevuzinske Katz
              cholman@redhat.com Candace Holman
              None
              Ishmam Amin Ishmam Amin
              None
              Votes:
              1 Vote for this issue
              Watchers:
              13 Start watching this issue

                Created:
                Updated:
                Resolved: