Uploaded image for project: 'Migration Toolkit for Virtualization'
  1. Migration Toolkit for Virtualization
  2. MTV-4381

Metrics showing wrong results when using vCenter to local remote

XMLWordPrintable

    • Icon: Bug Bug
    • Resolution: Unresolved
    • Icon: Normal Normal
    • None
    • 2.11.0
    • Inventory
    • Quality / Stability / Reliability
    • False
    • Hide

      None

      Show
      None
    • True

      Description of problem:

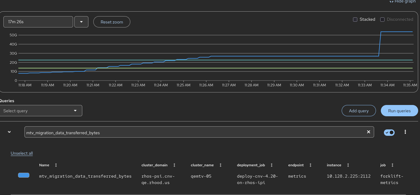
      While been testing the MTV metrics 'mtv_migration_data_transferred_bytes'
      I used the source vCenter-8 and the the target host - the results were fine and valid
      When i used the source vCenter-8 and the target remote local host the results were invalid 

      Version-Release number of selected component (if applicable):

      ├── OCP version: 4.20.11
      ├── MTV version: 2.11.0 (redhat-osbs-on-pr-afccaf24be7be28288a7af3db46843fcacac9e9d)
      └── CNV version: 4.20.5

      How reproducible:

      Always
      

      Steps to Reproduce:

      1. Create vCenter-8 provider
      2. Create Openshift local host provider with token
      3. Create a plan for random VM and start migration
      
      * oc mtv create provider host-remote --type openshift --token=[Token] --url https://api.qemtv-05.rhos-psi.cnv-qe.rhood.us:6443 --provider-insecure-skip-tls
      
      * oc mtv create plan plan-win2022 -S vmware-8 --vms "Ameen-win2022" --target host-remote
      
      * oc mtv start plan plan-win-2022
      
      
      export TOKEN=$(oc whoami -t)
      export M_HOST=$(oc get route thanos-querier -n openshift-monitoring -o jsonpath='{.spec.host}')
      curl -k -H "Authorization: Bearer $TOKEN" "https://$M_HOST/api/v1/query?query=mtv_migration_data_transferred_bytes" | jq
      

      Actual results:

                   "metric": {
                "__name__": "mtv_migration_data_transferred_bytes",
                "cluster_domain": "rhos-psi.cnv-qe.rhood.us",
                "cluster_name": "qemtv-05",
                "deployment_job": "deploy-cnv-4.20-on-rhos-ipi",
                "endpoint": "metrics",
                "instance": "10.128.2.225:2112",
                "job": "forklift-metrics",
                "mode": "Cold",
                "namespace": "openshift-mtv",
                "owner": "mtv-qe-user@redhat.com",
                "plan": "76e6bf25-448c-4da3-960d-6b54111f86c5",
                "pod": "forklift-controller-67f595747b-kh98j",
                "prometheus": "openshift-monitoring/k8s",
                "provider": "vsphere",
                "service": "forklift-metrics",
                "target": "Local"
              },
              "value": [
                1768921075.353,
                "22548578304"
              ]

      Expected results:

            {
              "metric": {
                "__name__": "mtv_migration_data_transferred_bytes",
                "cluster_domain": "rhos-psi.cnv-qe.rhood.us",
                "cluster_name": "qemtv-05",
                "deployment_job": "deploy-cnv-4.20-on-rhos-ipi",
                "endpoint": "metrics",
                "instance": "10.128.2.225:2112",
                "job": "forklift-metrics",
                "mode": "Cold",
                "namespace": "openshift-mtv",
                "owner": "mtv-qe-user@redhat.com",
                "plan": "0578843f-a3c0-403a-9543-5e4fcb6562f2",
                "pod": "forklift-controller-67f595747b-kh98j",
                "prometheus": "openshift-monitoring/k8s",
                "provider": "vsphere",
                "service": "forklift-metrics",
                "target": "Remote"
              },
              "value": [
                1768921075.353,
                "53687091200"
              ]
      

      Additional info:

       

        1. plan.yaml
          6 kB
          Ameen Barakat
        2. virt-v2v.logs
          5.36 MB
          Ameen Barakat
        3. forklift-controller.logs
          5.52 MB
          Ameen Barakat
        4. Screenshot From 2026-01-20 14-36-54.png
          53 kB
          Stefan Olenocin

              rh-ee-solenoci Stefan Olenocin
              rh-ee-abarakat Ameen Barakat
              Votes:
              0 Vote for this issue
              Watchers:
              4 Start watching this issue

                Created:
                Updated: