Uploaded image for project: 'Migration Toolkit for Virtualization'
  1. Migration Toolkit for Virtualization
  2. MTV-3736

Copyoffload supports migration of RDM disks we shouldn't flag it as a "critical concern" during migration creation

XMLWordPrintable

    • Quality / Stability / Reliability
    • False
    • Hide

      None

      Show
      None
    • False

      Description of problem:

      As offload supports cold migrations of RDM disks we shouldn't flag this as critical during plan creation phase, I don't know if we can separate the logic for offload vs. vddk, just raising awareness. 

      Version-Release number of selected component (if applicable):

      MTV 2.10
      OCP 4.19

      How reproducible:

      Always 
      

      Steps to Reproduce:

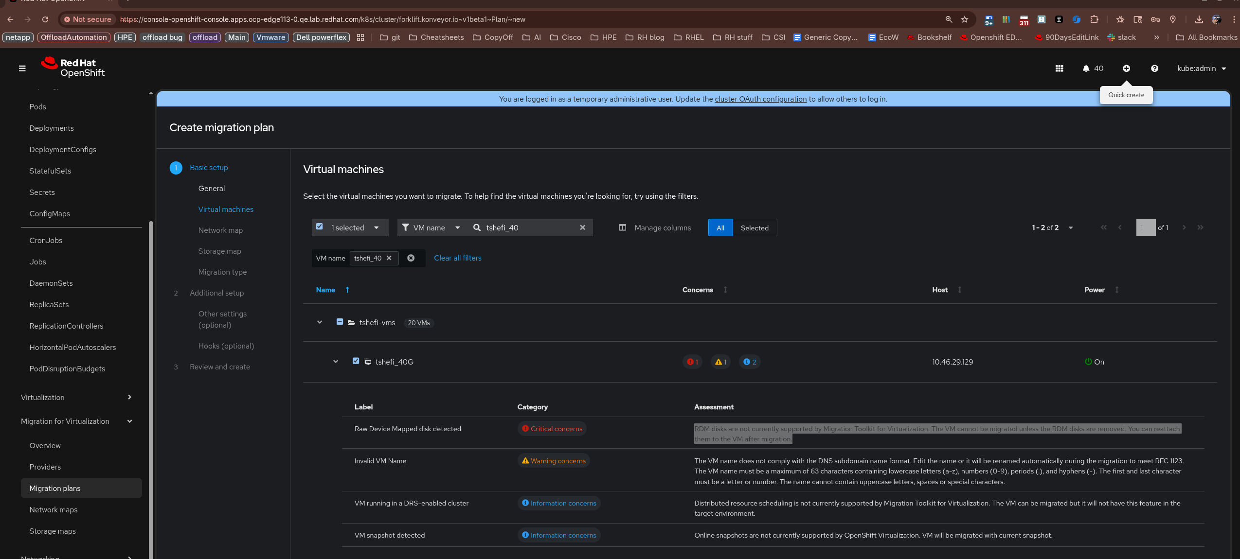
      1. Create a VM with and RDM disk, in my case it was a virtual compatibility dependent disk.
      2. Create a migration plan with said VM, notice the "critical concern"  RDM disks are not currently supported by Migration Toolkit for Virtualization. The VM cannot be migrated unless the RDM disks are removed. You can reattach them to the VM after migration.
      
      

      Actual results:

      Cold migration does work, thus the critical concern per RDM disk is invalid, ignore the "vm snapshot detected" this is expected as I was messing around.  

      Expected results:

      As we support offloading cold migrations of RDM disks, IMO this "critical concern" should be downgraded to "information concern" status.

      Additional info:

      We may also need to address thus during an inflight migration if it is mentioned there as well. 

              gcheresh@redhat.com Genadi Chereshnya
              tshefi@redhat.com Tzach Shefi
              Votes:
              0 Vote for this issue
              Watchers:
              2 Start watching this issue

                Created:
                Updated: