Uploaded image for project: 'Migration Toolkit for Virtualization'
  1. Migration Toolkit for Virtualization
  2. MTV-2736

UI Two Pod Target Network failure Isn't Propagated in VirtualMachineCreation

XMLWordPrintable

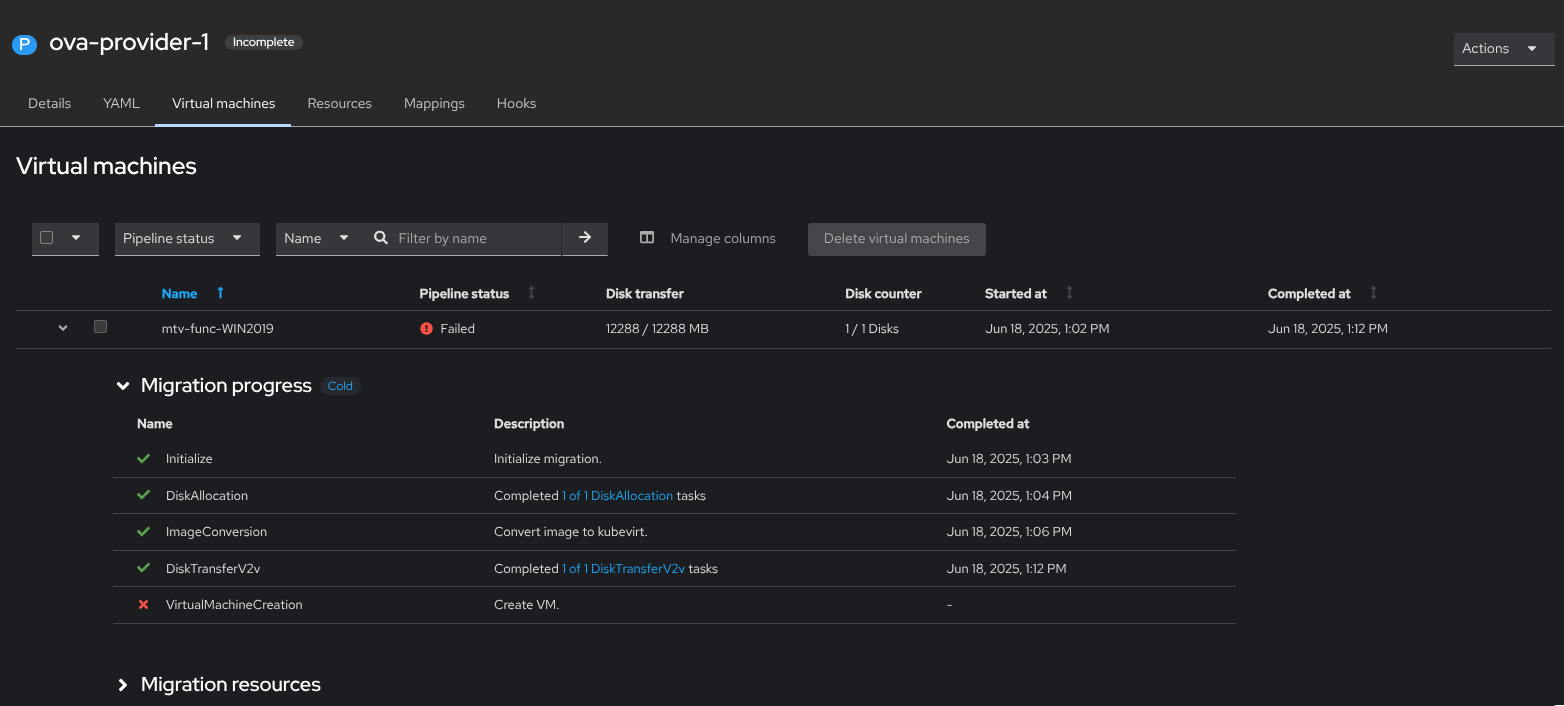
      Description of problem:

      Migrating a VM with two NICs source from OVA to two Pod target failed on 'VirtualMachineCreation' step with no clear details why it failed
      from the Plan YAML:
      '- 'admission webhook "virtualmachine-validator.kubevirt.io" denied the request: more than one interface is connected to a pod network in spec.template.spec.interfaces'"

      Version-Release number of selected component (if applicable):

      OCP: 4.19
      CNV: 4.19
      MTV: 2.9.0 - on-pr-76657e65fa4e6ff445965976200aed1ad7adbb7d

      How reproducible:

      Always
      

      Steps to Reproduce:

      1. Create a OVA provider from NFS server
      2. Create a new Plan with a VM with two NICs
      3. Select the Pod target for both NICs
      4. Run the migration  
      

      Actual results:

       Failure on VirtualMachineCreation no details

      Expected results:

      Failed on VirtualMachineCreation with details
      - 'admission webhook "virtualmachine-validator.kubevirt.io" denied the request: more than one interface is connected to a pod network in spec.template.spec.interfaces'

      Additional info:

       

        1. Screenshot From 2025-06-18 14-18-20.png
          41 kB
          Ameen Barakat
        2. screenshot-1.png
          89 kB
          Ameen Barakat
        3. image-2025-07-14-17-07-01-855.png
          60 kB
          Sharon Gratch

              sgratch@redhat.com Sharon Gratch
              rh-ee-abarakat Ameen Barakat
              Votes:
              0 Vote for this issue
              Watchers:
              7 Start watching this issue

                Created:
                Updated:
                Resolved: