Uploaded image for project: 'Migration Toolkit for Virtualization'
  1. Migration Toolkit for Virtualization
  2. MTV-2709

UI Migration Failure - MAC Conflict with No Details

XMLWordPrintable

      Description of problem:

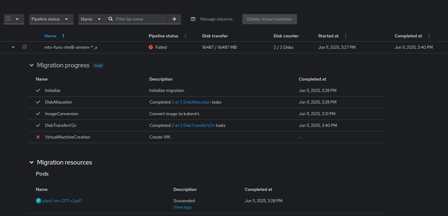
      When trying to cold Migrate two MAC address to the same OCP from VMware no details why it fails - the only thing mentioned is failed on "VirtualMachineCreation" 

      Version-Release number of selected component (if applicable):

      CNV: 4.18.6
      OCP: 4.18
      MTV: 2.9.0 - forklift-fbc-prod-v418:on-pr-MTV-263816546d253dda4fc8d8b838f0703040f30a985cf0

      How reproducible:

      Always
      

      Steps to Reproduce:

      1. Create VMware provider
      2. Create a Plan and Start Migrate a VM with Manual MAC Address from VMware vsphere 
      3. Create another Plan with the same VM
      

      Actual results:

      Failed on "VirtualMachineCreation" - No UI details on the failure 

      Expected results:

      Additional details of the failure "Source VM has a mac address conflict with one or more destination VMs"

      Additional info:

       

              jschuler_kafka_devexp Joachim Schuler
              rh-ee-abarakat Ameen Barakat
              Matan Schatzman Matan Schatzman
              Votes:
              0 Vote for this issue
              Watchers:
              4 Start watching this issue

                Created:
                Updated:
                Resolved: